display 字段设置,如:Namespace=QCE/CVM&Action=DescribeInstances&Region=$region&display=${InstanceId}-${InstanceName}。如果同时存在 InstanceAlias 和 display 字段,则仅会展示 display 的值。payload 参数,支持在模板变量中过滤实例,如:
Namespace=QCE/CVM&Action=DescribeInstances&Region=ap-guangzhou&InstanceAlias=InstanceId&payload={"Filters":[{"Name":"zone","Values":["ap-guangzhou-1"]}]} 可过滤可用区为 广州一区 的实例。注意 payload 参数为严格 JSON 字符串。变量 | 描述 | 示例 |
地域 | 参见 地域接口文档。 Action 固定为 DescribeRegions,Namespace 为云产品对应的命名空间,如 QCE/CVMQCE/CDB等。地区作为变量模板,只支持单选,如设置成多选或者选中 All, 默认选中第一个地区值。 | Namespace=QCE/CVM&Action=DescribeRegions |
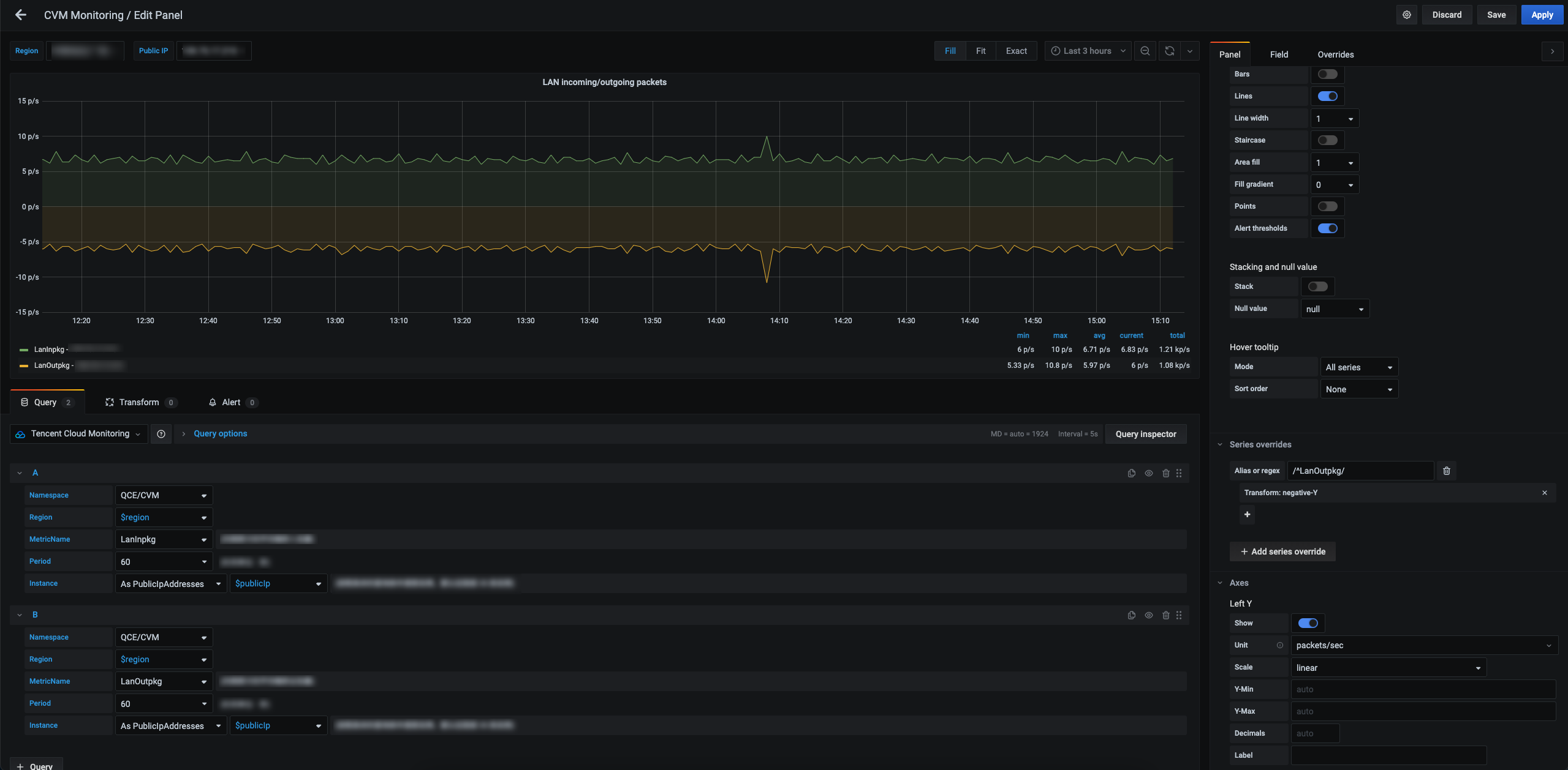
云服务器实例 | 参见 云服务器查询实例列表接口文档。 Namespace 固定为QCE/CVM,Action 固定为DescribeInstances。Region 为地域参数,可以为特定的地域值,如 ap-beijing;也可以为变量值,如 $region。InstanceAlias 为实例的展示字段,默认为 InstanceId,可选值为 InstanceName、PrivateIpAddresses、PublicIpAddresses。云服务器实例作为模板变量,同时支持单选和多选。 | Namespace=QCE/CVM&Region=ap-beijing&Action=DescribeInstances&InstanceAlias=PublicIpAddresses |
云数据库 MySQL 实例 | 参见 云数据库MySQL查询实例列表接口文档。 Namespace 固定为QCE/CDB,Action 固定为DescribeInstances。Region 为地域参数,可以为特定的地域值,如 ap-beijing;也可以为变量值,如 $region。InstanceAlias 为实例的展示字段,默认为 InstanceId,可选值为 InstanceName、Vip。云数据库实例作为模板变量,同时支持单选和多选。 | Namespace=QCE/CDB&Region=ap-beijing&Action=DescribeInstances&InstanceAlias=InstanceId |
云数据库 PostgreSQL 实例 | 参见 云数据库PostgreSQL查询实例列表接口文档。 Namespace 固定为QCE/CDB,Action 固定为DescribeInstances。Region 为地域参数,可以为特定的地域值,如 ap-beijing;也可以为变量值,如 $region。InstanceAlias 为实例的展示字段,默认为 DBInstanceId,可选值为 DBInstanceName, PrivateIpAddresses, PublicIpAddresses。云数据库实例作为模板变量,同时支持单选和多选。 | Namespace=QCE/POSTGRES&Region=ap-beijing&Action=DescribeInstances&InstanceAlias=DBInstanceId |
云数据库 MongoDB 实例 | 参见 云数据库MongoDB查询云数据库实例列表接口文档。 Namespace 固定为QCE/CMONGO,Action 固定为DescribeInstances。Region 为地域参数,可以为特定的地域值,如 ap-beijing;也可以为变量值,如 $region。InstanceAlias 为实例的展示字段,默认为 InstanceId,可选值为 InstanceName。CMONGO实例作为模板变量,同时支持单选和多选。 | Namespace=QCE/CMONGO&Region=$region&Action=DescribeInstances |
云数据库 Redis 实例 | 参见 云数据库Redis查询实例列表接口文档。 Namespace 固定为QCE/REDIS_MEM,Action 固定为DescribeInstances。Region 为地域参数,可以为特定的地域值,如 ap-beijing;也可以为变量值,如 $region。InstanceAlias 为实例的展示字段,默认为 InstanceId,可选值为 InstanceName。REDIS实例作为模板变量,同时支持单选和多选。 | Namespace=QCE/REDIS_MEM&Region=$region&Action=DescribeInstances |
云数据库 TDSQL-C (原CynosDB) | 参见 CYNOSDBMYSQL实例查询实例列表接口文档。 Namespace 固定为QCE/CYNOSDB_MYSQL,Action 固定为DescribeInstances。Region 为地域参数,可以为特定的地域值,如 ap-beijing;也可以为变量值,如 $region。InstanceAlias 为实例的展示字段,默认为 InstanceId,可选值为 InstanceName。CYNOSDBMYSQL实例作为模板变量,同时支持单选和多选。 | Namespace=QCE/CYNOSDB_MYSQL&Region=$region&Action=DescribeInstances |
云数据库 SQL Server 实例 | 参见 SQLSERVER实例查询实例列表接口文档。 Namespace 固定为QCE/SQLSERVER,Action 固定为DescribeInstances。Region 为地域参数,可以为特定的地域值,如 ap-beijing;也可以为变量值,如 $region。InstanceAlias 为实例的展示字段,默认为 InstanceId,可选值为 Name。SQLSERVER实例作为模板变量,同时支持单选和多选。 | Namespace=QCE/SQLSERVER&Region=$region&Action=DescribeInstances |
分布式数据库 TDSQL MySQL | 参见 分布式数据库 TDSQL MySQL实例列表接口文档。 Namespace 固定为QCE/TDMYSQL,Action 固定为DescribeInstances。Region 为地域参数,可以为特定的地域值,如 ap-guangzhou;也可以为变量值,如 $region。InstanceAlias 为实例的展示字段,默认为 InstanceId,可选值为 InstanceId,InstanceName。同时支持单选和多选。 | Namespace=QCE/TDMYSQL&Action=DescribeInstances&Region=$region&InstanceAlias=InstanceId |
私有网络 NateGateway 实例 | 参见 私有网络Nat网关查询实例列表接口文档。 Namespace 固定为QCE/NAT_GATEWAY,Action 固定为DescribeInstances。Region 为地域参数,可以为特定的地域值,如 ap-beijing;也可以为变量值,如 $region。InstanceAlias 为实例的展示字段,默认为 NatGatewayId,可选值为 NatGatewayName。NateGateway 网关实例作为模板变量,同时支持单选和多选。 | Namespace=QCE/NAT_GATEWAY&Region=ap-beijing&Action=DescribeInstances&InstanceAlias=NatGatewayId |
私有网络对等连接实例 | 参见私有网络对等连接查询实例列表接口文档。 Namespace 固定为QCE/PCX,Action 固定为DescribeInstances。Region 为地域参数,可以为特定的地域值,如 ap-beijing;也可以为变量值,如 $region。InstanceAlias 为实例的展示字段,默认为 peeringConnectionId,可选值为 peeringConnectionName。对等连接实例作为模板变量,同时支持单选和多选(如果是负载均衡则不支持多选,可选多个监听器)。 | Namespace=QCE/PCX&Region=ap-beijing&Action=DescribeInstances&InstanceAlias=peeringConnectionId |
负载均衡实例(精简版) | 是腾讯云可观测平台自主开发的命名空间,旨在根据实例id快速查看监控数据。区别与下面多维度版,目前仅支持实例维度 Namespace 可为QCE/V_CLB,Action 固定为DescribeInstances。Region 为地域参数,可以为特定的地域值,如 ap-guangzhou;也可以为变量值,如 $region。InstanceAlias 为实例的展示字段,默认为 LoadBalancerId,可选值为 LoadBalancerName,LoadBalancerVips。同时支持单选和多选。 | Namespace=QCE/V_CLB&Action=DescribeInstances&Region=$region&InstanceAlias=LoadBalancerId |
负载均衡实例(多维度版) | 参见 负载均衡实例列表接口文档。 Namespace 可为QCE/LB_PRIVATE,QCE/LB_PUBLIC,QCE/LOADBALANCE,Action 固定为DescribeInstances。Region 为地域参数,可以为特定的地域值,如 ap-guangzhou;也可以为变量值,如 $region。InstanceAlias 为实例的展示字段,默认为 LoadBalancerId,可选值为 LoadBalancerName,LoadBalancerVips。同时支持单选和多选。 | Namespace=QCE/LB_PRIVATE&Action=DescribeInstances&Region=$region&InstanceAlias=LoadBalancerId |
负载均衡监听器(多维度版) | 参见 负载均衡监听器列表接口文档。 Namespace 可为QCE/LB_PRIVATE,QCE/LB_PUBLIC,QCE/LOADBALANCE,Action 固定为DescribeListeners。Region 为地域参数,可以为特定的地域值,如 ap-guangzhou;也可以为变量值,如 $region。Instance 为实例id,可以为特定的实例,如 lbl-rbw529fz;也可以为变量值,如 $instance。listenerAlias 为监听器的展示字段,默认为 ListenerId,可选值为 ListenerName,Port。同时支持单选和多选。 | Namespace=QCE/LB_PRIVATE&Action=DescribeListeners&Region=$region&Instance=$instance&listenerAlias=ListenerId |
CDN 内容分发式网络实例 | 参见CDN实例查询实例列表接口文档。 Namespace 固定为QCE/CDN,Action 固定为DescribeInstances。Region 为地域参数,可以为特定的地域值,如 ap-beijing;也可以为变量值,如 $region。InstanceAlias 为实例的展示字段,默认为 Domain,可选值为 Domain, ProjectId。CDN实例作为模板变量,同时支持单选和多选。 | Namespace=QCE/CDN&Region=$region&Action=DescribeInstances |
CDN 省份域名 | 参见CDNPROVINCE实例查询实例列表接口文档。 Namespace 固定为QCE/CDN_LOG_DATA,Action 固定为DescribeInstances。Region 为地域参数,可以为特定的地域值,如 ap-beijing;也可以为变量值,如 $region。InstanceAlias 为实例的展示字段,默认为 Domain,可选值为 ProjectId。 | Namespace=QCE/CDN_LOG_DATA&Region=$region&Action=DescribeInstances |
CDN 省份运营商 | 参见CDNPROVINCE的map信息列表接口文档。 Namespace 固定为QCE/CDN_LOG_DATA,Action 固定为DescribeMapInfo。Region 为地域参数,可以为特定的地域值,如 ap-beijing;也可以为变量值,如 $region。Instance 为实例,可为变量值,如$instance。Name为接口必填参数,用于获取运营商或者省份列表,isp-运营商,district-省份。 | Namespace=QCE/CDN_LOG_DATA&Region=$region&Action=DescribeInstances&Instance=$instance&Name=isp |
BWP 带宽包实例 | 参见 BWP实例查询实例列表接口文档。 Namespace 固定为QCE/BWP,Action 固定为DescribeInstances。Region 为地域参数,可以为特定的地域值,如 ap-beijing;也可以为变量值,如 $region。InstanceAlias 为实例的展示字段,默认为 BandwidthPackageId,可选值为 BandwidthPackageId, BandwidthPackageName。BWP实例作为模板变量,同时支持单选和多选。 | Namespace=QCE/BWP&Region=$region&Action=DescribeInstances |
CKafka 消息队列实例 | 参见 CKAFKA实例查询实例列表接口文档。 Namespace 固定为QCE/CKAFKA,Action 固定为DescribeInstances。Region 为地域参数,可以为特定的地域值,如 ap-beijing;也可以为变量值,如 $region。InstanceAlias 为实例的展示字段,默认为 InstanceId,可选值为 InstanceName。CKAFKA实例作为模板变量,同时支持单选和多选。 | Namespace=QCE/CKAFKA&Region=$region&Action=DescribeInstances |
CKafka 消息队列实例-topicId | 参见 CKAFKA实例查询topic列表接口文档。 Namespace 固定为QCE/CKAFKA,Action 固定为DescribeTopicList。Region 为地域参数,可以为特定的地域值,如 ap-beijing;也可以为变量值,如 $region。Instance 为实例参数,可以为特定值,如 ckafka-018qxxx;也可以为变量值,如 $instance | Namespace=QCE/CKAFKA&Region=$region&Action=DescribeTopicList&instance=$instance |
LB弹性公网IP | 参见 LB实例查询实例列表接口文档。 Namespace 固定为QCE/LB,Action 固定为DescribeInstances。Region 为地域参数,可以为特定的地域值,如 ap-beijing;也可以为变量值,如 $region。InstanceAlias 为实例的展示字段,默认为 AddressId,可选值为 AddressId, AddressName, AddressIp。LB实例作为模板变量,同时支持单选和多选。 | Namespace=QCE/LB&Region=$region&Action=DescribeInstances |
CFS文件存储 | 参见 CFS实例查询实例列表接口文档。 Namespace 固定为QCE/CFS,Action 固定为DescribeInstances。Region 为地域参数,可以为特定的地域值,如 ap-beijing;也可以为变量值,如 $region。InstanceAlias 为实例的展示字段,默认为 FileSystemId,可选值为 FileSystemId, FsName。CFS实例作为模板变量,同时支持单选和多选。 | Namespace=QCE/CFS&Region=$region&Action=DescribeInstances |
SCF云函数 | 参见 SCF实例查询实例列表接口文档。 Namespace 固定为QCE/SCF_V2,Action 固定为DescribeInstances。Region 为地域参数,可以为特定的地域值,如 ap-beijing;也可以为变量值,如 $region。InstanceAlias 为实例的展示字段,默认为 FunctionId,可选值为 FunctionId, FunctionName。SCF实例作为模板变量,同时支持单选和多选。 | Namespace=QCE/SCF_V2&Region=$region&Action=DescribeInstances |
DCX 专线接入-专用通道实例 | 参见 DCX实例查询实例列表接口文档。 Namespace 固定为QCE/DCX,Action 固定为DescribeInstances。Region 为地域参数,可以为特定的地域值,如 ap-beijing;也可以为变量值,如 $region。InstanceAlias 为实例的展示字段,默认为 DirectConnectTunnelId,可选值为 DirectConnectTunnelName。DCX实例作为模板变量,同时支持单选和多选。 | Namespace=QCE/DCX&Region=$region&Action=DescribeInstances |
DC 专线接入-物理专线实例 | 参见 DC实例查询实例列表接口文档。 Namespace 固定为QCE/DC,Action 固定为DescribeInstances。Region 为地域参数,可以为特定的地域值,如 ap-beijing;也可以为变量值,如 $region。InstanceAlias 为实例的展示字段,默认为 DirectConnectId,可选值为 DirectConnectName。DC实例作为模板变量,同时支持单选和多选。 | Namespace=QCE/DC&Region=$region&Action=DescribeInstances |
私有网络-VPN 网关实例 | 参见 VPNGW实例查询实例列表接口文档。 Namespace 固定为QCE/VPNGW,Action 固定为DescribeInstances。Region 为地域参数,可以为特定的地域值,如 ap-beijing;也可以为变量值,如 $region。InstanceAlias 为实例的展示字段,默认为 VpnGatewayId,可选值为 VpnGatewayName。VPNGW实例作为模板变量,同时支持单选和多选。 | Namespace=QCE/VPNGW&Region=$region&Action=DescribeInstances |
私有网络-专线网关实例 | 参见 DCG实例查询实例列表接口文档。 Namespace 固定为QCE/DCG,Action 固定为DescribeInstances。Region 为地域参数,可以为特定的地域值,如 ap-beijing;也可以为变量值,如 $region。InstanceAlias 为实例的展示字段,默认为 DirectConnectGatewayId,可选值为 DirectConnectGatewayName。DCG实例作为模板变量,同时支持单选和多选。 | Namespace=QCE/DCG&Region=$region&Action=DescribeInstances |
私有网络-VPN 通道 | 参见 VPNX实例列表接口文档。 Namespace 固定为QCE/VPNX,Action 固定为DescribeInstances。Region 为地域参数,可以为特定的地域值,如 ap-guangzhou;也可以为变量值,如 $region。InstanceAlias 为实例的展示字段,默认为 VpnConnectionId,可选值为 VpnConnectionId,VpnConnectionName。同时支持单选和多选。 | Namespace=QCE/VPNX&Action=DescribeInstances&Region=$region&InstanceAlias=VpnConnectionId |
私有网络-Anycast弹性公网IP | 参见 CEIP_SUMMARY实例列表接口文档。 Namespace 固定为QCE/CEIP_SUMMARY,Action 固定为DescribeInstances。Region 为地域参数,可以为特定的地域值,如 ap-guangzhou;也可以为变量值,如 $region。InstanceAlias 为实例的展示字段,默认为 AddressId,可选值为 AddressId,AddressName,AddressIp。同时支持单选和多选。 | Namespace=QCE/CEIP_SUMMARY&Action=DescribeInstances&Region=$region&InstanceAlias=AddressId |
私有网络-网络探测 | 参见 VPC_NET_DETECT实例列表接口文档。 Namespace 固定为QCE/VPC_NET_DETECT,Action 固定为DescribeInstances。Region 为地域参数,可以为特定的地域值,如 ap-guangzhou;也可以为变量值,如 $region。InstanceAlias 为实例的展示字段,默认为 NetDetectId,可选值为 NetDetectId,NetDetectName。同时支持单选和多选。 | Namespace=QCE/VPC_NET_DETECT&Action=DescribeInstances&Region=$region&InstanceAlias=NetDetectId |
私有网络-云联网 | 参见 VBC实例列表接口文档。 Namespace 固定为QCE/VBC,Action 固定为DescribeInstances。Region 为地域参数,可以为特定的地域值,如 ap-guangzhou;也可以为变量值,如 $region。InstanceAlias 为实例的展示字段,默认为 CcnId,可选值为 CcnId,CcnName。同时支持单选和多选。 | Namespace=QCE/VBC&Action=DescribeInstances&Region=$region&InstanceAlias=CcnId |
API 网关实例 | 参见 APIGATEWAY实例查询实例列表接口文档。 Namespace 固定为QCE/APIGATEWAY,Action 固定为DescribeInstances。Region 为地域参数,可以为特定的地域值,如 ap-beijing;也可以为变量值,如 $region。InstanceAlias 为实例的展示字段,默认为 ServiceId,可选值为 ServiceName。 | Namespace=QCE/APIGATEWAY&Region=$region&Action=DescribeInstances |
API 网关服务环境 | 参见 APIGATEWAY服务环境列表接口文档。 Namespace 固定为QCE/APIGATEWAY,Action 固定为DescribeServiceEnvironmentList。Region 为地域参数,可以为特定的地域值,如 ap-beijing;也可以为变量值,如 $region。Instance 为实例,可以为特定的地域值;也可以为变量值,如 $instance。 | Namespace=QCE/APIGATEWAY&Region=$region&Action=DescribeInstances&Instance=$instance |
CBS 云硬盘实例 | 参见 CBS实例查询实例列表接口文档。 Namespace 固定为QCE/BLOCK_STORAGE,Action 固定为DescribeInstances。Region 为地域参数,可以为特定的地域值,如 ap-beijing;也可以为变量值,如 $region。InstanceAlias 为实例的展示字段,默认为 DiskId,可选值为 DiskName。CBS实例作为模板变量,同时支持单选和多选。 | Namespace=QCE/BLOCK_STORAGE&Region=$region&Action=DescribeInstances |
Elasticsearch 实例 | 参见 CES实例查询实例列表接口文档。 Namespace 固定为QCE/CES,Action 固定为DescribeInstances。Region 为地域参数,可以为特定的地域值,如 ap-beijing;也可以为变量值,如 $region。InstanceAlias 为实例的展示字段,默认为 InstanceId,可选值为 InstanceName。CES实例作为模板变量,同时支持单选和多选。 | Namespace=QCE/CES&Region=$region&Action=DescribeInstances |
CMQ 消息队列实例 | 参见 CMQ实例查询实例列表接口文档。 Namespace 固定为QCE/CMQ,Action 固定为DescribeInstances。Region 为地域参数,可以为特定的地域值,如 ap-beijing;也可以为变量值,如 $region。InstanceAlias 为实例的展示字段,默认为 QueueName,可选值为 QueueId。CMQ实例作为模板变量,同时支持单选和多选。 | Namespace=QCE/CMQ&Region=$region&Action=DescribeInstances |
CMQ 消息队列主题订阅实例 | 参见 CMQTOPIC实例查询实例列表接口文档。 Namespace 固定为QCE/CMQTOPIC,Action 固定为DescribeInstances。Region 为地域参数,可以为特定的地域值,如 ap-beijing;也可以为变量值,如 $region。InstanceAlias 为实例的展示字段,默认为 TopicName,可选值为 TopicId。CMQTOPIC实例作为模板变量,同时支持单选和多选。 | Namespace=QCE/CMQTOPIC&Region=$region&Action=DescribeInstances |
对象存储 | 参见 对象存储(COS)实例列表接口文档。 Namespace 固定为QCE/COS,Action 固定为DescribeInstances。Region 为地域参数,可以为特定的地域值,如 ap-guangzhou;也可以为变量值,如 $region。InstanceAlias 为实例的展示字段,默认为 BucketName,可选值为 BucketName。同时支持单选和多选。 | Namespace=QCE/COS&Action=DescribeInstances&Region=$region&InstanceAlias=BucketName |
消息队列 TDMQ | 参见消息队列 TDMQ(TDMQ)实例列表接口文档。 Namespace 固定为QCE/TDMQ,Action 固定为DescribeInstances。Region 为地域参数,可以为特定的地域值,如 ap-guangzhou;也可以为变量值,如 $region。InstanceAlias 为实例的展示字段,默认为 ClusterId,可选值为 ClusterId,ClusterName。同时支持单选和多选。 | Namespace=QCE/TDMQ&Action=DescribeInstances&Region=$region&InstanceAlias=ClusterId |
黑石物理服务器 | 参见黑石物理服务器(CPM)实例列表接口文档。 Namespace 固定为QCE/CPM,Action 固定为DescribeInstances。Region 为地域参数,可以为特定的地域值,如 ap-guangzhou;也可以为变量值,如 $region。InstanceAlias 为实例的展示字段,默认为 InstanceId,可选值为 InstanceId,Name。同时支持单选和多选。 | Namespace=QCE/CPM&Action=DescribeInstances&Region=$region&InstanceAlias=InstanceId |
黑石对等连接 | 参见黑石对等连接(BM_PCX)实例列表接口文档。 Namespace 固定为QCE/BM_PCX,Action 固定为DescribeInstances。Region 为地域参数,可以为特定的地域值,如 ap-guangzhou;也可以为变量值,如 $region。InstanceAlias 为实例的展示字段,默认为 VpcPeerConnectionId,可选值为 VpcPeerConnectionId,VpcPeerConnectionName。同时支持单选和多选。 | Namespace=QCE/BM_PCX&Action=DescribeInstances&Region=$region&InstanceAlias=VpcPeerConnectionId |
黑石外网负载均衡 | 参见黑石外网负载均衡(BM_LB)实例列表接口文档。 Namespace 固定为QCE/BM_LB,Action 固定为DescribeInstances。Region 为地域参数,可以为特定的地域值,如 ap-guangzhou;也可以为变量值,如 $region。InstanceAlias 为实例的展示字段,默认为 LoadBalancerId,可选值为 LoadBalancerId,LoadBalancerVips,LoadBalancerName。同时支持单选和多选。 | Namespace=QCE/BM_LB&Action=DescribeInstances&Region=$region&InstanceAlias=LoadBalancerId |
黑石内网负载均衡 | 参见黑石内网负载均衡(BM_INTRA_LB)实例列表接口文档。 Namespace 固定为QCE/BM_INTRA_LB,Action 固定为DescribeInstances。Region 为地域参数,可以为特定的地域值,如 ap-guangzhou;也可以为变量值,如 $region。InstanceAlias 为实例的展示字段,默认为 LoadBalancerId,可选值为 LoadBalancerId,LoadBalancerVips,LoadBalancerName。同时支持单选和多选。 | Namespace=QCE/BM_INTRA_LB&Action=DescribeInstances&Region=$region&InstanceAlias=LoadBalancerId |
弹性MapReduce(HDFS) | 参见 弹性MapReduce(HDFS)实例列表接口文档。 Namespace 固定为QCE/TXMR_HDFS,Action 固定为DescribeInstances。Region 为地域参数,可以为特定的地域值,如 ap-guangzhou;也可以为变量值,如 $region。InstanceAlias 为实例的展示字段,默认为 ClusterId,可选值为 ClusterId,ClusterName。同时支持单选和多选。 | Namespace=QCE/TXMR_HDFS&Action=DescribeInstances&Region=$region&InstanceAlias=ClusterId |
弹性MapReduce(HBASE) | 参见 弹性MapReduce(HBASE)实例列表接口文档。 Namespace 固定为QCE/TXMR_HBASE,Action 固定为DescribeInstances。Region 为地域参数,可以为特定的地域值,如 ap-guangzhou;也可以为变量值,如 $region。InstanceAlias 为实例的展示字段,默认为 ClusterId,可选值为 ClusterId,ClusterName。同时支持单选和多选。 | Namespace=QCE/TXMR_HBASE&Action=DescribeInstances&Region=$region&InstanceAlias=ClusterId |
弹性MapReduce(HIVE) | 参见 弹性MapReduce(HIVE)实例列表接口文档。 Namespace 固定为QCE/TXMR_HIVE,Action 固定为DescribeInstances。Region 为地域参数,可以为特定的地域值,如 ap-guangzhou;也可以为变量值,如 $region。InstanceAlias 为实例的展示字段,默认为 ClusterId,可选值为 ClusterId,ClusterName。同时支持单选和多选。 | Namespace=QCE/TXMR_HIVE&Action=DescribeInstances&Region=$region&InstanceAlias=ClusterId |
弹性MapReduce(NODE) | 参见 弹性MapReduce(NODE)实例列表接口文档。 Namespace 固定为QCE/TXMR_NODE,Action 固定为DescribeInstances。Region 为地域参数,可以为特定的地域值,如 ap-guangzhou;也可以为变量值,如 $region。InstanceAlias 为实例的展示字段,默认为 ClusterId,可选值为 ClusterId,ClusterName。同时支持单选和多选。 | Namespace=QCE/TXMR_NODE&Action=DescribeInstances&Region=$region&InstanceAlias=ClusterId |
弹性MapReduce(PRESTO) | 参见 弹性MapReduce(PRESTO)实例列表接口文档。 Namespace 固定为QCE/TXMR_PRESTO,Action 固定为DescribeInstances。Region 为地域参数,可以为特定的地域值,如 ap-guangzhou;也可以为变量值,如 $region。InstanceAlias 为实例的展示字段,默认为 ClusterId,可选值为 ClusterId,ClusterName。同时支持单选和多选。 | Namespace=QCE/TXMR_PRESTO&Action=DescribeInstances&Region=$region&InstanceAlias=ClusterId |
弹性MapReduce(SPARK) | 参见 弹性MapReduce(SPARK)实例列表接口文档。 Namespace 固定为QCE/TXMR_SPARK,Action 固定为DescribeInstances。Region 为地域参数,可以为特定的地域值,如 ap-guangzhou;也可以为变量值,如 $region。InstanceAlias 为实例的展示字段,默认为 ClusterId,可选值为 ClusterId,ClusterName。同时支持单选和多选。 | Namespace=QCE/TXMR_SPARK&Action=DescribeInstances&Region=$region&InstanceAlias=ClusterId |
弹性MapReduce(YARN) | 参见 弹性MapReduce(YARN)实例列表接口文档。 Namespace 固定为QCE/TXMR_YARN,Action 固定为DescribeInstances。Region 为地域参数,可以为特定的地域值,如 ap-guangzhou;也可以为变量值,如 $region。InstanceAlias 为实例的展示字段,默认为 ClusterId,可选值为 ClusterId,ClusterName。同时支持单选和多选。 | Namespace=QCE/TXMR_YARN&Action=DescribeInstances&Region=$region&InstanceAlias=ClusterId |
弹性MapReduce(ZOOKEEPER) | 参见 弹性MapReduce(ZOOKEEPER)实例列表接口文档。 Namespace 固定为QCE/TXMR_ZOOKEEPER,Action 固定为DescribeInstances。Region 为地域参数,可以为特定的地域值,如 ap-guangzhou;也可以为变量值,如 $region。InstanceAlias 为实例的展示字段,默认为 ClusterId,可选值为 ClusterId,ClusterName。同时支持单选和多选。 | Namespace=QCE/TXMR_ZOOKEEPER&Action=DescribeInstances&Region=$region&InstanceAlias=ClusterId |
全球应用加速 | 参见 全球应用加速(QAAP)实例列表接口文档。 Namespace 固定为QCE/QAAP,Action 固定为DescribeInstances。Region 为地域参数,可以为特定的地域值,如 ap-guangzhou;也可以为变量值,如 $region。InstanceAlias 为实例的展示字段,默认为 InstanceId,可选值为 InstanceId。同时支持单选和多选。 | Namespace=QCE/QAAP&Action=DescribeInstances&Region=$region&InstanceAlias=InstanceId |
边缘计算和网络监控 | 参见边缘计算和网络监控(ECM)实例列表接口文档。 Namespace 固定为QCE/ECM,Action 固定为DescribeInstances。Region 为地域参数,可以为特定的地域值,如 ap-guangzhou;也可以为变量值,如 $region。InstanceAlias 为实例的展示字段,默认为 InstanceId,可选值为 InstanceId,InstanceName。同时支持单选和多选。 | Namespace=QCE/ECM&Action=DescribeInstances&Region=$region&InstanceAlias=InstanceId |
边缘计算存储监控(ECM_BLOCK_STORAGE) | 参见边缘计算存储监控(ECM_BLOCK_STORAGE)实例列表接口文档。 Namespace 固定为QCE/ECM_BLOCK_STORAGE,Action 固定为DescribeInstances。Region 为地域参数,可以为特定的地域值,如 ap-guangzhou;也可以为变量值,如 $region。InstanceAlias 为实例的展示字段,默认为 InstanceId,可选值为 InstanceId,InstanceName。同时支持单选和多选。 | Namespace=QCE/ECM_BLOCK_STORAGE&Action=DescribeInstances&Region=$region&InstanceAlias=InstanceId |
边缘计算负载均衡 | 参见边缘计算负载均衡(ECM_LB)实例列表接口文档。 Namespace 固定为QCE/ECM_LB,Action 固定为DescribeInstances。Region 为地域参数,可以为特定的地域值,如 ap-guangzhou;也可以为变量值,如 $region。InstanceAlias 为实例的展示字段,默认为 LoadBalancerId,可选值为 LoadBalancerId,LoadBalancerName。同时支持单选和多选。 | Namespace=QCE/ECM_LB&Action=DescribeInstances&Region=$region&InstanceAlias=LoadBalancerId |
游戏服务器伸缩监控指标 | 参见游戏服务器伸缩监控指标实例列表接口文档。 Namespace 固定为QCE/GSEAction 固定为DescribeInstances。Region 为地域参数,可以为特定的地域值,如 ap-guangzhou;也可以为变量值,如 $region。InstanceAlias 为实例的展示字段,默认为 InstanceId,可选值为 PrivateIpAddress,IpAddress。同时支持单选和多选。 | Namespace=QCE/GSE&Action=DescribeInstances&Region=$region&InstanceAlias=InstanceId |
游戏服务器伸缩监控指标-舰队列表 | 参见游戏服务器伸缩监控指标舰队列表接口文档。 Namespace 固定为QCE/GSE。Action 固定为ListFleets。Region 为地域参数,可以为特定的地域值,如 ap-guangzhou;也可以为变量值,如 $region。instance 为实例参数,可以为特定的值,如 ins-9kvpxxx;也可以为变量值,如 $instance。 | Namespace=QCE/GSE&Action=ListFleets&Region=$region&Instance=$instance |
游戏服务器伸缩监控指标-会话队列 | 参见游戏服务器伸缩监控指标会话队列接口文档。 Namespace 固定为QCE/GSE。Action 固定为DescribeGameServerSessionQueues。Region 为地域参数,可以为特定的地域值,如 ap-guangzhou;也可以为变量值,如 $region。instance 为实例参数,可以为特定的值,如 ins-9kvpxxx;也可以为变量值,如 $instance。 | Namespace=QCE/GSE&Action=DescribeGameServerSessionQueues&Region=$region&Instance=$instance |
+ Add variable 按钮,进入变量编辑页面;Name 变量名,一般为英文字符串,在 Dashboard 的编辑中使用该变量名替换原特定值。Label 变量的可见标签,用于更显式地描述变量名称。例如,Name 设置为 "region",Lable 可设置为 "地区"。Type 变量查询方式,此处只能选择 Query 方式,即通过向数据源发送请求获取变量的列表。Data source 要获取变量列表的数据源,选择已配置的任意腾讯云可观测平台数据源。Refresh 更新变量的方式,定义变量数据何时被更新。Query 变量查询语句,详情参见上述表格的变量示例和描述。Add 按钮添加变量。添加成功后,单击右侧菜单的 Save 保存至 Dashboard 配置。

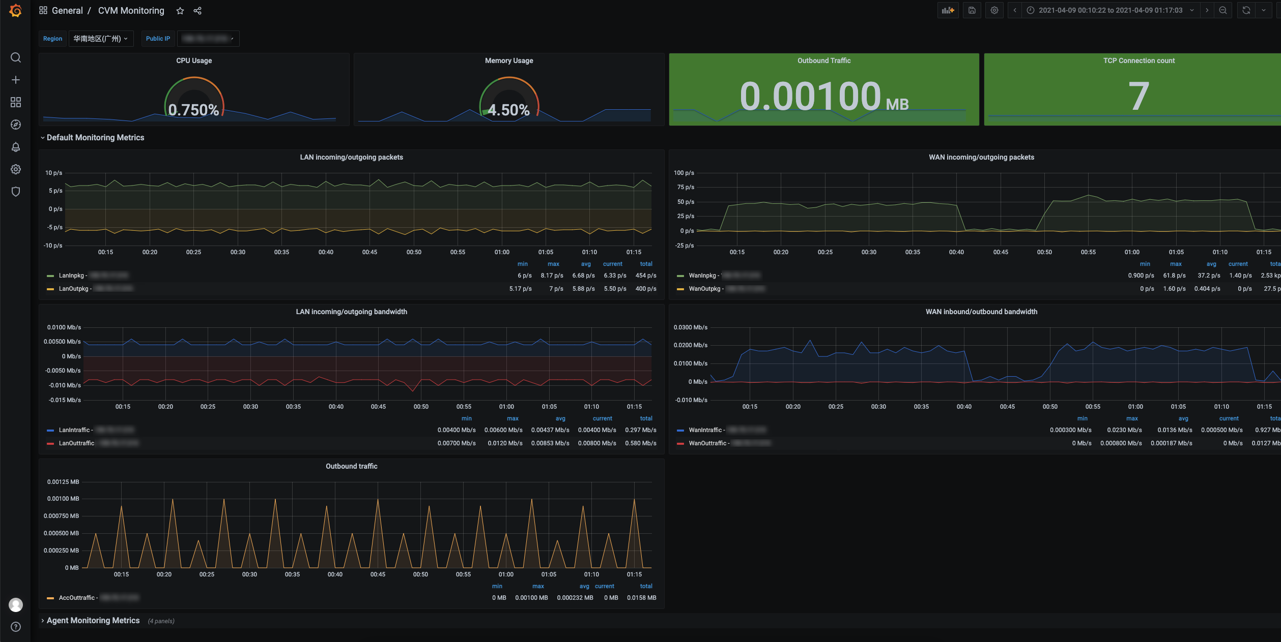
Mutli-value。$varname 和 [[varname]]。变量常用于 Panel 的查询语句中,以云服务器单机监控 Dashboard 为例,展示如何在查询中使用变量,如下图所示。此外,变量还可以应用在 Panel 标题、Text 文本面板等。

文档反馈