功能分类 | 指标 | 类型 | 说明 |
请求分析 | scheduler_pending_pods | Gauge | Pending Pod 的数量。队列种类如下: unschedulable:表示不可调度的 Pod 数量。 backoff:表示 backoffQ 的 Pod 数量。 active:表示 activeQ 的 Pod 数量。 |
请求分析 | scheduler_pod_scheduling_attempts_bucket | Histogram | 调度器在尝试将 Pod 调度到节点时的调度尝试次数。 bucket 阈值为{1、2、4、8、16}。 |
资源分析 | pod_core_usage | Gauge | CPU 使用率。单位:%。 |
资源分析 | pod_mem_usage | Gauge | 内存使用率。单位:%。 |
请求分析 | rest_client_requests_total | Counter | 从状态值(Status Code)、方法(Method)和主机(Host)维度分析 HTTP 请求数。 |
请求分析 | rest_client_request_duration_seconds_bucket | Histogram | 从方法(Verb)和 URL 维度分析 HTTP 请求时延。 bucket 阈值{0.001,0.002,0.004,0.008,0.016,0.032,0.064,0.128,0.256,0.512}。单位:秒。 |
资源分析 | container_network_receive_bytes_total | Counter | 网络入流量。单位:Bytes。 说明:原指标 k8s_pod_network_receive_bytes_bw 需收费,因此进行指标名称映射为免费指标。 |
资源分析 | container_network_transmit_packets_total | Counter | 网络出流量。单位:Bytes。 说明:原指标 k8s_pod_network_transmit_bytes_bw 需收费,因此进行指标名称映射为免费指标。 |

指标 | 指标名称 | 使用指标 | 指标说明 |
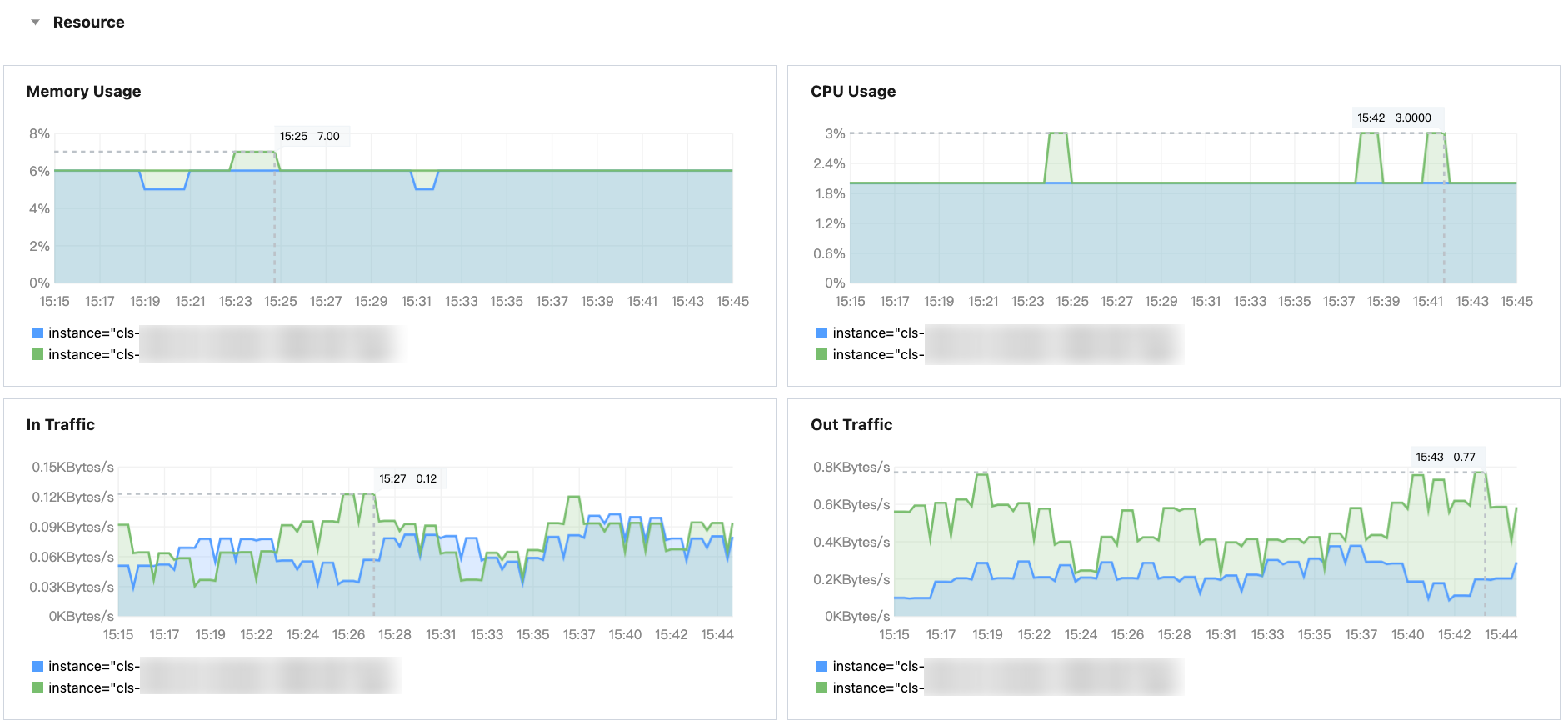
Memory Usage | 内存使用率 | pod_mem_usage | Scheduler 的内存使用率。单位:%。 |
Cpu Usage | CPU使用率 | pod_core_usage | Scheduler 的 CPU 使用率。单位:%。 |
In Traffic | 入流量 | container_network_receive_bytes_total | Scheduler 的网络入流量。单位:Bytes/s。 |
Out Traffic | 出流量 | container_network_transmit_packets_total | Scheduler 的网络出流量。单位:Bytes/s。 |

指标 | 指标名称 | 使用指标 | 指标说明 |
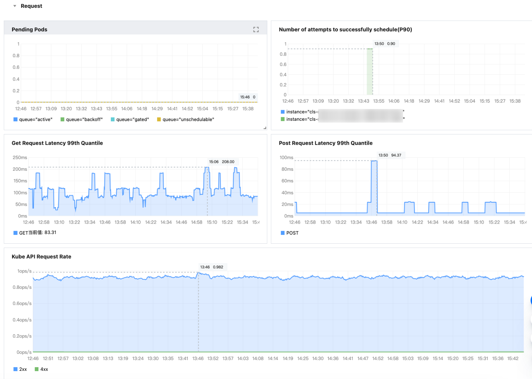
Pending Pods | Scheduler Pending Pods | scheduler_pending_pods | Pending Pod 的数量。 |
Number of attempts to successfully schedule(P90) | Scheduler 尝试成功调度 Pod 次数 | scheduler_pod_scheduling_attempts_bucket | 调度器在尝试将 Pod 调度到节点时的调度尝试次数。 |
Get Request Latency 99th Quantile | Get 请求P99延时 | rest_client_request_duration_seconds_bucket | Get 请求P99延时。单位:毫秒。 |
Post Request Latency 99th Quantile | Post 请求P99延时 | rest_client_request_duration_seconds_bucket | Post 请求P99延时。单位:毫秒。 |
Kube API Request Rate | Kube API 请求 QPS | rest_client_requests_total | 从状态值(Status Code)、方法(Method)和主机(Host)维度分析 HTTP 请求数。单位:ops/s |
文档反馈