tencent cloud

TDMQ for RabbitMQ

Release Notes and Announcements
Release Notes
Announcements
Product Introduction
Introduction and Selection of the TDMQ Product Series
What Is TDMQ for RabbitMQ
Strengths
Use Cases
Description of Differences Between Managed Edition and Serverless Edition
Open-Source Version Support Description
Comparison with Open-Source RabbitMQ
High Availability
Use Limits
TDMQ for RabbitMQ-Related Concepts
Regions
Related Cloud Services
Billing
Billing Overview
Pricing
Billing Example
Convert to Yearly/Monthly Subscription from Hourly Postpaid
Renewal
Viewing Consumption Details
Overdue Payments
Refund
Getting Started
Getting Started Guide
Step 1: Preparations
Step 2: Creating a RabbitMQ Cluster
Step 3: Configuring a Vhost
Step 4: Using the SDK to Send and Receive Messages
Step 5: Querying a Message
Step 6: Deleting Resources
User Guide
Usage Process Guide
Configuring the Account Permission
Creating a Cluster
Configuring a Vhost
Connecting to the Cluster
Managing Messages
Configure Advanced Feature
Managing the Cluster
Viewing Monitoring Data and Configuring Alarm Policy
Use Cases
Use Instructions of Use Cases
RabbitMQ Client Use Cases
RabbitMQ Message Reliability Use Cases
Usage Instructions for MQTT Protocol Supported by RabbitMQ
Migrate Cluster
Migrating RabbitMQ to Cloud
Step 1. Purchasing a TDMQ Instance
Step 2: Migrating Metadata to the Cloud
Step 3: Enabling Dual Read-Write
API Reference (Managed Edition)
API Overview
API Reference (Serverless Edition)
History
Introduction
API Category
Making API Requests
Relevant APIs for RabbitMQ Serverless PAAS Capacity
RabbitMQ Serverless Instance Management APIs
Data Types
Error Codes
SDK Documentation
SDK Overview
Spring Boot Starter Integration
Spring Cloud Stream Integration
Java SDK
Go SDK
Python SDK
PHP SDK
Security and Compliance
Permission Management
Network Security
Deletion Protection
Change Records
CloudAudit
FAQs
Service Level Agreement
Contact Us

Connecting to Prometheus

PDF
포커스 모드
폰트 크기
마지막 업데이트 시간: 2026-01-05 10:46:20

Scenarios

TDMQ for RabbitMQ clusters currently provide Prometheus Exporter to collect metric information from nodes, including but not limited to basic monitoring metrics such as queues, channels, and connections, as well as metrics exposed by Broker JMX. Prometheus aggregates, visualizes, and analyzes all relevant metrics.

Constraints and Limitations

Only Managed Edition clusters support Prometheus for monitoring.

Operation Steps

Step 1: Obtaining Prometheus Monitoring Objects

1. Log in to the TDMQ for RabbitMQ console.
2. In the left sidebar, choose Cluster, select a region, and click the ID of the target cluster to go to the basic cluster information page.
3. In the Monitoring Instance with Prometheus section, click Obtain Monitoring Targets in the upper right corner, and select a Virtual Private Cloud (VPC) network and subnet.

4. 
Click Submit
to obtain a group of monitoring objects.


Step 2: Collecting Monitoring Data Using Prometheus

1. Log in to Tencent Cloud Observability Platform > Prometheus Monitoring. If no Prometheus instance exists, click Create to create one. For detailed instructions, see Creating a Prometheus Instance.
Note:
When you create a Prometheus instance, the bound VPC and subnet must be consistent with the vpcId and subnetId specified in Step 1-4. Otherwise, network connectivity issues may occur.

2. In the instance list, click a Prometheus instance to go to the instance details page. Choose Data Collection > Integration Center, click Application, and find and click Scrape Job.

3. In the pop-up scrape task drawer, specify the collection configuration as shown in the sample code below, and click Save.

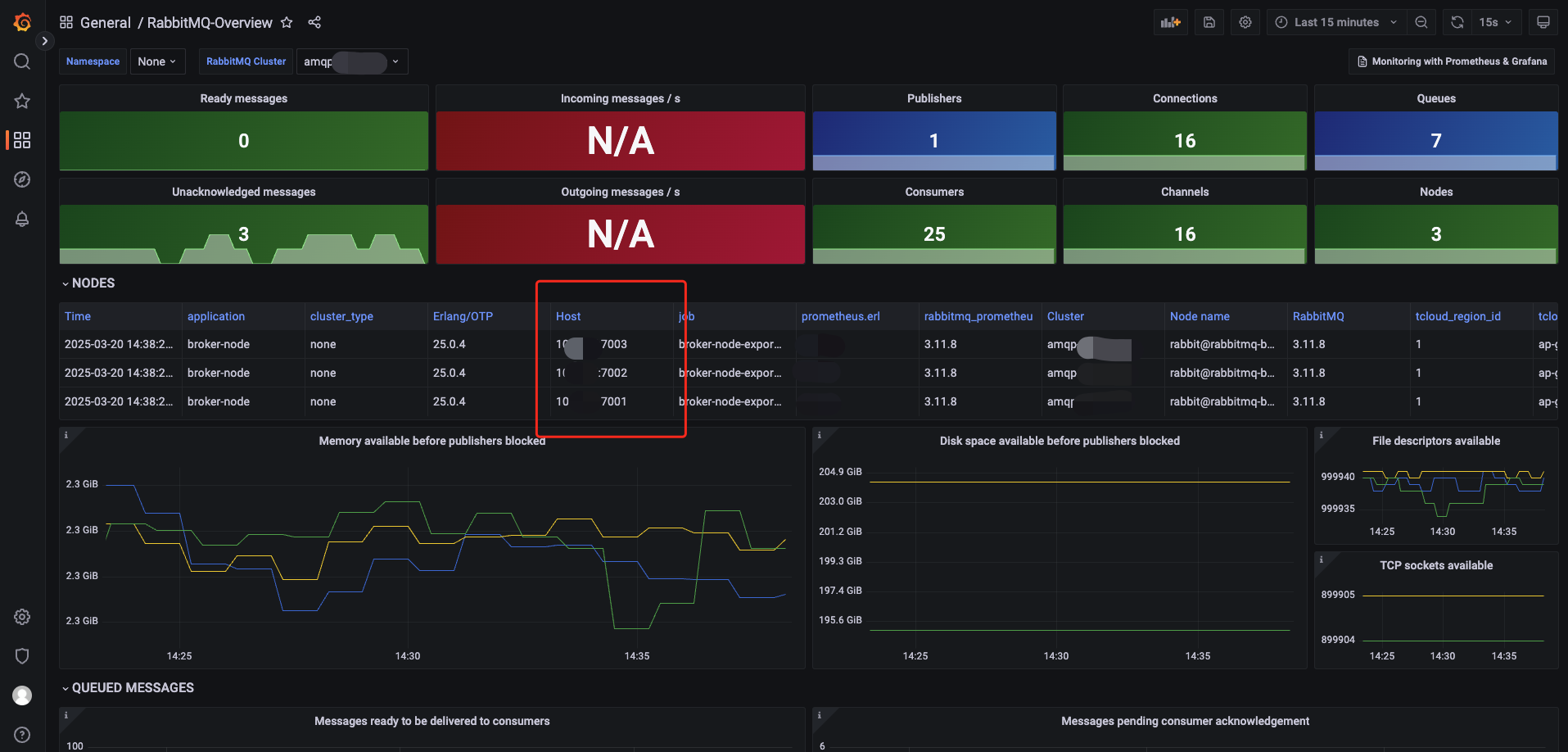
job_name: broker-node-exporter
scrape_interval: 60s
metrics_path: /metrics/per-object
static_configs:
- targets:
- 10.x.x.x:7003
- 10.x.x.x:7002
- 10.x.x.x:7001
labels:
application: broker-node
job_name: Enter broker-node-exporter.
scrape_interval: Specify the collection interval.
metrics_path:
/metrics indicates that only metrics in the cluster dimension are obtained.
/metrics/per-object indicates that all metrics are obtained.
For details of metric path descriptions, see Prometheus endpoints: /metrics as shown in the following figure:

targets: Enter jmx exporter in Step 1-4.
application: Enter broker-node.
4. On the scrape task page, click the Integrated tab. Wait for 2 to 3 minutes, and you will see the running status change to Deployed. In the Targets column, you can also view specific data scraping objects. Click Metric details to see the scraped RabbitMQ broker metrics.


Step 3: Viewing Monitoring Data Using Grafana

1. Return to the Prometheus instance details > Basic Info page, bind a Grafana instance in the Grafana card. If no Grafana instance exists, create one first. For the creation guide, see TencentCloud Managed Service for Grafana.
Note:
The VPC network and subnet of the bound or newly created Grafana instance must be consistent with the vpcId and subnetId specified in Steps 1-4; otherwise, network connectivity issues may occur.

2. After the Grafana instance is bound, click Grafana Instance to go to the instance details page, and then click Access Address in Basic Information to redirect to the Grafana console.

3. Enter the Grafana username (admin by default) and password, and then log in to the Grafana console.

4. For the Grafana configuration steps,
see
Grafana Configuration in the official documentation of open-source RabbitMQ. Download the JSON file for the RabbitMQ-Overview dashboard or copy the dashboard ID.

5. Return to the logged-in Grafana console, click Dashboards in the left sidebar, and choose New > Import on the right. Then upload the JSON file downloaded in Steps 4 to the corresponding Grafana instance.


6. After the upload, you can view all the configured monitoring metric data. Confirm that Host is the monitoring object jmx exporter in the TDMQ for RabbitMQ console.



도움말 및 지원

문제 해결에 도움이 되었나요?

피드백