tencent cloud

弹性 MapReduce

动态与公告
产品动态
产品公告
安全公告
产品简介
产品概述
产品优势
产品架构
产品功能
应用场景
约束与限制
技术支持范围
产品发行版
购买指南
EMR on CVM 计费说明
EMR on TKE 计费说明
EMR Serverless HBase 计费说明
快速入门
EMR on CVM 快速入门
EMR on TKE 快速入门
EMR on CVM 操作指南
规划集群
管理权限
配置集群
管理集群
管理服务
监控告警
智能管家
EMR on TKE 操作指南
EMR on TKE 简介
配置集群
管理集群
管理服务
监控运维
应用分析
EMR Serverless HBase 操作指南
EMR Serverless HBase 产品简介
配额与限制
规划实例
管理实例
监控告警
开发指南
EMR 开发指南
Hadoop开发指南
Spark 开发指南
HBASE开发指南
Phoenix on Hbase 开发指南
Hive 开发指南
Presto开发指南
Sqoop 开发指南
Hue 开发指南
Oozie 开发指南
Flume 开发指南
Kerberos 开发指南
Knox 开发指南
Alluxio 开发指南
Kylin 开发指南
Livy 开发指南
Kyuubi 开发指南
Zeppelin 开发指南
Hudi 开发指南
Superset 开发指南
Impala 开发指南
Druid 开发指南
Tensorflow 开发指南
Kudu 开发指南
Ranger 开发指南
Kafka 开发指南
Iceberg 开发指南
StarRocks 开发指南
Flink 开发指南
JupyterLab 开发指南
MLflow 开发指南
实践教程
EMR on CVM 运维实践
数据迁移实践
自定义伸缩实践教程
API 文档
History
Introduction
API Category
Cluster Resource Management APIs
Cluster Services APIs
User Management APIs
Data Inquiry APIs
Scaling APIs
Configuration APIs
Other APIs
Serverless HBase APIs
YARN Resource Scheduling APIs
Making API Requests
Data Types
Error Codes
常见问题
EMR on CVM常见问题
服务等级协议
联系我们

Impala 查询管理

PDF
聚焦模式
字号
最后更新时间: 2023-12-27 14:45:12

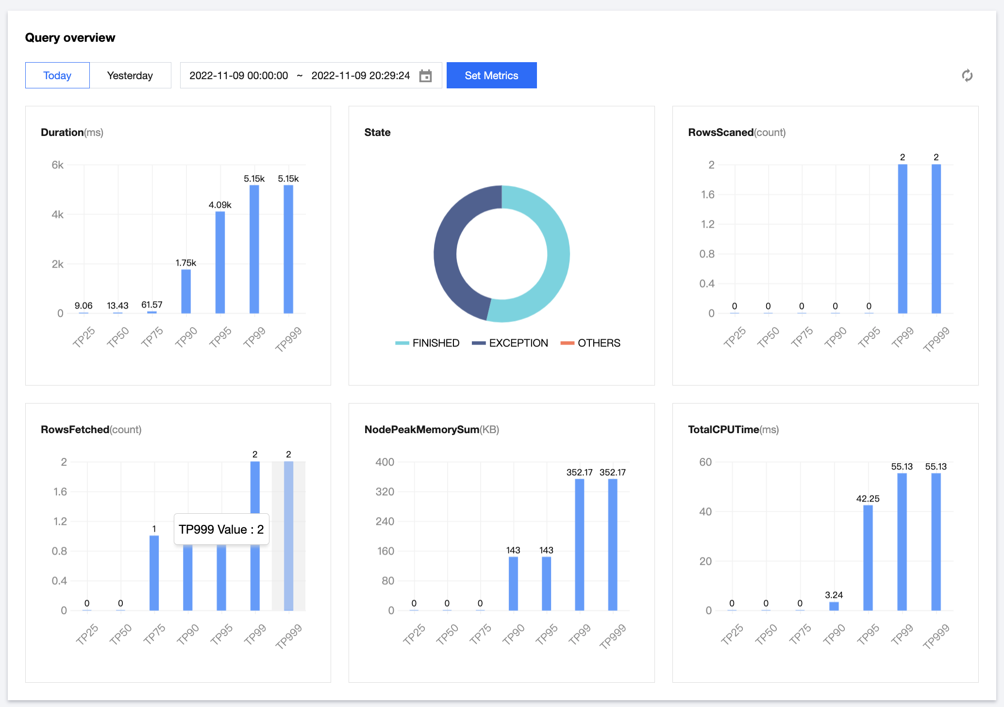
功能介绍

支持 Impala 查询多种维度指标的分位分布视图,Impala 列表可快速查看查询语句、查询状态、用户、数据库、扫描行数、峰值内存使用、总读取/发送 Bytes 量、HDFS 扫描行数等多项明细指标。

操作步骤

1. 登录 EMR 控制台,在集群列表中单击对应的集群 ID/名称进入集群详情页。
2. 在集群详情页中单击集群服务,然后选择 IMPALA 组件右上角操作 > 查询管理,即可进行相关视图查看。 示例:以持续时长为例当前筛选时间范围内,TP90分位时长为6.86k(ms)表示90%的查询时长在6.86s以内。


3. 提供 Impala 查询列表信息,部分列头字段支持筛选或排序功能,支持多种维度的复合筛选操作。


4. 操作列 > 总览可查看 Impala 查询的全生命周期的时间分布信息、重点指标信息及运行时的部分节点信息。

5. 操作列 > 详情中可查看查询语句、查询计划、执行总览、Profile、内存信息。


注意
执行时长超过3s的 Impala 查询提供查看总览详情中的 Profile 功能。


帮助和支持

本页内容是否解决了您的问题?

填写满意度调查问卷,共创更好文档体验。

文档反馈