tencent cloud

渠道合作伙伴

产品动态
渠道合作伙伴介绍
合作伙伴类型及等级
合作伙伴平台功能概览
用户指南(经销商)
成为合作伙伴
登录伙伴中心
账户及组织信息管理
客户管理
分销管理
销售管理
费用管理
返佣管理
协议管理
用户指南(子客)
受邀绑定成为子客
子客解绑经销商
账户管理
购买产品
续费管理
账单管理
成本管理
协议管理
用户指南(合作伙伴学院)
合作伙伴学院指引
如何成为 MSP
如何成为 CSP
协议管理
安全与合规
访问管理
API 文档
History
Introduction
API Category
Making API Requests
Customer Management APIs
Credit Management APIs
Agent APIs
Bill Management APIs
Voucher Management APIs
Commission Management APIs
Data Types
Error Codes
常见问题
伙伴入驻相关
子客关系管理相关
授信管理相关
代金券相关
购买交易相关
折扣管理相关
账单费用相关
组织管理相关
联系我们
词汇表

成本分析

PDF
聚焦模式
字号
最后更新时间: 2025-03-31 16:12:39

概述

成本分析是成本管理体系的基础功能,协助客户灵活高效地分析账单数据,清晰透明地了解客户的上云成本。
成本报告可以将成本分析的筛选条件和结果保存为快照,方便后续查阅与分享。

成本分析

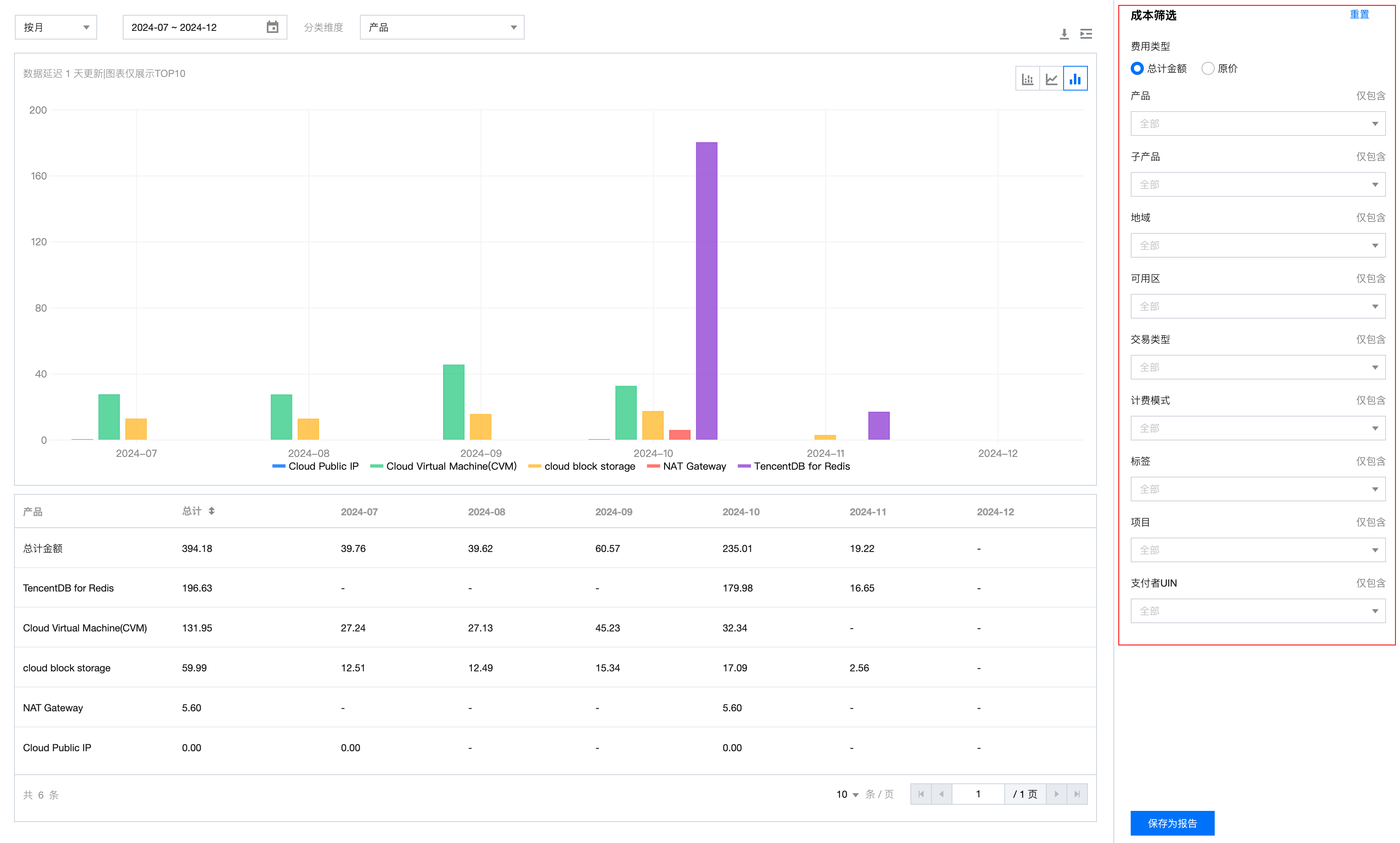
登录腾讯云经销子客账号,进入 费用中心,在左侧菜单栏单击 成本管理 > 成本分析 进入成本分析页面。

时间窗

时间窗支持固定时间窗与可变时间窗两种模式,在颗粒度上支持日级、月级。
固定时间窗:可在日历中直接单击开始与结束日期。
按日粒度时,时间跨度最大支持31天;按月粒度时,时间跨度最大支持6个月。

可变时间窗:在日历上方点击可变时间范围,该功能主要用于成本报告,以实现报告的自动更新。
日级支持近7、14、30天;月级支持近1、3、6个月。


分类维度

分类维度主要用于对指定范围内的成本进行分类聚合,体现成本在该维度下的分布情况。
目前支持维度:产品、子产品、地域、可用区、交易类型、标签、项目、支付者 UIN。
说明:
可视化图形中,若某维度下分类项超过10个,则剩余部分汇总为“其他”。在下方表格中则会全量显示,支持翻页查询与下载。


图表类型

成本分析图表支持堆积图、折线图、条形图三种类型可视化方式。


表格数据

成本明细数据支持翻页查询与下载,单击页面中的下载即可。


成本筛选

成本筛选用作进一步缩小各维度的数据范围,支持选中或排除多个纬度值。
筛选项支持:费用类型(总计金额、原价)、产品、子产品、地域、可用区、交易类型、计费模式、标签、项目、支付者账号。


成本报告

1. 单击成本分析界面的保存为报告,根据界面提示输入报告名称后单击确定,即可将当前界面的所有筛选条件保存为快照。
2. 单击左侧菜单 成本管理 > 成本报告 进入成本报告页面,可查看腾讯云为客户预设的3个默认报告以及客户保存的报告。预设报告不支持删除。


帮助和支持

本页内容是否解决了您的问题?

填写满意度调查问卷,共创更好文档体验。

文档反馈