tencent cloud

时序数据库 CTSDB

动态与公告
产品动态
公告
产品简介
产品概述
系统架构
应用场景
关键概念
实例类型与规格
购买指南
产品定价
购买实例
续费说明
欠费说明
退费说明
快速入门
连接并写入数据
操作指南
访问管理
管理实例
自动备份
系统监控
库管理
账号管理
管理安全组
外网访问
InfluxQL 兼容性
数据库管理
Schema 查询
数据类型
数据查询
InfluxQL 函数
客户端
SDK 参考
influx CLI 客户端
API 文档
History
Introduction
API Category
Making API Requests
Instance APIs
Database APIs
Data Types
Error Codes
实践教程
数据表定义推荐
接入 Grafana 服务
接入 Telegraf 服务
性能白皮书
测试环境
测试工具
写入性能测试
查询性能测试
常见问题
词汇表
CTSDB 政策
隐私政策
数据处理和安全协议
联系我们

接入 Grafana 服务

PDF
聚焦模式
字号
最后更新时间: 2025-04-30 16:18:49
Grafana 是一个跨平台的开源的可视化分析工具,是目前网络架构和应用分析中最流行的时序数据展示工具,主要用于大规模指标数据的可视化展示。更多信息,请参见 Grafana 服务。将时序数据库 CTSDB 3.0版接入 Grafana ,您可以利用 Grafana 的丰富易用的可视化工具更好地监控和分析来自时序数据库 CTSDB 3.0版的数据。

前置条件

1. 在接入 Grafana 之前,您需要先购买时序数据库 CTSDB 3.0版实例,并配置好用户账号与数据库信息,同时写入一定量的数据。具体操作,请参见 新建数据库实例连接并写入数据
2. 下载并安装 Grafana 服务。
(推荐)购买腾讯云基于社区广受欢迎的开源可视化项目 Grafana 开发的 Grafana 服务(Tencent Cloud Managed Service for Grafana,TCMG)。具体操作,请参见 Grafana 服务创建实例
注意:
腾讯云 Grafana 服务(Tencent Cloud Managed Service for Grafana,TCMG)请务必与时序数据库 CTSDB 3.0版实例在同一个 VPC 网络,否则无法连通。
在腾讯云 Grafana 安全组中配置出站规则,需要把时序数据库 CTSDB 3.0版的 IP 及端口添加到出站规则中。在时序数据库 CTSDB 3.0版安全组中配置入站规则,把 Grafana 的 IP 及端口添加到入站规则中。
在腾讯云 CVM 上的 Winodws 操作系统浏览器访问 Grafana 官方网站的下载地址,根据自己的系统版本和配置,下载对应的安装包进行安装即可。
注意:
官方 Grafana v8.x 及之前的版本均已接入验证,当前因时序数据库 CTSDB 3.0版暂时未开放show retention policies接口,Grafana 添加数据源时使用 Show RP 对数据源进行检查,导致在添加数据源时提示Network Error: Bad Request(400)错误。您可以忽略此条信息,数据源是可以正常添加并使用的。
腾讯云 CVM 请务必与时序数据库 CTSDB 3.0版实例在同一个 VPC 网络。
在腾讯云 CVM 安全组中配置出站规则,需要把时序数据库 CTSDB 3.0版的 IP 及端口添加到出站规则中。在时序数据库 CTSDB 3.0版安全组中配置入站规则,把 CVM 的 IP 及端口添加到入站规则中。

接入步骤

以下介绍接入腾讯云 Grafana 服务的接入步骤,开源的 Grafana 服务配置过程与其类似。
2. 在实例列表中,找到已创建的 Grafana 实例,单击实例 ID,进入 Grafana 服务基本信息页面。
3. 基本信息页面的网络区域,单击

打开外网地址。
4. 单击基本信息区域的访问地址,登录 Grafana 服务。
5. 在左下角,单击

,并选择 Configuration,进入 Data sources 页面,如下图所示:


6. 在搜索框输入 influxDB,找到 InfluxDB 数据库,配置数据源参数如下:
界面参数
子参数
参数含义
示例
URL
-
配置为时序数据库 CTSDB 3.0 版的内网访问地址。
例如:内网地址为 10.0.1.45,端口为:8086。
则输入:http://10.0.1.45:8086。
Auth
Basic auth
配置访问时序数据库 CTSDB 3.0 版是否需认证。
开启
Basic Auth Details
User
该参数仅开启Basic auth 才显示,输入访问时序数据库 CTSDB 3.0 版的用户名
ctsdbi-ap0e****
Password
输入访问时序数据库 CTSDB 3.0 版的用户名对应的密码。
test@123
InfluxDB Details
Database
配置数据源的数据库名.请务必写入数据,否则测试将失败。
cpudata

7. 配置完成,单击下方 Save & test ,保存配置并测试连通性。提示datasource is working. 1 measurements found信息,说明接入成功。
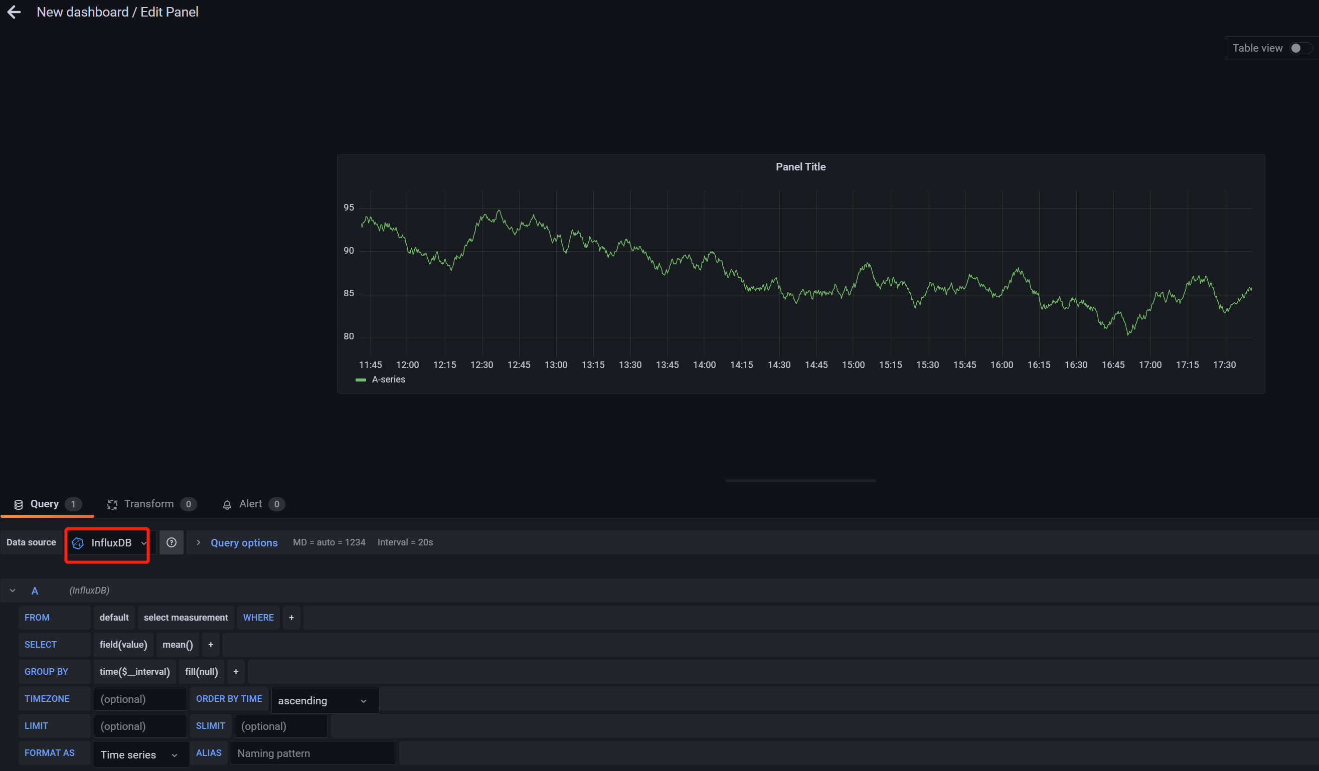
8. 单击左上方的

,并选择 New dashboard,创建图形,Data source 选择为已连通的数据源,如下所示。更多绘制图标的操作,请参见 开始使用 Grafana 和 InfluxDB


帮助和支持

本页内容是否解决了您的问题?

填写满意度调查问卷,共创更好文档体验。

文档反馈