tencent cloud

监控指标 Metric
最后更新时间:2023-12-26 11:51:25
监控指标 Metric
最后更新时间: 2023-12-26 11:51:25
当前腾讯云服务网格可选择使用 Prometheus 监控 TMP 为您提供服务流量 metric 数据的收集、存储与展示。
说明:
服务网格将于近期支持使用第三方 Prometheus 服务作为监控后端服务。
服务网格控制台的监控图表将基于存储在 TMP 中的监控指标来展示,如果您有自定义监控的诉求,可以通过 TMP 中的 Grafana 面板设置自定义的监控面板。

操作步骤

服务网格控制台基于 Sidecar 上报到 TMP 的 Metric 数据,提供网格拓扑、服务拓扑、服务监控(请求数、请求状态码分布、请求耗时、请求大小)图表的展示分析。

开启 TMP 监控

创建网格网格基本信息页中的可观测性配置 > 监控指标中,勾选腾讯云 Prometheus 监控 TMP,按需选择自动创建或者关联已有 TMP 实例即可。开启后,Sidecar 将会将 metric 数据上报到对应的实例,您也可以在 TMP 控制台查看该实例。



查看监控相关图表

网格拓扑

记录服务网格所有服务的调用结构,查看网络拓扑须确保相关服务已注入 sidecar,且存在请求流量。查看指定网格的网络拓扑流程如下:
1. 登录 服务网格控制台,在列表页面单击指定网格 ID,进入网格详情页面。
2. 单击左侧网格拓扑页签,即可查看当前服务网格拓扑图。如下图所示:


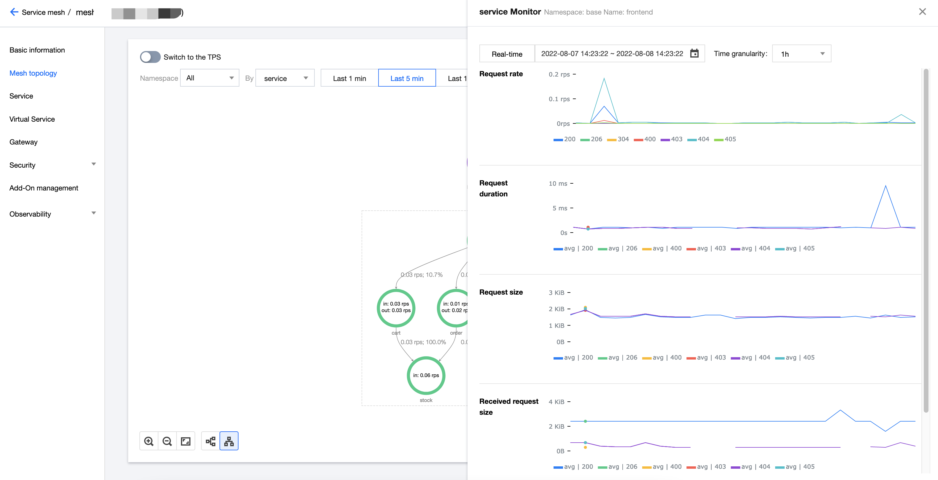
3. 单击节点可展示该节点相关的监控详情。如下图所示:


4. 界面上方可以选择数据过滤条件,包括 namespace 与时间跨度;支持切换节点的粒度,当前支持 service 粒度和 workload 粒度。如下图所示:



服务拓扑

记录某个服务的前后调用依赖关系,查看指定服务的服务拓扑流程如下:
1. 在指定网格的详情页面,单击左侧服务进入服务列表页。
2. 单击想要查看的服务,进入服务详情页。


3. 在服务详情页面的“基本信息”中,即可查看该服务的服务拓扑。如下图所示:



服务监控

您可以在服务列表页面对比多个服务的监控数据(请求数、请求耗时、请求大小等),或在服务详情页面查看指定服务的监控详情。
在服务列表页查看多个服务的监控数据:
1.1 登录 服务网格控制台,在列表页面单击指定网格 ID,进入网格详情页面。
1.2 选择服务 > 监控,单击需查看监控数据的服务并在右侧查看服务监控数据。如下图所示:


在服务详情页面查看指定服务的监控数据详情图表:
1.1 在指定网格的详情页面,单击左侧服务进入服务列表页。
1.2 单击想要查看的服务,进入服务详情页。
1.3 在服务详情页面的“监控”中即可查看。



关闭监控

您可以在网格基本信息页选择编辑可观测性配置,取消勾选腾讯云 Prometheus 监控 TMP,取消勾选后,服务网格侧并不会删除 TMP 实例,如有需要,请在 TMP 控制台 进一步删除该 TMP 实例。
本页内容是否解决了您的问题?
您也可以 联系销售 提交工单 以寻求帮助。

文档反馈