tencent cloud

腾讯云 BI

产品简介
产品概述
产品优势
产品功能
应用场景
购买指南
计费说明
购买指引
升配说明
续费说明
快速入门
数据接入
创建 VPC 数据源
创建云数据源
创建自有数据源
数据建表和数据加工
数据分析基础知识介绍
数据建表
数据加工
数据分析
分析设置
交互分析
即席分析
数据可视化
公共样式设置说明
筛选组件
图表组件
富文本组件
其他组件
移动端布局编辑器
主题设置介绍
页面布局介绍
看板目录管理
协作及应用
推送渠道管理
报表推送
分享
嵌出
自助取数
指标告警
数据安全
参数构建
平台管理
账号及权限管理
统计及分析
系统设置
资源迁移
实践教程
优化实践合集
如何做趋势分析
如何做占比分析
如何使用 Excel 文件分析数据
如何做表格
常见问题
相关协议
服务等级协议
隐私协议
数据处理和安全协议
联系我们

同环比

PDF
聚焦模式
字号
最后更新时间: 2025-09-19 15:14:20
在指标计算时,需要将当期数据和历史往期数据进行对比,以便分析数据变化情况,如计算2024年5月收入对比去年同期值(2023年5月)的增长率。
其中,包含多种对比方式:
1. 同比:对比同期值,如2024年1月的年同比,则计算 2024年1月1日~2024年1月31日 对比 2023年1月1日~2023年1月31日;
2. 环比:对比环期值,如2024年3月的月环比,则计算 2024年3月1日~2024年3月31日 对比 2024年2月1日~2024年2月28日;
3. 动态同/环比:根据用户筛选器选择的时间,动态偏移。如筛选器选择的是2024年1月2~3号,计算月同比时,对比的是2023年12月2~3号(时间段长度保持一致);
4. 自定义对比:自定义选择时间段 和 对比时间段,如今天对比上周(时间段长度可不一致)。

使用场景:按照时间进行数据对比时使用,如运营计算本月收入同比去年的情况。
版本支持:所有版本。

通过本文介绍,您将了解到:
同比
环比
动态同/环比
自定义对比

同比

通过同比,可以计算和同期值的比较,同比支持 年同比、季同比、月同比、周同比。
注意:
1. 需要使用同比,需要在维度里至少有一个时间字段,否则同比不可用(有多个时间字段则取第一个时间段);
2. 同比可用颗粒度由时间维度字段的聚合决定,具体时间聚合和可用同比关系:
时间维度聚合
可用同比(只能颗粒度大于时间聚合)
-
年同比
年同比、季同比
年同比、季同比、月同比
年同比、季同比、月同比、周同比
时、分、秒
暂不支持

以下示例阐述使用方法:
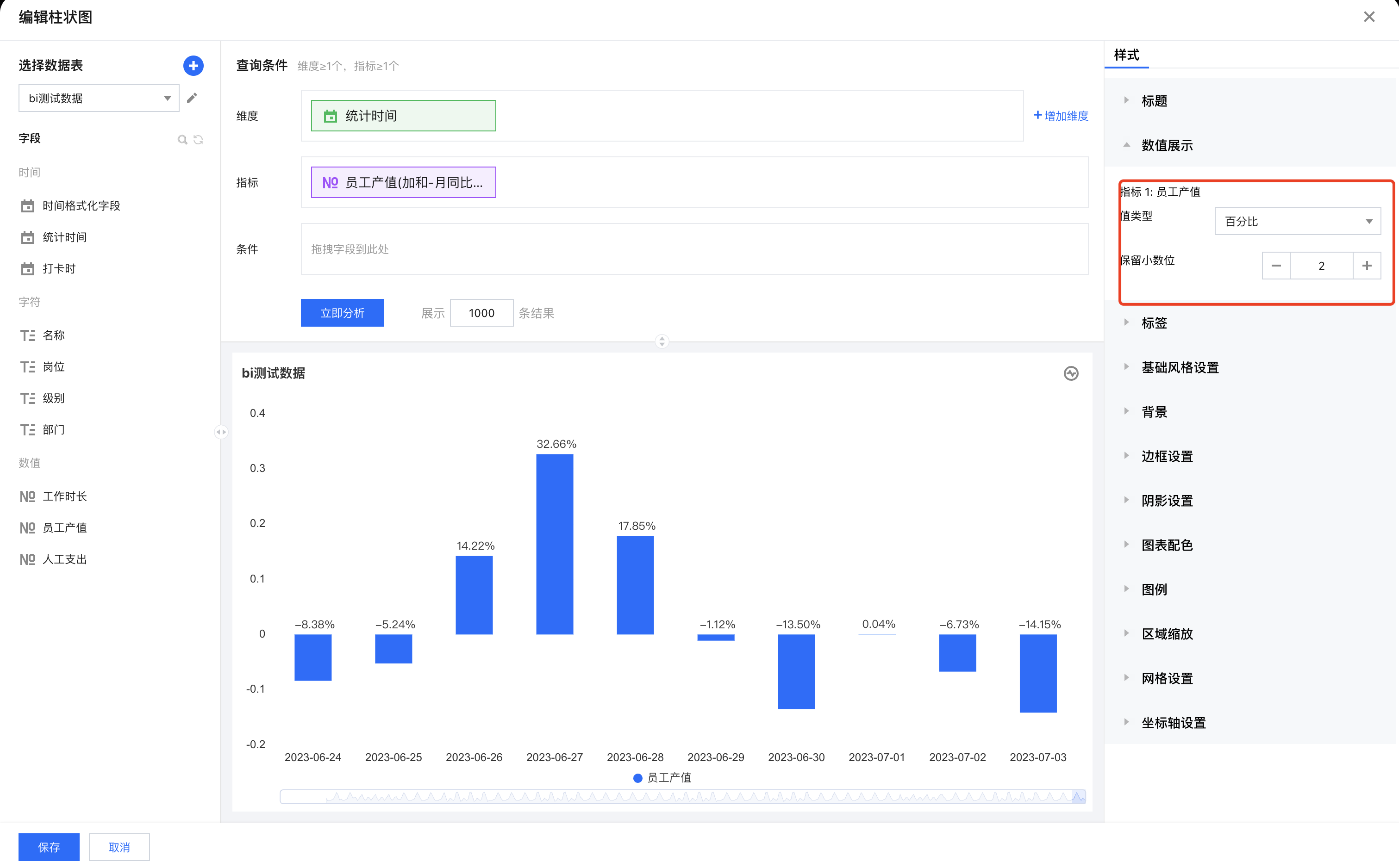
1. 进入画布,添加柱图组件,设置维度为时间维度,指标。



2. 设置维度的时间聚合为“日”。



3. 在指标指标字段依次选择快捷计算 > 同环比 > 同比 > 月同比(增长率)。


4. 在样式面板设置展示数值,并格式化为百分比2位小数。


5. 当前是所有的时间维度,我们希望只展示某日后的数据,则可以通过分析条件进行过滤。


过滤结果如下:




环比

通过环比,可以计算和环期值的比较,环比支持 年环比、季环比、月环比、周环比、日环比。
注意:
1. 需要使用环比,维度里至少有一个时间字段,否则环比不可用;
2. 环比可用颗粒度由时间维度字段的聚合决定,具体时间聚合和可用同比关系:
时间维度聚合
可用同比(颗粒度=时间聚合)
年环比
季环比
月环比
周环比
日环比
时、分、秒
暂不支持
以下示例阐述使用方法:
1. 进入画布,添加柱图组件,设置维度为时间维度,指标。


2. 设置维度的时间聚合为“日”。



3. 在指标字段依次选择快捷计算 > 同环比 > 环比 > 日环比(增长率)。


4. 在样式面板设置展示数值,并格式化为百分比2位小数,结果如下:



动态同/环比

通过同环比,可以得到一个完整聚合周期(如完整的2月)的数据对比,但有些场景,我们需要用非完整聚合周期(如非完整2月:2月1日~2月15日)的数据进行对比,两者区别示例如下:
假设当前为2月15日,我们按照同比方式,计算年同比。
1. 同环比:计算结果为 2024年2月1日~2024年2月28日 对比 2023年2月1日~2023年2月28日,因当前为2月15日,所以实际对比 2024年2月1日~2024年2月15日 对比 2023年2月1日~2023年2月28日,即当前不完整周期对比去年的完整周期;
2. 动态同环比:计算结果为 2024年2月1日~2024年2月15日 对比 2023年2月1日~2023年2月15日。
注意:
1. 需要使用动态同环比,维度里不能有时间字段,否则不可用(无法正确聚合);
2. 需要使用动态同环比,该组件必须被时间筛选器关联,否则设置不生效(通过筛选器获得时间周期)。

以下以“动态年同期”示例阐述使用方法:
1. 进入画布,添加柱图组件,设置维度,指标。


2. 在指标字段依次选择快捷计算 > 同环比 > 动态同比 > 年同期对比(增长值)。


3. 添加时间筛选器,设置关联前面的柱图组件:


4. 在画布中,选择时间筛选器时间范围,如下图,选择某个日期范围,可以看到柱图数据已动态对比。



自定义对比

通过自定义对比,可选择任意两个时间片段数值进行对比,如选择一个日期范围对比另一个日期范围。
注意:
需要使用自定义对比,维度里不能有时间字段,否则不可用(无法正确聚合);
以下示例阐述使用方法:
1. 进入画布,添加柱图组件,设置维度,指标。



2. 在指标字段依次选择快捷计算 > 同环比 > 自定义对比。


3. 设置自定义对比信息:



时间字段:选择数据表的时间字段,以该字段作为偏移依据;
区间对比:开启后,可对比两个时间区间;
时间类型:支持相对时间的定义和指定固定时间;
参考时间:以该时间作为主对比时间,用来对比其他时间段;
对比时间:以该时间作为对比对象数据时间,作为被对比的时间段数据;
展现方式:可设置对比结果为对比值还是百分比比率。
4. 单击立即分析后,获得每个部门两个时间区间对比的数据结果。




帮助和支持

本页内容是否解决了您的问题?

填写满意度调查问卷,共创更好文档体验。

文档反馈