tencent cloud

腾讯云可观测平台

动态与公告
产品动态
产品简介
产品概述
产品优势
基本功能
基本概念
应用场景
使用限制
购买指南
云产品监控
应用性能监控
终端性能监控
前端性能监控
云拨测
Prometheus 监控服务
Grafana 服务
事件总线
云压测
快速入门
监控概览
实例分组
云产品监控
应用性能监控
云拨测
云压测
Prometheus 监控服务
Grafana 服务
创建 Dashboard
事件总线
告警服务
云产品监控
云产品监控指标
控制台操作指南
云服务器监控组件
云产品监控对接 Grafana
故障处理
实践教程
应用性能监控
应用性能监控简介
接入指南
控制台操作指南
实践教程
参考信息
常见问题
终端性能监控
终端性能监控概述
控制台操作指南
接入指南
实践教程
前端性能监控
前端性能监控简介
控制台操作指南
接入指南
常见问题
云拨测
产品简介
控制台操作指南
常见问题
云压测
云压测概述
控制台操作指南
实践教程
JavaScript API 列表
常见问题
Prometheus 监控
Prometheus 监控简介
接入指南
控制台操作指南
实践教程
Terraform
常见问题
Grafana 服务
产品简介
控制台操作指南
Grafana 平台常用功能指引
常见问题
Dashboard
什么是 Dashboard
控制台操作指南
告警管理
控制台操作指南
故障处理
常见问题
事件总线
事件总线简介
控制台操作指南
实践教程
常见问题
报表管理
常见问题
腾讯云可观测平台常见问题
告警服务相关
一般性问题
监控图表相关
云服务器监控组件相关
动态阈值告警相关
云监控对接 Grafana 相关
文档阅读指南
相关协议
应用性能监控服务等级协议
APM 隐私协议
APM 数据处理和安全协议
前端性能监控服务等级协议
终端性能监控服务等级协议
云拨测服务等级协议
Prometheus 监控服务服务等级协议
Grafana 服务服务等级协议
云压测服务等级协议
云压测使用限制
Cloud Monitor Service Level Agreement
词汇表

什么是 Dashboard

PDF
聚焦模式
字号
最后更新时间: 2024-01-27 17:51:37
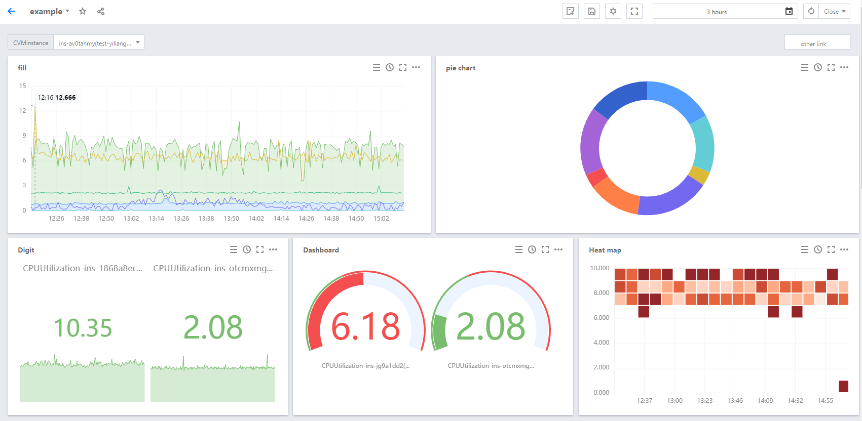
Dashboard 是腾讯云可观测平台针对云产品指标监控数据,提供的具备可视化和分析功能的智能仪表盘。
您可以对云产品指标创建 Dashbaord,Dashboard 会自动将监控数据以精美的图表形式呈现在监控面板中,使监控数据更加直观,协助您通过趋势和异常值分析指标。



功能介绍

灵活的图表配置,支持自由格式布局可视化图表。
在同一图表中展示多个实例或同一实例多个指标监控数据,方便故障排查时对各实例进行关键指标数据监控。
模板变量、自定义链接、图例排序等功能,协助您全局联动分析指标数据。
瞬时共享监控图表或监控面板,高效协同异障排查。

应用场景

常见场景:

收到指标告警后,您可以通过 Dashboard 分析异常原因。
发布新功能后,通过 Dashboard 观察资源是否异常。
实时查看指标,紧急业务高峰时进行性能优化。
通常 Dashboard 查看负载,判断是否需要进行资源扩缩容。

能够解决:

开箱即用的 Dashboard,减少运维人员搭建 Grafana 等开源可视化软件的人力成本和时间成本。
满足不同的监控场景数据可视化展示, 协助您深度分析指标数据,实现高效异障排查。

相关限制

类别
最大限制
自定义 Dashboard(面板)
20个
每个 Dashboard 中的图表数
20个
每个图表可绑定实例数
12个

帮助和支持

本页内容是否解决了您的问题?

填写满意度调查问卷,共创更好文档体验。

文档反馈