tencent cloud

腾讯云可观测平台

动态与公告
产品动态
产品简介
产品概述
产品优势
基本功能
基本概念
应用场景
使用限制
购买指南
云产品监控
应用性能监控
终端性能监控
前端性能监控
云拨测
Prometheus 监控服务
Grafana 服务
事件总线
云压测
快速入门
监控概览
实例分组
云产品监控
应用性能监控
云拨测
云压测
Prometheus 监控服务
Grafana 服务
创建 Dashboard
事件总线
告警服务
云产品监控
云产品监控指标
控制台操作指南
云服务器监控组件
云产品监控对接 Grafana
故障处理
实践教程
应用性能监控
应用性能监控简介
接入指南
控制台操作指南
实践教程
参考信息
常见问题
终端性能监控
终端性能监控概述
控制台操作指南
接入指南
实践教程
前端性能监控
前端性能监控简介
控制台操作指南
接入指南
常见问题
云拨测
产品简介
控制台操作指南
常见问题
云压测
云压测概述
控制台操作指南
实践教程
JavaScript API 列表
常见问题
Prometheus 监控
Prometheus 监控简介
接入指南
控制台操作指南
实践教程
Terraform
常见问题
Grafana 服务
产品简介
控制台操作指南
Grafana 平台常用功能指引
常见问题
Dashboard
什么是 Dashboard
控制台操作指南
告警管理
控制台操作指南
故障处理
常见问题
事件总线
事件总线简介
控制台操作指南
实践教程
常见问题
报表管理
常见问题
腾讯云可观测平台常见问题
告警服务相关
一般性问题
监控图表相关
云服务器监控组件相关
动态阈值告警相关
云监控对接 Grafana 相关
文档阅读指南
相关协议
应用性能监控服务等级协议
APM 隐私协议
APM 数据处理和安全协议
前端性能监控服务等级协议
终端性能监控服务等级协议
云拨测服务等级协议
Prometheus 监控服务服务等级协议
Grafana 服务服务等级协议
云压测服务等级协议
云压测使用限制
Cloud Monitor Service Level Agreement
词汇表
文档腾讯云可观测平台云产品监控实践教程使用标签+TOPN 自动监控大批量云资源

使用标签+TOPN 自动监控大批量云资源

PDF
聚焦模式
字号
最后更新时间: 2024-01-27 17:51:36

功能介绍

腾讯云标签标签 Tag 是腾讯云提供的管理资源工具,您可以通过标签对云资源进行分类、搜索、和聚合。标签由标签键和标签值两个部分组成。您可以根据资源用途、资源所有者等条件来定义标签键和标签值从而创建标签。 在 Dashboard 应用标签:Dashboard 支持图表数据源绑定标签,标签下的实例增减会自动更新监控曲线。实现快速、批量、动态绑定实例,极大减少图表新建和二次修改成本。 TOPN 功能:实现相关业务实例增减,迁移时足底部分更新监控曲线,实现自动化监控机器高低负载。

使用限制

目前 Dashboard 标签功能仅支持云服务器—基础监控,后续将支持更多云产品。
每个资源最多可以关联50个不同的标签键。
每个用户最多可以创建1000个标签键。
每个标签键最多可以关联1000个标签值。

实践目的

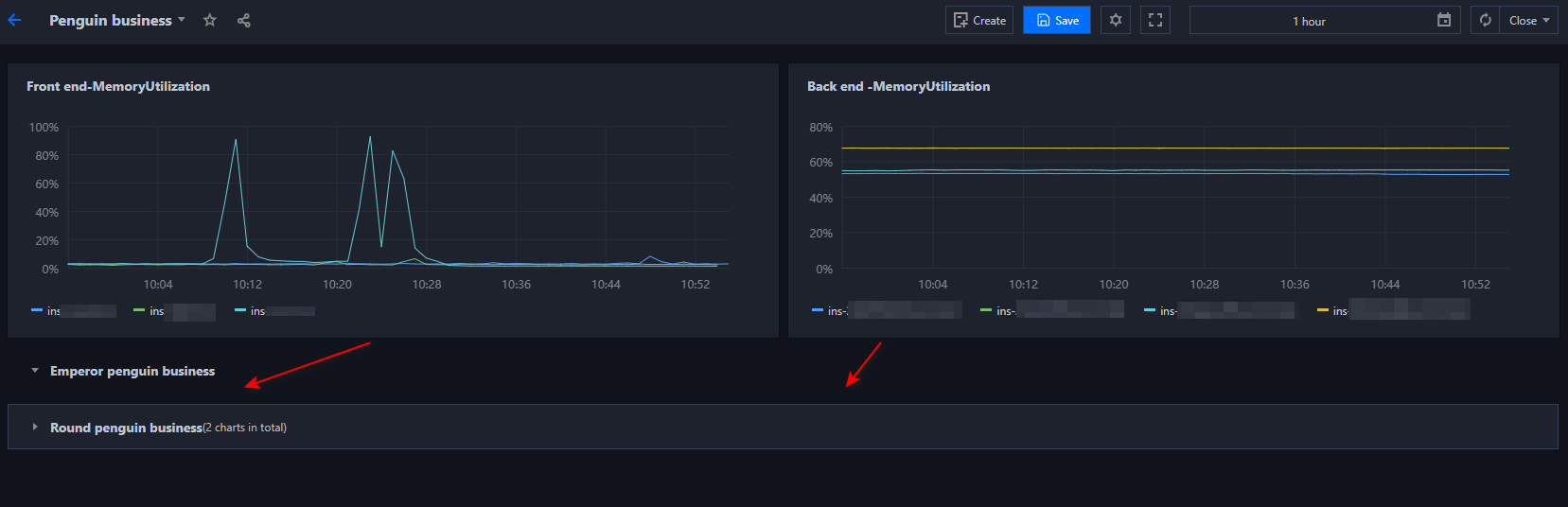
本文以”云服务器—基础监控—CPU 利用率“为例,介绍如何使用 Dashboard 标签、图表分组、TOPN 功能实现大批量资源自动化运维和自动化监控机器高低负载。

实践背景

如下图所示,企鹅项目下有2个业务,分别为帝企鹅业务和圆企鹅业务。
帝企鹅业务有7台主机,其中3台用于前端,4台用于后端,
圆企鹅业务有6台主机,其中3台为广州主机,3台为深圳主机。



操作步骤

步骤1:新建标签

1. 进入 标签控制台 标签列表页面。
2. 在标签列表页单击【新建】,输入标签键、标签值信息(标签值可为空)。
3. 输入信息后单击【确定】即可新建标签。
4. 根据2 - 3步骤创建4个标签(”帝企鹅业务-前端“、”帝企鹅业务-后端”、“圆企鹅业务-广州”、“圆企鹅业务-深圳”主机)。

步骤2:关联实例

1. 进入 云服务器控制台 实例页面。
2. 在实例列表页找到帝企鹅业务、圆企鹅业务的实例,在操作列中选择【更多】>【实例设置】>【编辑标签】。
3. 在编辑标签窗口中关联对应的标签键和标签值,并单击【确定】即可。
4. 根据步骤2 - 3,为帝企鹅业务和圆企鹅业务的所有实例关联对应的标签,效果如下图所示:



步骤3:新建 Dashboard 与图表组

1. 新建 Dashboard。此处创建 Dashboard企鹅项目,详情请参见 新建 Dashboard
2. 新建图表组。如下图所示,单击 Dashboard 右上方的新建图标后,单击【新建图表组】输入图表组名称即可创建图表组,本文按业务分类创建2个图表组。



步骤4:新建监控图表并绑定标签

1. 单击【新建图表】,配置内容如下说明:
图表名:在【图表配置】中的【基础信息】中填写【图表名】。
监控类型:本例选择【云产品监控】。
指标:选择云产品类型和需要监控的指标。本文选择【云服务器-基础监控】,监控指标以【CPU 利用率】为例。
筛选:对监控数据源进行筛选。本文选择筛选类型为【标签】,并根据各图表绑定不同的标签键和标签值。


2. 新图表成功创建后,此时需要将新建图表拖拽到所属图表组,并拉升到需要的大小。
3. 您可以按照步骤2 - 3,创建帝企鹅业务的3台前端主机和4台后端主机、 圆企鹅业务3台广州主机和3台深圳主机的监控图表并拉到对应的分组。配置效果如下:



步骤5:开启 TOPN 功能

在图表分析时,您可以单击图表中【

】,一键开启 TOPN 各图表的功能。调整排序规则、展示数量。方便您大批量查看机器高低负载。如下图仅展示帝企鹅业务—后端的 TOP2 实例:



帮助和支持

本页内容是否解决了您的问题?

填写满意度调查问卷,共创更好文档体验。

文档反馈