产品动态

参数 | 说明 |
名称 | 集成名称,命名规范如下: 名称具有唯一性。 名称需要符合下面的正则:'^[a-z0-9]([-a-z0-9]*[a-z0-9])?(\\.[a-z0-9]([-a-z0-9]*[a-z0-9])?)*$'。 |
地址 | Redis 的连接地址。 |
密码 | Redis 的密码。 |
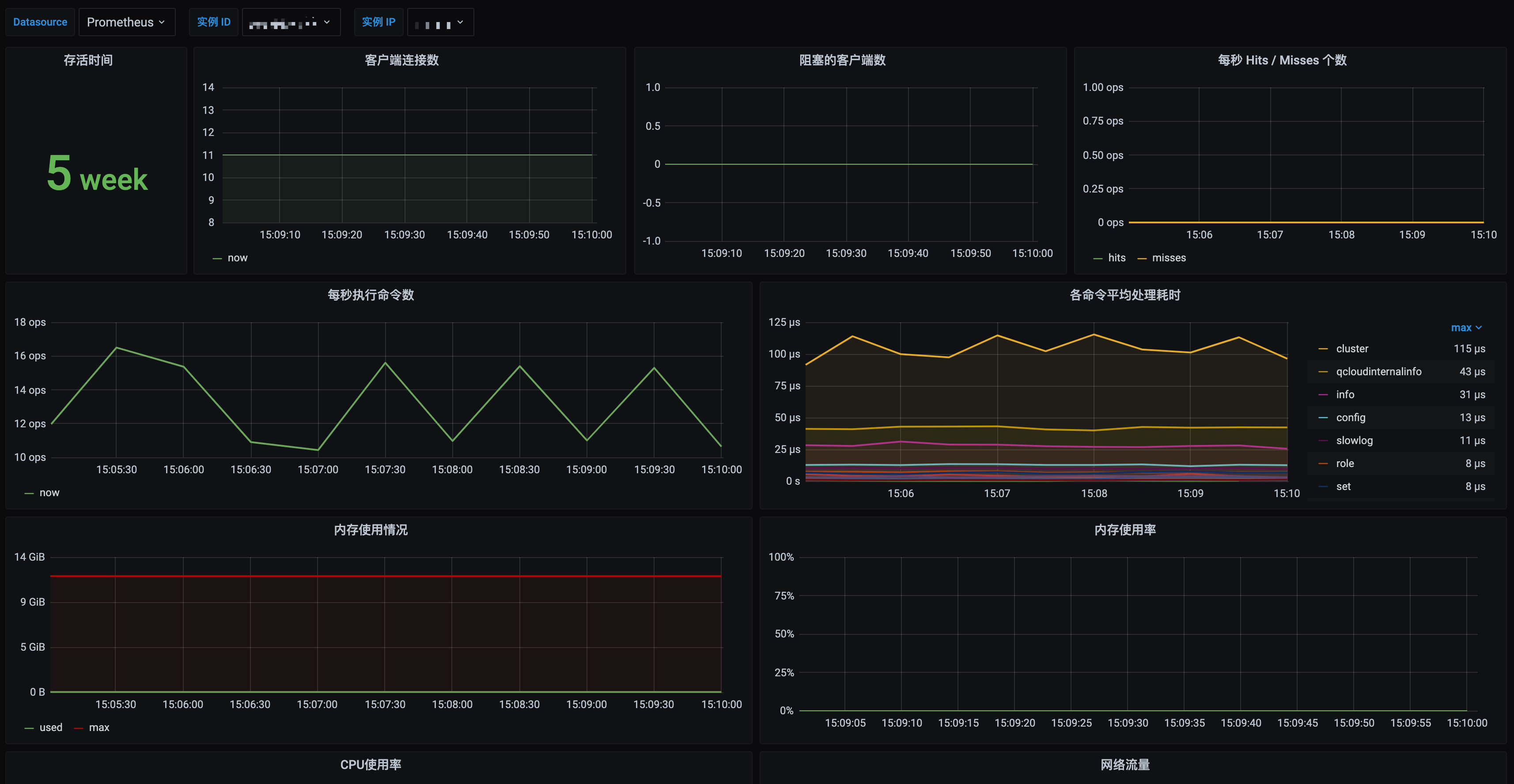
标签 | 给指标添加自定义 Label。 |
password,YAML 配置示例如下:apiVersion: v1kind: Secretmetadata:name: redis-secret-testnamespace: redis-testtype: OpaquestringData:password: you-guess #对应 Redis 密码
apiVersion: apps/v1kind: Deploymentmetadata:labels:k8s-app: redis-exporter # 根据业务需要调整成对应的名称,建议加上 Redis 实例的信息,如crs-66e112fp-redis-exportername: redis-exporter # 根据业务需要调整成对应的名称,建议加上 Redis 实例的信息,如crs-66e112fp-redis-exporternamespace: redis-test # 选择一个适合的 namespace 来部署 exporter,如果没有需要新建一个 namespacespec:replicas: 1selector:matchLabels:k8s-app: redis-exporter # 根据业务需要调整成对应的名称,建议加上 Redis 实例的信息,如crs-66e112fp-redis-exportertemplate:metadata:labels:k8s-app: redis-exporter # 根据业务需要调整成对应的名称,建议加上 Redis 实例的信息,如crs-66e112fp-redis-exporterspec:containers:- env:- name: REDIS_ADDRvalue: ip:port # 对应 Redis 的 ip:port- name: REDIS_PASSWORDvalueFrom:secretKeyRef:name: redis-secret-testkey: passwordimage: ccr.ccs.tencentyun.com/rig-agent/redis-exporter:v1.32.0imagePullPolicy: IfNotPresentname: redis-exporterports:- containerPort: 9121name: metric-port # 这个名称在配置抓取任务的时候需要securityContext:privileged: falseterminationMessagePath: /dev/termination-logterminationMessagePolicy: FilednsPolicy: ClusterFirstimagePullSecrets:- name: qcloudregistrykeyrestartPolicy: AlwaysschedulerName: default-schedulersecurityContext: {}terminationGracePeriodSeconds: 30

REDIS_ADDR 和 REDIS_PASSWORD 是否正确。示例如下:curl http://localhost:9121/metrics

PodMonitors 来定义 Prometheus 抓取任务,YAML 配置示例如下:apiVersion: monitoring.coreos.com/v1kind: PodMonitormetadata:name: redis-exporter # 填写一个唯一名称namespace: cm-prometheus # 按量实例: 集群的 namespace; 包年包月实例(已停止售卖): namespace 固定,不要修改spec:podMetricsEndpoints:- interval: 30sport: metric-port # 填写pod yaml中Prometheus Exporter对应的Port的Namepath: /metrics # 填写Prometheus Exporter对应的Path的值,不填默认/metricsrelabelings:- action: replacesourceLabels:- instanceregex: (.*)targetLabel: instancereplacement: 'crs-xxxxxx' # 调整成对应的 Redis 实例 ID- action: replacesourceLabels:- instanceregex: (.*)targetLabel: ipreplacement: '1.x.x.x' # 调整成对应的 Redis 实例 IPnamespaceSelector: # 选择要监控pod所在的namespacematchNames:- redis-testselector: # 填写要监控pod的Label值,以定位目标podmatchLabels:k8s-app: redis-exporter
Exporter 和 Redis 部署在不同的服务器上,因此建议通过 Prometheus Relabel 机制将 Redis 实例的信息放到监控指标中,以方便定位问题。
文档反馈