tencent cloud

容器服务

动态与公告
产品动态
公告
产品发布记录
产品简介
产品概述
产品优势
产品架构
应用场景
产品功能
基本概念
原生 Kubernetes 名词对照
容器服务高危操作
地域和可用区
开源组件
购买指南
购买指引
购买 TKE 标准集群
购买原生节点
购买超级节点
快速入门
新手指引
快速创建一个标准集群
入门示例
容器应用部署 Check List
集群配置
标准集群概述
集群管理
网络管理
存储管理
节点管理
GPU 资源管理
远程终端
应用配置
工作负载管理
服务和配置管理
组件和应用管理
弹性伸缩
容器登录方式
可观测配置
运维可观测性
成本洞察和优化
调度配置
调度组件概述
资源利用率优化调度
业务优先级保障调度
Qos 感知调度
安全和稳定性
容器服务安全组设置
身份验证和授权
应用安全
多集群管理
计划升级
备份中心
云原生服务指南
云原生 etcd
Prometheus 监控服务
TKE Serverless 集群指南
TKE 注册集群指南
实践教程
集群
Serverless 集群
调度
安全
服务部署
网络
发布
日志
监控
运维
Terraform
DevOps
弹性伸缩
容器化
微服务
成本管理
混合云
AI
故障处理
节点磁盘爆满排障处理
节点高负载排障处理
节点内存碎片化排障处理
集群 DNS 解析异常排障处理
集群 Kube-Proxy 异常排障处理
集群 API Server 网络无法访问排障处理
Service&Ingress 网络无法访问排障处理
Service&Ingress 常见报错和处理
Nginx Ingress 偶现 Connection Refused
CLB Ingress 创建报错排障处理
Pod 网络无法访问排查处理
Pod 状态异常与处理措施
授权腾讯云售后运维排障
CLB 回环问题
API 文档
History
Introduction
API Category
Making API Requests
Elastic Cluster APIs
Resource Reserved Coupon APIs
Cluster APIs
Third-party Node APIs
Relevant APIs for Addon
Network APIs
Node APIs
Node Pool APIs
TKE Edge Cluster APIs
Cloud Native Monitoring APIs
Scaling group APIs
Super Node APIs
Other APIs
Data Types
Error Codes
TKE API 2022-05-01
常见问题
TKE 标准集群
TKE Serverless 集群
运维类
隐患处理
服务类
镜像仓库类
远程终端类
事件类
资源管理类
服务协议
TKE Service Level Agreement
TKE Serverless Service Level Agreement
联系我们
词汇表

NginxIngress 监控配置

PDF
聚焦模式
字号
最后更新时间: 2025-07-09 16:59:04
注意:
NginxIngress 扩展组件已停止更新,详情请参见 NginxIngress 扩展组件停止更新公告

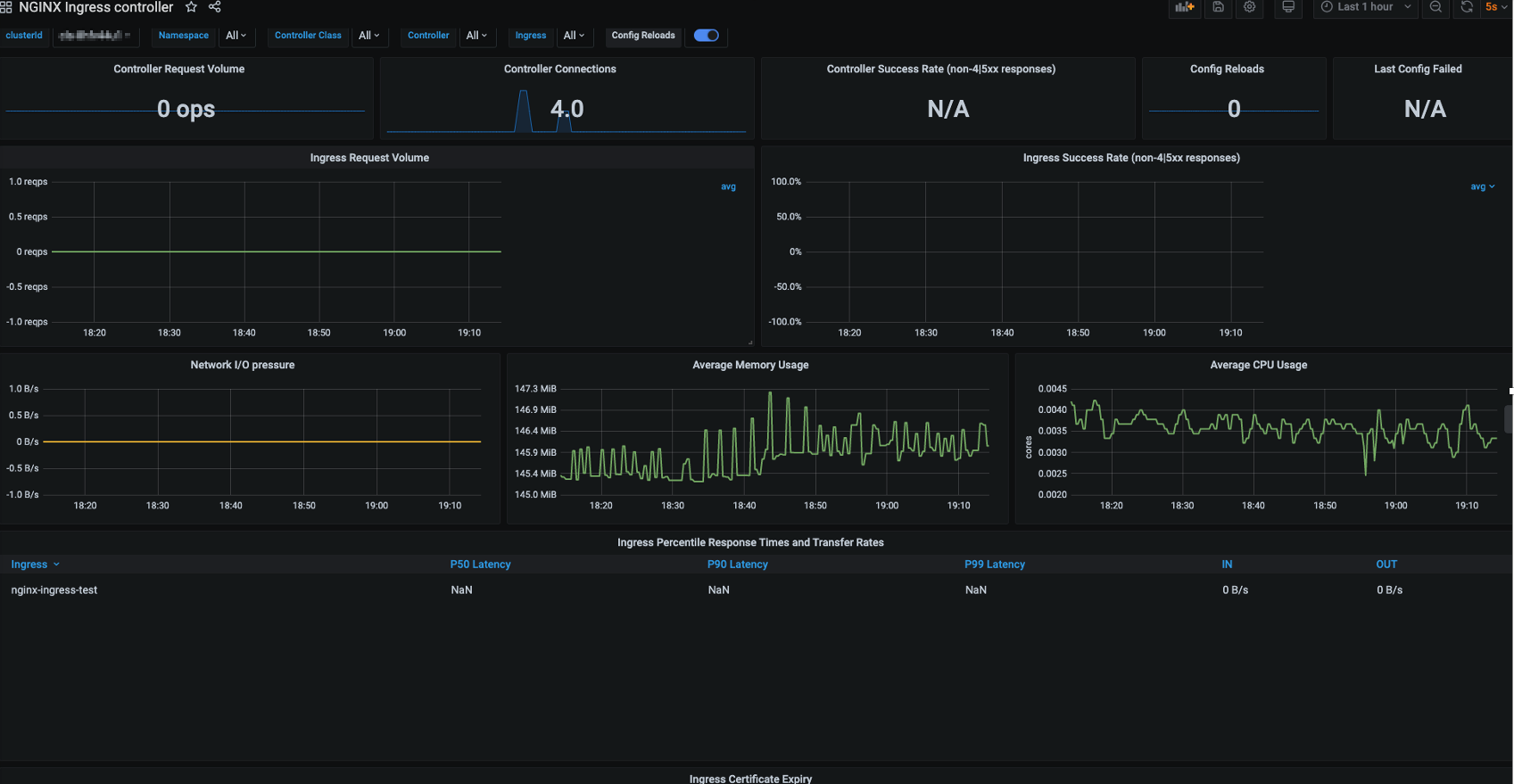
TKE Nginx-ingress 监控介绍

Nginx Controller 现已提供组件运行状态相关的监控数据,您可以通过配置 Nginx-ingress 监控,开启 Nginx-ingress 监控能力。

前提条件

集群已关联云原生监控 Prometheus。
云原生监控 Prometheus 需要与 Nginx 在同一个网络平面。

采集指标

TKE Nginx-ingress 自动配置以下采集指标:

Nginx 状态

nginx_ingress_controller_connections_total
nginx_ingress_controller_requests_total
nginx_ingress_controller_connections

进程相关

nginx_ingress_controller_num_procs
nginx_ingress_controller_cpu_seconds_total
nginx_ingress_controller_read_bytes_total
nginx_ingress_controller_write_bytes_total
nginx_ingress_controller_resident_memory_bytes
nginx_ingress_controller_virtual_memory_bytes
nginx_ingress_controller_oldest_start_time_seconds

Socket 相关

nginx_ingress_controller_request_duration_seconds
nginx_ingress_controller_request_size
nginx_ingress_controller_response_duration_seconds
nginx_ingress_controller_response_size
nginx_ingress_controller_bytes_sent
nginx_ingress_controller_ingress_upstream_latency_seconds
您也可以根据业务需要自行配置监控采集指标,指标详情可参见 官方文档

Nginx-ingress 监控 Grafana 面板

TKE Nginx-ingress 开启监控功能后将关联云原生监控 Prometheus,云原生监控 Prometheus 自带一个 Grafana,您可以在 Nginx-ingress 组件页面直接跳转到对应的 Grafana 面板,如下图所示:



帮助和支持

本页内容是否解决了您的问题?

填写满意度调查问卷,共创更好文档体验。

文档反馈