产品动态
公告
产品发布记录
功能分类 | 指标 | 类型 | 说明 |
请求概览 | apiserver_request_duration_seconds_bucket | Histogram | 该指标用于统计 APIServer 客户端对 API Server 不同请求的时延分布。 请求的维度包括: Verb:请求的类型,例如 GET、POST、PUT、DELETE 等。 Group:API 组,即相关 API 接口的集合,用于扩展 Kubernetes API。 Version:API 版本,例如v1、v1beta1等。 Resource:请求针对的资源类型,例如 Pod、Service、Lease 等。 Subresource:资源的子资源,例如 Pod 详细信息、Pod 日志等。 Scope:请求的范围,例如命名空间维度的资源(Namespace-scoped)或集群维度的资源(Cluster-scope)。 Component:发起请求的组件的名称,例如 kube-controller-manager、kube-scheduler、cloud-controller-manager 等。 Client:发起请求的客户端,可能是内部组件或外部服务。 API ServerHistogram 的 Bucket 阈值为{0.05, 0.1, 0.15, 0.2, 0.25, 0.3, 0.35, 0.4, 0.45, 0.5, 0.6, 0.7, 0.8, 0.9, 1.0, 1.25, 1.5, 1.75, 2.0, 2.5, 3.0, 3.5, 4.0, 4.5, 5, 6, 7, 8, 9, 10, 15, 20, 25, 30, 40, 50, 60}。单位:秒。 |
请求概览 | apiserver_request_total | Counter | 对 API Server 不同请求的计数。请求的维度包括 Verb、Group、Version、Resource、Scope、Component、HTTP contentType、HTTP code(响应的HTTP状态码)和 Client。 |
资源请求 | apiserver_request_count | Counter | API Server 接收到的请求总数。 |
资源分析 | apiserver_storage_objects | Gauge | 资源对象数量。 |
请求概览 | apiserver_watch_events_total | Counter | 资源对象总量。按照资源类型分类,例如 nodes,pods 等。 |
请求概览 | apiserver_current_inflight_requests | Gauge | API Server 当前处理的请求数量。请求包括两种: ReadOnly:这类请求不会改变集群的状态,通常为读取资源的操作,例如获取 Pods 列表、查询节点状态等。 Mutating:这类请求会改变集群的状态,通常为创建、更新或删除资源的操作,例如新建 Pod、更新 Service 配置等。 |
资源分析 | pod_core_usage | Gauge | CPU 使用率。单位:%。 |
资源分析 | pod_mem_usage | Gauge | 内存使用率。单位:%。 |
资源分析 | container_network_receive_bytes_total | Counter | 网络入流量。单位:Bytes。 说明:原指标 k8s_pod_network_receive_bytes_bw 需收费,因此进行指标名称映射为免费指标。 |
资源分析 | container_network_transmit_packets_total | Counter | 网络出流量。单位:Bytes。 说明:原指标 k8s_pod_network_transmit_bytes_bw 需收费,因此进行指标名称映射为免费指标。 |

指标 | 指标名称 | 使用指标 | 指标说明 |
Memory Usage | 内存使用率 | pod_mem_usage | API Server 的内存使用率。单位:%。 |
Cpu Usage | CPU 使用率 | pod_core_usage | API Server 的 CPU 使用率。单位:%。 |
In Traffic | 入流量 | container_network_receive_bytes_total | API Server 的网络入流量。单位:Bytes/s。 |
Out Traffic | 出流量 | container_network_transmit_packets_total | API Server 的网络出流量。单位:Bytes/s。 |
Object Count | etcd 资源对象数 | apiserver_storage_objects | 资源对象数量。 |

指标 | 指标名称 | 使用指标 | 指标说明 |
Request/s | apiserver 每秒处理请求总量 | apiserver_request_count apiserver_request_total | apiserver 每秒处理请求总量。单位:req/s。 |
Failed Request/s | apiserver 每秒返回失败请求数量 | apiserver_request_count apiserver_request_total | apiserver 每秒返回失败请求数量。单位:req/s。 |
Write Request/s | apiserver 每秒写请求数量 | apiserver_request_count apiserver_request_total | apiserver 每秒写请求数量。单位:req/s。 |
Read Request/s | apiserver 每秒读请求数量 | apiserver_request_count apiserver_request_total | apiserver 每秒读请求数量。单位:req/s。 |
Latency(Average) | apiserver 访问平均延时 | apiserver_request_latencies_summary_sum apiserver_request_latencies_summary_count | apiserver访问平均延时。单:毫秒。 |
Latency(P99) | apiserver 请求时延 P99 | apiserver_request_duration_seconds_bucket | 统计APIServer客户端对API Server不同请求的时延分布。单位:毫秒。 |
Current Inflight Request | apiserver Inflight Request | apiserver_current_inflight_requests | API Server当前处理的请求数量。 |
Self Request/s | apiserver selfrequest QPS | apiserver_selfrequest_total | apiserver selfrequest QPS。 |
Response Body Size(P99) | apiserver 回包大小 P99 | apiserver_response_sizes_bucket | apiserver回包大小P99。单位:Bytes。 |
Watch Events/s | apiserver watch 事件推送QPS | apiserver_watch_events_total | 资源对象总量。按照资源类型分类,例如 nodes,pods 等。单位Count/s。 |
Too Many Objects Events/s | list_too_many_objects_events_total | list_too_many_objects_events_total | list_too_many_objects事件数量。单位Count/s。 |
Too Old Objects Events/s | watch_too_old_objects_events_total | watch_too_old_objects_events_total | watch_too_old_objects事件数量。单位Count/s。 |

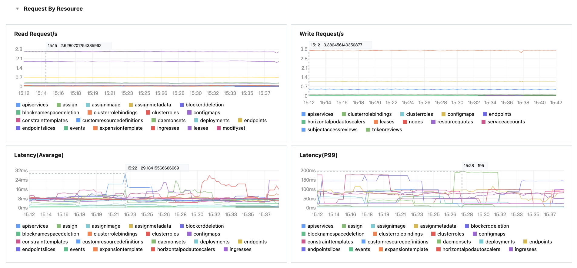
指标 | 指标名称 | 使用指标 | 指标说明 |
Read Request/s | apiserver 每秒读请求数量 | apiserver_request_count apiserver_request_total | apiserver 每秒读请求数量(按资源分类)。单位:req/s。 |
Write Request/s | apiserver 每秒写请求数量 | apiserver_request_count apiserver_request_total | apiserver 每秒写请求数量(按资源分类)。单位:req/s。 |
Latency(Average) | apiserver 访问平均延时 | apiserver_request_duration_seconds_sum apiserver_request_duration_seconds_count | apiserver 访问平均延时(按资源分类)。单位:毫秒。 |
Latency(P99) | apiserver 请求时延 P99 | apiserver_request_duration_seconds_bucket | apiserver 请求时延P99(按资源分类)。单位:毫秒。 |
文档反馈