产品概述
基本概念
集群架构
产品优势
应用场景
指标名 | 释义 |
网络连接数 | 服务器的连接总数 |
Select 查询数 | 单位时间内执行查询次数 |
已打开的文件总数 | 已打开的文件数 |
Insert 行数 | 单位时间内执行插入次数 |
正在后台执行的 merge 总量 | 正在合并中的线程数量 |
查询处理的线程总量 | 启动查询处理的线程数量 |
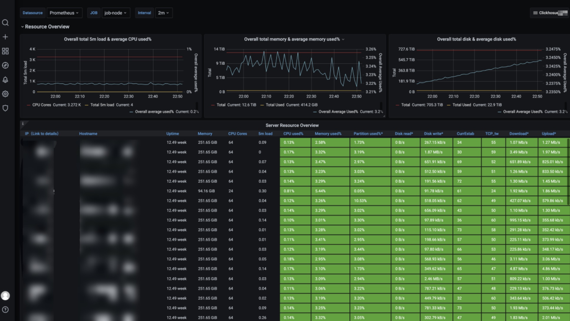
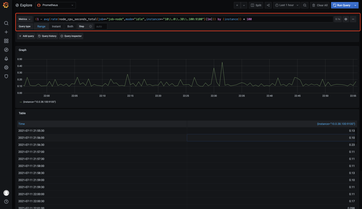
CPU 使用率 | 各节点的 CPU 使用率 |
CPU 一分钟负载 | 各节点分钟级的 CPU 负载 |
磁盘空间使用率 | 磁盘已使用的空间与规格最大可使用磁盘空间的比值 × 100% |
内存使用率 | 各节点的内存使用量 |
出网络流量速率 | 网卡发送数据速率 |
入网络流量速率 | 网卡接收数据速率 |










指标名 | 释义 | 备注 |
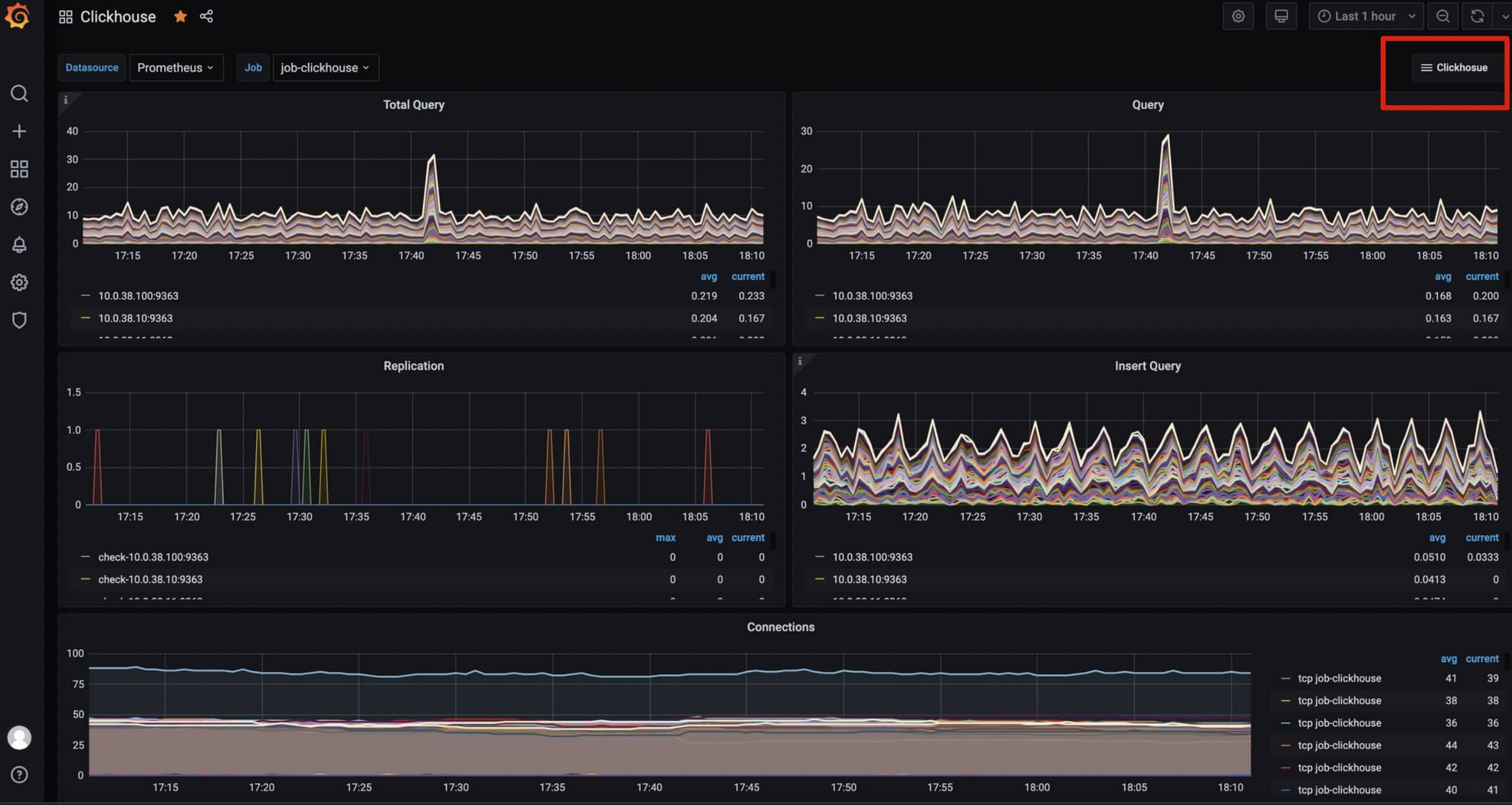
Total query | 单位时间内增删改查语句的执行次数 | - |
Query | 单位时间内执行查询次数 | - |
Replication | 单副本的发送、获取、检查的执行情况 | - |
Insert Query | 单位时间内执行插入次数 | - |
Connections | 各节点的连接数展示 | - |
Read/Write Syscalls | 各节点读写的系统调用次数 | - |
Number of Read/Write with a File Descriptor | 单位时间文件读写的句柄数及读写失败的句柄数 | - |
Bytes of Read/Write with a File Descriptor | 单位时间文件读写的大小 | - |
Cache Rate | 缓存命中几率及未命中几率 | 体现业务的重复查询情况 |
Selected Ranges | 查询命中索引的个数,匹配某个命中 sql 的查询数据量 | - |
Selected Marks | 查询命中索引的个数,匹配某个 sql 的查询数据量,粒度更细 | - |
Merge1 | 正在合并中的线程数量 | num of merge 的个数不能设置太大,merge rate太大,说明导入每批次数据量太小,数据比较集中,part 文件目录正比 |
Merge2 | 正在合并中的 MergedRows 数量 | - |
Merges Time | 反应压缩消耗时间(速率) | 跟压缩的数据量有关 |
Parts of ReplicatedMergeTree Merged | 单位时间内的 Replicated Part 合并数 | - |
Mutations | 单位时间内的 Replicated Part 变化次数 | - |
Pool Tasks | 后台执行的任务数 | - |
Open Files | 单位时间内打开的文件数 | - |
Compressed Read Buffer | 单位时间内使用的压缩读缓存大小 | - |
Memory | 各节点的内存使用大小 | - |
文档反馈