tencent cloud

容器服务

动态与公告
产品动态
公告
产品发布记录
产品简介
产品概述
产品优势
产品架构
应用场景
产品功能
基本概念
原生 Kubernetes 名词对照
容器服务高危操作
地域和可用区
开源组件
购买指南
购买指引
购买 TKE 标准集群
购买原生节点
购买超级节点
快速入门
新手指引
快速创建一个标准集群
入门示例
容器应用部署 Check List
集群配置
标准集群概述
集群管理
网络管理
存储管理
节点管理
GPU 资源管理
远程终端
应用配置
工作负载管理
服务和配置管理
组件和应用管理
弹性伸缩
容器登录方式
可观测配置
运维可观测性
成本洞察和优化
调度配置
调度组件概述
资源利用率优化调度
业务优先级保障调度
Qos 感知调度
安全和稳定性
容器服务安全组设置
身份验证和授权
应用安全
多集群管理
计划升级
备份中心
云原生服务指南
云原生 etcd
Prometheus 监控服务
TKE Serverless 集群指南
TKE 注册集群指南
实践教程
集群
Serverless 集群
调度
安全
服务部署
网络
发布
日志
监控
运维
Terraform
DevOps
弹性伸缩
容器化
微服务
成本管理
混合云
AI
故障处理
节点磁盘爆满排障处理
节点高负载排障处理
节点内存碎片化排障处理
集群 DNS 解析异常排障处理
集群 Kube-Proxy 异常排障处理
集群 API Server 网络无法访问排障处理
Service&Ingress 网络无法访问排障处理
Service&Ingress 常见报错和处理
Nginx Ingress 偶现 Connection Refused
CLB Ingress 创建报错排障处理
Pod 网络无法访问排查处理
Pod 状态异常与处理措施
授权腾讯云售后运维排障
CLB 回环问题
API 文档
History
Introduction
API Category
Making API Requests
Elastic Cluster APIs
Resource Reserved Coupon APIs
Cluster APIs
Third-party Node APIs
Relevant APIs for Addon
Network APIs
Node APIs
Node Pool APIs
TKE Edge Cluster APIs
Cloud Native Monitoring APIs
Scaling group APIs
Super Node APIs
Other APIs
Data Types
Error Codes
TKE API 2022-05-01
常见问题
TKE 标准集群
TKE Serverless 集群
运维类
隐患处理
服务类
镜像仓库类
远程终端类
事件类
资源管理类
服务协议
TKE Service Level Agreement
TKE Serverless Service Level Agreement
联系我们
词汇表
文档容器服务实践教程网络在 TKE 上部署 Nginx Ingress

在 TKE 上部署 Nginx Ingress

PDF
聚焦模式
字号
最后更新时间: 2024-12-13 19:41:34

概述

Nginx Ingress 功能强大且性能极高,有多种部署方式。本文将介绍 Nginx Ingress 在腾讯云容器服务(Tencent Kubernetes Engine,TKE)上 Deployment + LBDaemonset + HostNetwork + LBDeployment + LB 直通 Pod 三种部署方案及其部署方法。

Nginx Ingress 简介

Nginx Ingress 是 Kubernetes Ingress 的一种实现。它通过 watch Kubernetes 集群的 Ingress 资源,将 Ingress 规则转换成 Nginx 的配置,让 Nginx 进行7层的流量转发。如下图所示:

Nginx Ingress 有以下两种实现方式,本文重点对 Kubernetes 开源社区的实现进行介绍:

部署方案选型建议

对 Nginx Ingress 在 TKE 上部署的三种方案进行比较,本文向您提出以下选型建议:
1. Deployment + LB:较为简单通用,但在大规模和高并发场景存在性能问题。如果对性能要求低,可以考虑使用此方案。
2. Daemonset + HostNetwork + LB:使用 hostNetwork 性能好,但需要手动维护 CLB 和 Nginx Ingress 节点,也无法实现自动扩缩容,不太建议用此方案。
3. Deployment + LB 直通 Pod:性能好,而且不需要手动维护 CLB,是理想解决方案。但在此方案中需要集群支持 VPC-CNI,如果已有集群本身用的 VPC-CNI 网络插件,或者用的 Global Router 网络插件并开启了 VPC-CNI 的支持(两种模式混用),建议使用此方案。

方案1: Deployment + LB

在 TKE 上部署 Nginx Ingress 最简单的方式是将 Nginx Ingress Controller 以 Deployment 的方式部署,并且为其创建 LoadBalancer 类型的 Service(自动创建负载均衡 CLB 或绑定已有 CLB),使 CLB 接收外部流量,再转发到 Nginx Ingress 内部。如下图所示:

当前 TKE 上 LoadBalancer 类型的 Service 默认实现是基于 NodePort:CLB 会绑定各节点的 NodePort 作为后端 RS(Real Server),将流量转发到节点的 NodePort,节点再通过 Iptables 或 IPVS 将请求路由到 Service 对应的后端 Pod(即 Nginx Ingress Controller 的 Pod)。后续如有节点的增删,CLB 也会自动更新节点 NodePort 的绑定。 执行以下命令安装 Nginx Ingress:
kubectl create ns nginx-ingress
kubectl apply -f https://raw.githubusercontent.com/TencentCloudContainerTeam/manifest/master/nginx-ingress/nginx-ingress-deployment.yaml -n nginx-ingress

方案2: Daemonset + HostNetwork + LB

在方案1中,流量会经过一层 NodePort,会多一层转发。因此存在以下问题:
转发路径较长,流量到 NodePort 后会再经过 Kubernetes 内部 LB,通过 Iptables 或 IPVS 转发到 Nginx,会增加网络耗时。
经过 NodePort 必然发生 SNAT,如果流量过于集中则容易导致源端口耗尽或 conntrack 插入冲突导致丢包,引发部分流量异常。
每个节点的 NodePort 也充当一个负载均衡器,CLB 如果绑定大量节点的 NodePort,LB 的状态就分散在每个节点上,容易导致全局负载不均。
CLB 会对 NodePort 进行健康探测,探测包最终会被转发到 Nginx Ingress 的 Pod,如果 CLB 绑定的节点多,而 Nginx Ingress 的 Pod 少,会导致探测包对 Nginx Ingress 造成较大的压力。
在方案2中,提出以下解决方法: 让 Nginx Ingress 使用 hostNetwork,CLB 直接绑节点 IP + 端口(80,443),不用经过 NodePort。由于使用 hostNetwork,Nginx Ingress 的 pod 就不能被调度到同一节点,为避免端口监听冲突,可提前选取部分节点作为边缘节点,专门用于部署 Nginx Ingress,并为这些节点打上 label,然后 Nginx Ingress 以 DaemonSet 方式部署在这些节点上。架构如下图所示:

如需安装 Nginx Ingress,请执行以下步骤:
1. 执行以下命令,将规划好的用于部署 Nginx Ingress 的节点打上 label(注意替换节点名称):
kubectl label node 10.0.0.3 nginx-ingress=true
2. 执行以下命令,将 Nginx Ingress 部署在这些节点上:
kubectl create ns nginx-ingress
kubectl apply -f https://raw.githubusercontent.com/TencentCloudContainerTeam/manifest/master/nginx-ingress/nginx-ingress-daemonset-hostnetwork.yaml -n nginx-ingress
3. 手动创建 CLB,及创建80和443端口的 TCP 监听器,分别绑定已部署 Nginx Ingress 节点的80和443端口。

方案3:Deployment + LB 直通 Pod

方案2相比方案1更有优势,但仍存在以下问题:
提高了手动维护 CLB 和 Nginx Ingress 节点的运维成本。
需要提前规划好 Nginx Ingress 的节点,增删 Nginx Ingress 节点时需要手动在 CLB 控制台绑定和解绑节点。
无法支持自动扩、缩容。
在方案3中,提出以下解决方法:
若网络模式是 VPC-CNI,且所有的 Pod 都使用弹性网卡,您可以使用 CLB 直接绑定弹性网卡的 Pod,即绕过 NodePort,不用手动管理 CLB且支持自动扩、缩容。如下图所示:


若网络模式是 Global Router,您可以在集群信息页 为集群开启 VPC-CNI 支持,即两种网络模式混用。如下图所示:

确保集群支持 VPC-CNI 之后,依次执行以下命令,即可安装 Nginx Ingress:
kubectl create ns nginx-ingress
kubectl apply -f https://raw.githubusercontent.com/TencentCloudContainerTeam/manifest/master/nginx-ingress/nginx-ingress-deployment-eni.yaml -n nginx-ingress

常见问题

如何支持内网 Ingress ?

方案2:Daemonset + HostNetwork + LB 是手动管理 CLB,在自行创建 CLB 时可以选择用公网或内网。方案1:Deployment + LB方案3:Deployment + LB 直通 Pod 默认创建公网 CLB。如果要用内网,可以重新部署 YAML,给 nginx-ingress-controller 中的 Service 添加 key,例如 service.kubernetes.io/qcloud-loadbalancer-internal-subnetid,value 为内网 CLB 创建的子网 id 的 annotation。请参考以下代码:
apiVersion: v1
kind: Service
metadata:
annotations:
service.kubernetes.io/qcloud-loadbalancer-internal-subnetid: subnet-xxxxxx # value 替换为集群所在 vpc 的其中一个子网 id
labels:
app: nginx-ingress
component: controller
name: nginx-ingress-controller

如何复用已有 LB ?

方案1:Deployment + LB方案3:Deployment + LB 直通 Pod 默认自动创建新的 CLB,Ingress 的流量入口地址取决于新创建 CLB 的 IP 地址。如果业务对入口地址有依赖,可以让 Nginx Ingress 绑定已有的 CLB。 操作方法为重新部署 YAML,给 nginx-ingress-controller 中的 Service 添加 key,例如 service.kubernetes.io/tke-existed-lbid,value 为 CLB ID 的 annotation。请参考以下代码:
apiVersion: v1
kind: Service
metadata:
annotations:
service.kubernetes.io/tke-existed-lbid: lb-6swtxxxx # value 替换为 CLB 的 ID
labels:
app: nginx-ingress
component: controller
name: nginx-ingress-controller

Nginx Ingress 公网带宽有多大?

腾讯云账号有标准账户和传统账户两种类型:
注意:
您可参考文档 区分腾讯云账户类型 来区分自己账号的类型。
标准账户类型:指带宽上移到 CLB 或 IP 上管理。 当您的账号是标准账户类型时,Nginx Ingress 的带宽等于已购 CLB 的带宽,默认是 10Mbps(按量计费),可按需调整。
传统账户类型:指带宽在云服务器(CVM)上管理。 当您的账号是传统账户类型时,Nginx Ingress 使用公网 CLB,Nginx Ingress 的公网带宽是 CLB 所绑定的 TKE 节点的带宽之和。如果使用 方案3:Deployment + LB 直通 Pod,CLB 直通 Pod,即 CLB 直接绑定弹性网卡,那么此时 Nginx Ingress 的公网带宽是所有 Nginx Ingress Controller Pod 被调度到的节点上的带宽之和。

如何创建 Ingress?

当您在 TKE 上自行部署 Nginx Ingress,需使用 Nginx Ingress 管理 Ingress 时,在容器服务控制台上无法创建 Ingress 时,可通过 YAML 的方式来创建 Ingress 并且需要给每个 Ingress 都指定 Ingress Class 的 annotation。请参考以下代码:
apiVersion: networking.k8s.io/v1beta1
kind: Ingress
metadata:
name: test-ingress
annotations:
kubernetes.io/ingress.class: nginx # 这里是重点
spec:
rules:
- host: *
http:
paths:
- path: /
backend:
serviceName: nginx-v1
servicePort: 80

如何监控?

通过 如何创建 Ingress 安装的 Nginx Ingress,已经暴露了 metrics 端口,可以被 Prometheus 采集。如果集群内安装了 prometheus-operator,可以使用 ServiceMonitor 来采集 Nginx Ingress 的监控数据。请参考以下代码:
apiVersion: monitoring.coreos.com/v1
kind: ServiceMonitor
metadata:
name: nginx-ingress-controller
namespace: nginx-ingress
labels:
app: nginx-ingress
component: controller
spec:
endpoints:
- port: metrics
interval: 10s
namespaceSelector:
matchNames:
- nginx-ingress
selector:
matchLabels:
app: nginx-ingress
component: controller
原生 Prometheus 配置请参考以下代码:
- job_name: nginx-ingress
scrape_interval: 5s
kubernetes_sd_configs:
- role: endpoints
namespaces:
names:
- nginx-ingress
relabel_configs:
- action: keep
source_labels:
- __meta_kubernetes_service_label_app
- __meta_kubernetes_service_label_component
regex: nginx-ingress;controller
- action: keep
source_labels:
- __meta_kubernetes_endpoint_port_name
regex: metrics
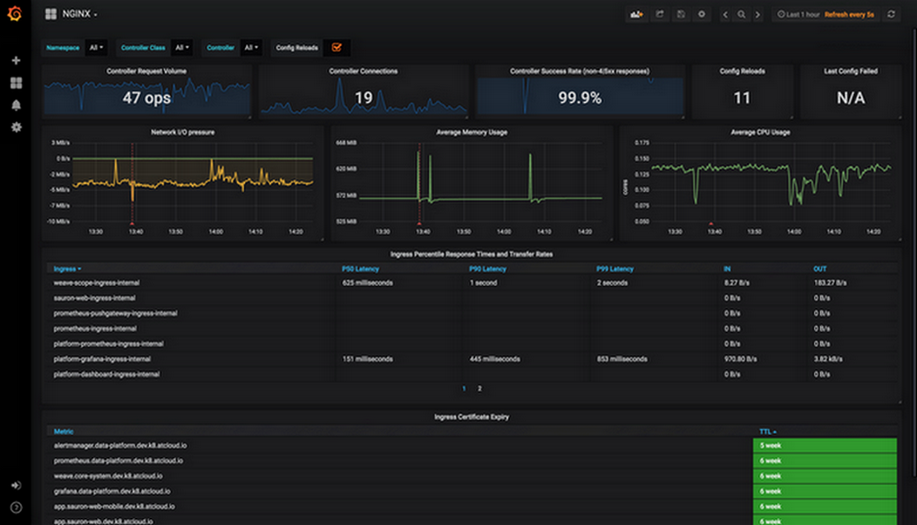
采集监控数据后,可为 grafana 配置 Nginx Ingress 社区提供的面板,并展示数据。实际操作中,直接复制 json 导入 grafana,即可导入面板。其中,nginx.json 是展示 Nginx Ingress 各种常规监控的面板。如下图所示:

request-handling-performance.json 是展示 Nginx Ingress 性能方面的监控面板。如下图所示:



参考资料

帮助和支持

本页内容是否解决了您的问题?

填写满意度调查问卷,共创更好文档体验。

文档反馈