tencent cloud

日志服务

动态与公告
产品动态
公告
新手指引
产品简介
产品概述
产品优势
地域和访问域名
规格与限制
基本概念
购买指南
计费概述
产品定价
按量计费(后付费)
欠费说明
清理日志服务资源
成本优化
常见问题
快速入门
一分钟入门指南
入门指南
使用 Demo 日志快速体验 CLS
操作指南
资源管理
权限管理
日志采集
指标采集
日志存储
指标存储
检索分析(日志主题)
检索分析(指标主题)
仪表盘
数据处理
投递与消费
监控告警
云产品中心
DataSight 独立控制台
历史文档
实践教程
日志采集
检索分析
仪表盘
监控告警
投递和消费
成本优化
开发者指南
通过 iframe 内嵌 CLS(旧方案)
通过 Grafana 使用 CLS
API 文档
History
Introduction
API Category
Making API Requests
Topic Management APIs
Log Set Management APIs
Index APIs
Topic Partition APIs
Machine Group APIs
Collection Configuration APIs
Log APIs
Metric APIs
Alarm Policy APIs
Data Processing APIs
Kafka Protocol Consumption APIs
CKafka Shipping Task APIs
Kafka Data Subscription APIs
COS Shipping Task APIs
SCF Delivery Task APIs
Scheduled SQL Analysis APIs
COS Data Import Task APIs
Data Types
Error Codes
常见问题
健康监测问题解释
采集相关
检索分析相关
其他问题
服务等级协议
CLS 政策
隐私协议
数据处理和安全协议
联系我们
词汇表
文档日志服务实践教程仪表盘把 Grafana 的 ES 数据源迁移为 CLS 数据源

把 Grafana 的 ES 数据源迁移为 CLS 数据源

PDF
聚焦模式
字号
最后更新时间: 2024-01-20 17:28:40

背景

在日志服务(Cloud Log Service,CLS)使用场景里,从其他日志工具迁移到 CLS 是非常常见的情况。其中,存在用户使用 Grafana 做可视化监控工具,例如 ES + Grafana 的组合。当数据源迁移到 CLS 后,用户依托 Grafana 制作的各种仪表盘资源,搭建的运维工具和平台就都失去了作用。为了避免重建这套体系,需要 CLS 对接 Grafana,替换 ES 数据源。




安装 CLS-Grafana 插件

CLS 数据源由腾讯云日志服务团队进行维护,已经通过 官方签名认证,可以在 Grafana 设置页面一键安装。
具体接入步骤请参考 CLS 对接 Grafana

使用 CLS 数据源替换 ES 数据源

数据源配置区域对比

ES 数据源:查询语句界面分为顶部的 Query输入区和其余的辅助输入功能区。 Query 输入区可输入 Lucene 语句,用于对日志进行过滤。辅助输入区通过单击填写,生成 DSL 内容,用于数据聚合,相当于 CLS 的 SQL。


CLS 数据源:查询语句界面分为地域与日志主题选择和检索分析语句两个部分。地域与日志主题选择模块可以快速进行日志主题切换,而检索分析语句则用于输入 CLS 查询语句。 CLS 查询语句分为 Lucene 和 SQL 两个部分,两个部分之间使用管道符 “|” 进行分隔。其中 Lucene 部分和 ES 的 Query 输入区内容相同。SQL 输入内容除了支持标准的 SQL 语法外,还支持大量的 SQL 函数,SQL 区域内容和 ES 输入区的辅助输入模块完成对标。更多请参考的 CLS 语法规则



操作实践

统计日志条数

对于想要绘制随时间变化的日志条数,ES 数据源将 Metric 选中 Count,GroupBy 选中 Histogram。CLS 的检索语句可以使用 Histogram 结合聚合函数 Count 完成。 类似的,对于 Max、Min、Distinct 等其他 通用聚合函数 使用上也完全一致,直接将 Count 函数进行替换即可。



查看原始日志

想要直接查看符合条件的日志,ES 数据源需要将 Metric 选中 Logs 模式,而 CLS 只需要输入对于的 Lucene 语句即可。输入语句比对:

展示效果:



聚合统计 - 错误码占比

根据错误码进行聚合,展示各个错误码的日志数量。此处可以看到,语句中包含变量 $path。CLS 数据源插件进行了变量功能的相关适配,允许直接使用 Grafana 的变量能力。
注意:
绘制饼图时右侧图表选项请选择 ValueOptions-AllValues


展示效果:



聚合统计 - Top5请求的数量变化情况

ES 数据源中,GroupBy 聚合选项允许填写 Size 值,支持选中出现频率最高的N个值,再进行聚合。 此情况在 CLS 数据源 SQL 中,可以通过 having 语句搭配嵌套子查询实现。
*|select histogram( cast(__TIMESTAMP__ astimestamp),interval1hour)as analytic_time,"action",count(*)as countgroupby analytic_time,"action"having"action"in(selectactiongroupbyactionorderbycount(*)desclimit5)orderby analytic_time limit1000


查询结果可以看到,图中共有5条曲线。

通过以上的语句搭配使用,已经可以满足大部分的检索分析场景。

统计接口耗时的分段情况

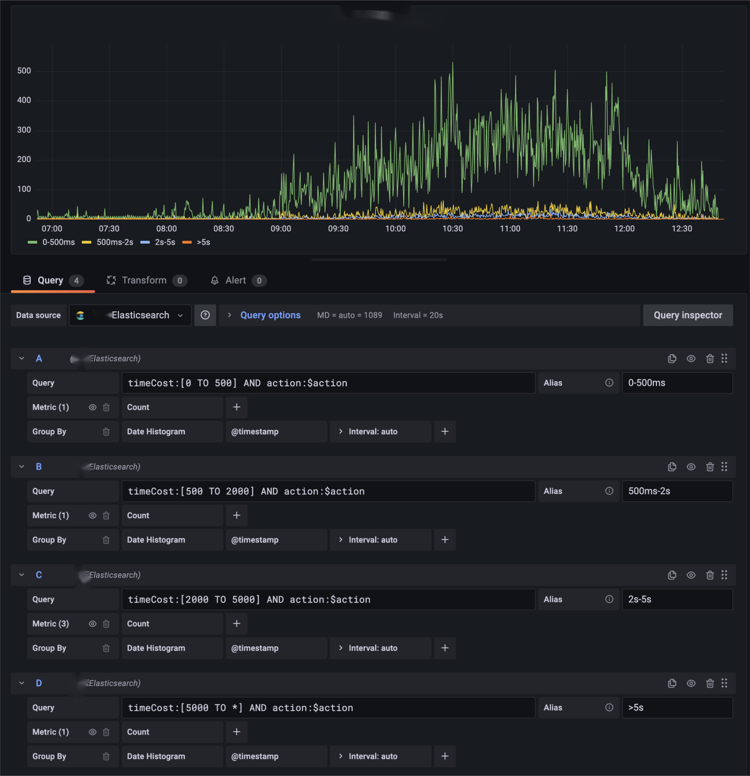
在 ES 数据源仪表盘中,有一个配置项繁多,但场景适用广的例子:根据不同的时间范围,绘制在这个时间范围的请求数量。 这个案例,统计了接口在0到500ms,500ms到2s,2s到5s,以及大于5秒的请求个数。


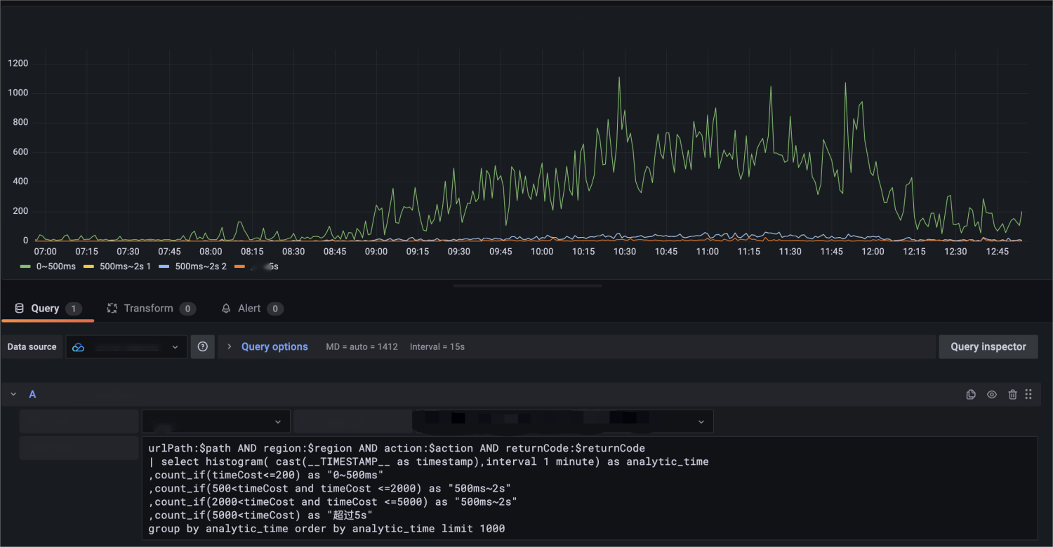
对应的,迁移到 CLS 数据源,也可以使用类似的多条语句进行绘制。但 CLS 本身的 SQL 能力更强,可以将相关的统计处理合并成一条 SQL 语句:


urlPath:$path AND region:$region AND action:$action AND returnCode:$returnCode | select histogram( cast(__TIMESTAMP__ as timestamp),interval 1 minute) as analytic_time ,count_if(timeCost<=200) as "0~500ms" ,count_if(500<timeCost and timeCost <=2000) as "500ms~2s" ,count_if(2000<timeCost and timeCost <=5000) as "2s~5s" ,count_if(5000<timeCost) as "超过5s" group by analytic_time order by analytic_time limit 1000
类似的场景,我们也可以写出使用估算函数 approx_percentile 分析得出的耗时相关情况。


urlPath:$path AND region:$region AND action:$action AND returnCode:$returnCode | select time_series(__TIMESTAMP__, '$__interval', '%Y-%m-%dT%H:%i:%s+08:00', '0') as time ,avg(timeCost) as avg ,approx_percentile(timeCost, 0.50) as P50 ,approx_percentile(timeCost, 0.90) as P90 ,approx_percentile(timeCost, 0.95) as P95 group by time order by time limit 10000

模板变量能力

在以上的案例中,不同程度的出现了 Grafana 变量功能的身影。对于变量功能,Grafana 变量的类型种类繁多。常量类型、Textbox 输入框类型对各类数据源来说,是完全相同的,无需进行迁移。这里主要介绍如何迁移 Query 类型变量。
ES 版本的 $action 变量:用于展示出现的接口种类,ES 数据源的版本使用 DSL 进行描述,语义上是找到符合 query 条件为urlPath:$path AND region:$region的内容,再选取 action 字段,并按照出现次数排序。


CLS 版本的 $action 变量:使用体验上与在图表编辑的输入行为上,保持一致。选择服务类型为日志服务并选中对应的日志主题后,输入 SQL 语句,即可达到相同效果。


除了使用 CLS 的检索语句进行变量查询,还可以使用云监控的资源查询功能,将腾讯云上的服务资源,作为列表内容进行展示。功能文档可查看 云监控数据源模板变量功能。 如使用语句:
Namespace=QCE/CLS&Action=DescribeInstances&Region=$region&display=${TopicName}/${TopicId}
查询日志主题列表:



合并不同地域的请求数据内容

在原本的实现中,部分用户会存在所有数据都存储在同一台 ES 实例上的情况。在使用 CLS 之后,采用就近原则创建了多个日志主题。此时,用户可能会想要将多个日志主题内容合并到图表中。 对于3条来自不同地域的日志查询:

我们可以使用 Transform 模块,实现数据求和的效果,并选用需要的图表进行展示。



总结

对于存量的 ES 仪表盘,重复以上的迁移步骤,就可以将一个 ES 数据源的仪表盘,完全转化成为 CLS 数据源的仪表盘。 ES 到 CLS 数据源的迁移,可以让用户从自建 ELK 迁移到腾讯云日志服务后,积累的可视化资源得到继续的利用。 转化之后的仪表盘,不仅在能力上完全对标ES数据源版本,还可以结合数据源插件的一些其他能力(腾讯云可观测平台模板变量),更好地与腾讯云生态进行融合。

帮助和支持

本页内容是否解决了您的问题?

填写满意度调查问卷,共创更好文档体验。

文档反馈