What's New
Cloud Contact Center Terminology Update


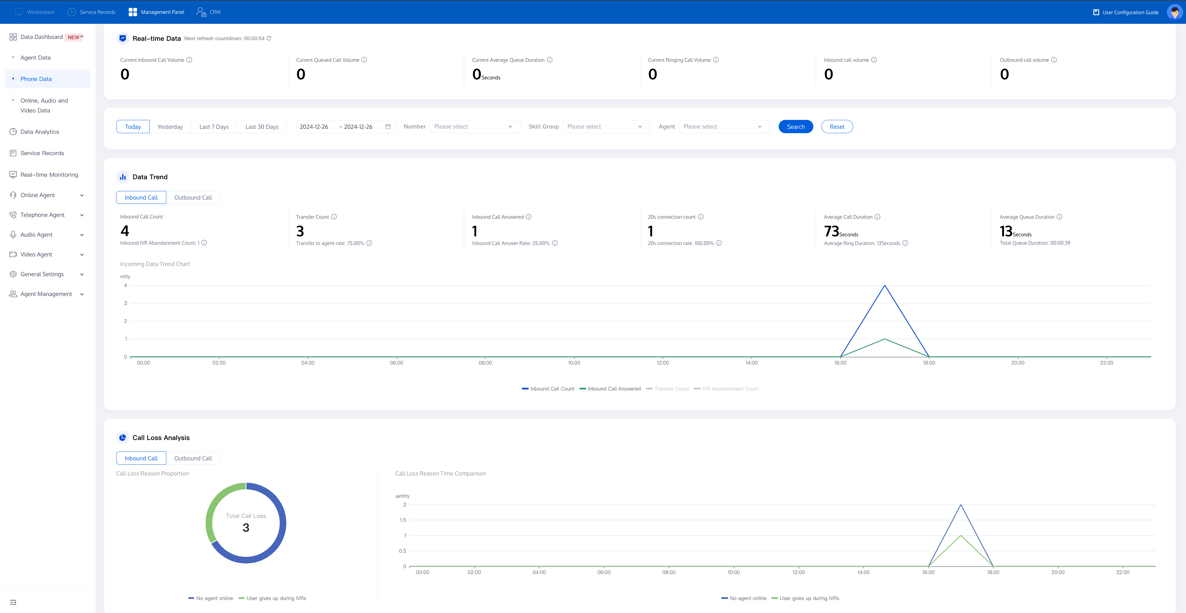
Data Metrics | Explaination |
Current Inbound Call Count | The number of inbound calls in the IVR process at present |
Current Queued Call Count | The number of inbound calls currently queued for agents. |
Current Average Queue Time | The total queue time for inbound calls currently queued for agents / current queued call count. |
Current Ringing Call Count | The number of calls currently ringing. |
In-Call Count (Inbound) | Number of inbound calls currently handled by agents (user answers). |
In-Call Count (Outbound) | Number of outbound calls currently handled by agents (user answers). |

Call Type | Data Metrics | Explaination |
Inbound | Inbound Call Count | The number of inbound calls entering the IVR process within the selected range. |
| Inbound IVR Abandonment | The number of inbound calls abandoned during the IVR stage without being transferred to an agent. |
| Inbound Call Transfer Count | The number of inbound calls entering the IVR transfer to agent module within the selected range. |
| Inbound Call Transfer Rate | Number of inbound calls transferred to an agent/Number of inbound calls within the selected range |
| Inbound Call Answered Count | The number of inbound calls with a duration greater than 0 within the selected range |
| Inbound Call Answer Rate | Number of inbound calls answered/Number of inbound calls within the selected range |
| 20-Seconds Answer Count | The number of calls successfully answered within 20 seconds (inclusive) from the start of ringing. |
| 20-Second Answer Rate | Calls Answered Within 20 Seconds / Total Ringing Inbound Calls. |
| Average Inbound Call Duration | Total Ring Time for inbound Calls / Number of inbound Calls That Rang |
| Average Ring Time for Inbound Calls | Total ring duration of inbound calls within the selected range/Number of inbound calls that rang |
| Average Inbound Queue Time | Total inbound queue time/number of calls queuing for agents with queue time greater than 0 |
| Total Inbound Queue Time | The total time of all calls transferred to agents while queuing |
Outbound | Outbound Call Count | The total number of all outbound calls |
| Outbound Connection Count | Number of outbound calls for this agent with a duration greater than 0. |
| Outbound Connection Rate | Number of outbound calls answered/Number of outbound calls within the selected range |
| Outbound Call Loss | The number of outbound calls with a call duration of 0 |
| Outbound Call Loss Rate | Number of abandoned outbound calls/Number of outbound calls within the selected range |
| Total Outbound Ringing Duration | The sum of ringing durations for all outbound calls (Ringing Duration = Answer Time - Ring Start Time) |
| Average Outbound Ringing Duration | Total Outbound Ringing Duration / Number of Outbound Calls with Ringing Duration > 0 |
| Total Duration of Outbound Calls | Total duration of all outbound calls within the selected range |
| Average Outbound Call Duration | Total Outbound Call Duration / Number of Answered Outbound Calls |



Call Type | Data Metrics | Metric notes |
Inbound | Inbound Call Count | The number of inbound calls entering the IVR process within the selected range. |
| Inbound Call Transfer Count | The number of inbound calls entering the IVR transfer to agent module within the selected range. |
| Inbound Call Transfer Rate | Number of inbound calls transferred to an agent/Number of inbound calls within the selected range |
| Inbound Call Answered Count | The number of inbound calls with a duration greater than 0 within the selected range |
| Inbound Call Answer Rate | Number of inbound calls answered/Number of inbound calls within the selected range |
| 20-Seconds Answer Count | The number of calls successfully answered within 20 seconds (inclusive) from the start of ringing. |
| 20-Second Answer Rate | Calls Answered Within 20 Seconds / Total Ringing Inbound Calls. |
| Inbound IVR Abandonment | Number of calls transferred to an agent but not answered, i.e., calls that entered the IVR transfer to agent node but were not answered within the selected range. |
| Inbound Call Loss Rate | The number of inbound calls abandoned during the IVR stage without being transferred to an agent. |
| Inbound IVR Abandonment | The number of inbound calls abandoned during the IVR stage without being transferred to an agent. |
| Total Inbound Queue Time | The total time of all calls transferred to agents while queuing |
| Average Inbound Queue Time | Total queue duration of inbound calls within the selected range/Number of inbound calls transferred to queue |
| Total inbound ring duration | Total inbound ring duration within the selected range (ring duration = answer time - ring start time). |
| Average Ring Time for Inbound Calls | Total ring duration of inbound calls within the selected range/Number of inbound calls that rang |
| Total Inbound Call Duration | The sum of all inbound call durations |
| Average Inbound Call Duration | Total Inbound Call Duration / Number of Answered Inbound Calls. |
| Inbound Satisfaction Survey Trigger Count | Number of inbound calls that triggered a satisfaction survey. |
| Inbound Satisfaction Response Count | Total number of inbound calls where users responsed satisfaction survey. |
| Inbound Satisfaction Response Rate | Ratio of user responses to total inbound calls. |
| Total Inbound Satisfaction Score | Total response score from satisfaction survey for all inbound calls |
| Average Inbound Satisfaction Score | Total inbound satisfaction score / Total number inbound user responses. |
Outbound | Outbound Call Count | The total number of all outbound calls |
| Outbound Connection Count | Number of outbound calls for this agent with a duration greater than 0. |
| Outbound Connection Rate | Number of outbound calls answered/Number of outbound calls within the selected range |
| Outbound Call Loss | Number of outbound calls with a duration of 0 within the selected range |
| Outbound Call Loss Rate | Number of abandoned outbound calls/Number of outbound calls within the selected range |
| Total Outbound Ringing Duration | Total outbound ring duration within the selected range (ring duration = answer time - ring start time). |
| Average Outbound Ringing Duration | Total outbound ring duration within the selected range/Number of outbound calls that rang. |
| Total Duration of Outbound Calls | Total duration of all outbound calls within the selected range. |
| Average Outbound Call Duration | Total Outbound Call Duration / Number of Answered Outbound Calls |
| Outbound Satisfaction Survey Trigger Count | Number of outbound calls transferred to this agent that triggered a voice satisfaction survey |
| Outbound Satisfaction Response Count | Total number of outbound calls where users responsed satisfaction survey. |
| Outbound Satisfaction Response Rate | Ratio of user responses to total outbound calls. |
| Total Outbound Satisfaction Score | Total response score from satisfaction survey for all outbound calls. |
| Average Outbound Satisfaction Score | Total outbound satisfaction score / Total outbound user responses. |

Call Type | Data Metrics | Explaination |
Inbound | Inbound Call Count | Number of all inbound calls to the number within the selected range. |
| Inbound Call Answered Count | Number of inbound calls to the number with a duration greater than 0 within the selected range. |
| Inbound Call Answer Rate | Number of inbound calls answered/Number of inbound calls within the selected range |
| Inbound IVR Abandonment | Number of unanswered inbound calls to the number within the selected range. |
| Inbound Call Loss Rate | Number of inbound call loss / Number of inbound calls |
Outbound | Outbound Call Count | Number of outbound calls from the number within the selected range. |
| Outbound Connection Count | Number of outbound calls from the number with a duration greater than 0 within the selected range. |
| Outbound Connection Rate | Number of outbound calls answered/Number of outbound calls within the selected range |
| Number of abandoned outbound calls (non-line reasons) | Number of unanswered outbound calls from the number due to non-line reasons within the selected range. |
| Outbound Call Abandon Rate (non-line reasons) | Number of abandoned outbound calls (non-line reasons)/Number of outbound calls within the selected range. |
| Number of abandoned outbound calls (line reasons) | Number of unanswered outbound calls from the number due to line reasons within the selected range. |
| Outbound Call Abandon Rate (line reasons) | Number of abandoned outbound calls (line reasons)/Number of outbound calls within the selected range. |
Apakah halaman ini membantu?
Anda juga dapat Menghubungi Penjualan atau Mengirimkan Tiket untuk meminta bantuan.
masukan