tencent cloud

腾讯云可观测平台

动态与公告
产品动态
产品简介
产品概述
产品优势
基本功能
基本概念
应用场景
使用限制
购买指南
云产品监控
应用性能监控
终端性能监控
前端性能监控
云拨测
Prometheus 监控服务
Grafana 服务
事件总线
云压测
快速入门
监控概览
实例分组
云产品监控
应用性能监控
云拨测
云压测
Prometheus 监控服务
Grafana 服务
创建 Dashboard
事件总线
告警服务
云产品监控
云产品监控指标
控制台操作指南
云服务器监控组件
云产品监控对接 Grafana
故障处理
实践教程
应用性能监控
应用性能监控简介
接入指南
控制台操作指南
实践教程
参考信息
常见问题
终端性能监控
终端性能监控概述
控制台操作指南
接入指南
实践教程
前端性能监控
前端性能监控简介
控制台操作指南
接入指南
常见问题
云拨测
产品简介
控制台操作指南
常见问题
云压测
云压测概述
控制台操作指南
实践教程
JavaScript API 列表
常见问题
Prometheus 监控
Prometheus 监控简介
接入指南
控制台操作指南
实践教程
Terraform
常见问题
Grafana 服务
产品简介
控制台操作指南
Grafana 平台常用功能指引
常见问题
Dashboard
什么是 Dashboard
控制台操作指南
告警管理
控制台操作指南
故障处理
常见问题
事件总线
事件总线简介
控制台操作指南
实践教程
常见问题
报表管理
常见问题
腾讯云可观测平台常见问题
告警服务相关
一般性问题
监控图表相关
云服务器监控组件相关
动态阈值告警相关
云监控对接 Grafana 相关
文档阅读指南
相关协议
应用性能监控服务等级协议
APM 隐私协议
APM 数据处理和安全协议
前端性能监控服务等级协议
终端性能监控服务等级协议
云拨测服务等级协议
Prometheus 监控服务服务等级协议
Grafana 服务服务等级协议
云压测服务等级协议
云压测使用限制
Cloud Monitor Service Level Agreement
词汇表

创建告警数据源

PDF
聚焦模式
字号
最后更新时间: 2024-01-27 17:51:36
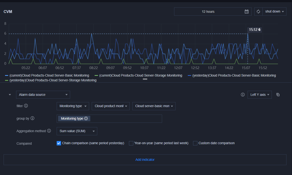
您参考本文创建告警数据源观察云产品、自定义监控或 Prometheus 服务的告警数量变化趋势。

操作步骤

2. 切换到您需要操作的 Dashboard,进入 Dashboard 管理页。
3. 单击【

】>【新建图表】,进入编辑图表页。配置指标信息,说明如下:
选择监控类型:选择"告警数据源"监控类型。
筛选:选择云产品监控、自定义监控、或 Prometheus 服务。
云产品监控:选择“云产品监控”类型后,需选择对应的云产品,系统将会按云产品维度统计告警数量。
自定义监控:选择“自定义监控”类型后,需选择对应的命名空间,系统将会按命名空间维度统计告警数量。
Prometheus 服务:选择“ Prometheus 服务”类型后,图表将展示所有实例告警数量,暂不支持实例筛选。
group by:类似 SQL 的 Group by 功能,根据云产品类型或自定义监控-命名空间进行分组后再按照聚合算法聚合。如下图:


聚合方式:指多条曲线聚合成单条曲线的方式。若 GroupBy 不为空,则被分到同一分组内的曲线聚合成单条曲线。
对比:支持环比(昨天同时段)、同比(上周同时段)和自定义时间对比。当您都勾选后,图表会出现所选实例昨天同时段监控曲线和上周同时段监控曲线,方便您进行数据对比。


4. 配置完后单击【保存】即可。
说明:
如需了解各图表配置,详情请参见 各图表类型应用场景


帮助和支持

本页内容是否解决了您的问题?

填写满意度调查问卷,共创更好文档体验。

文档反馈