tencent cloud

腾讯云可观测平台

动态与公告
产品动态
产品简介
产品概述
产品优势
基本功能
基本概念
应用场景
使用限制
购买指南
云产品监控
应用性能监控
终端性能监控
前端性能监控
云拨测
Prometheus 监控服务
Grafana 服务
事件总线
云压测
快速入门
监控概览
实例分组
云产品监控
应用性能监控
云拨测
云压测
Prometheus 监控服务
Grafana 服务
创建 Dashboard
事件总线
告警服务
云产品监控
云产品监控指标
控制台操作指南
云服务器监控组件
云产品监控对接 Grafana
故障处理
实践教程
应用性能监控
应用性能监控简介
接入指南
控制台操作指南
实践教程
参考信息
常见问题
终端性能监控
终端性能监控概述
控制台操作指南
接入指南
实践教程
前端性能监控
前端性能监控简介
控制台操作指南
接入指南
常见问题
云拨测
产品简介
控制台操作指南
常见问题
云压测
云压测概述
控制台操作指南
实践教程
JavaScript API 列表
常见问题
Prometheus 监控
Prometheus 监控简介
接入指南
控制台操作指南
实践教程
Terraform
常见问题
Grafana 服务
产品简介
控制台操作指南
Grafana 平台常用功能指引
常见问题
Dashboard
什么是 Dashboard
控制台操作指南
告警管理
控制台操作指南
故障处理
常见问题
事件总线
事件总线简介
控制台操作指南
实践教程
常见问题
报表管理
常见问题
腾讯云可观测平台常见问题
告警服务相关
一般性问题
监控图表相关
云服务器监控组件相关
动态阈值告警相关
云监控对接 Grafana 相关
文档阅读指南
相关协议
应用性能监控服务等级协议
APM 隐私协议
APM 数据处理和安全协议
前端性能监控服务等级协议
终端性能监控服务等级协议
云拨测服务等级协议
Prometheus 监控服务服务等级协议
Grafana 服务服务等级协议
云压测服务等级协议
云压测使用限制
Cloud Monitor Service Level Agreement
词汇表

数据库概览

PDF
聚焦模式
字号
最后更新时间: 2024-11-01 17:52:57
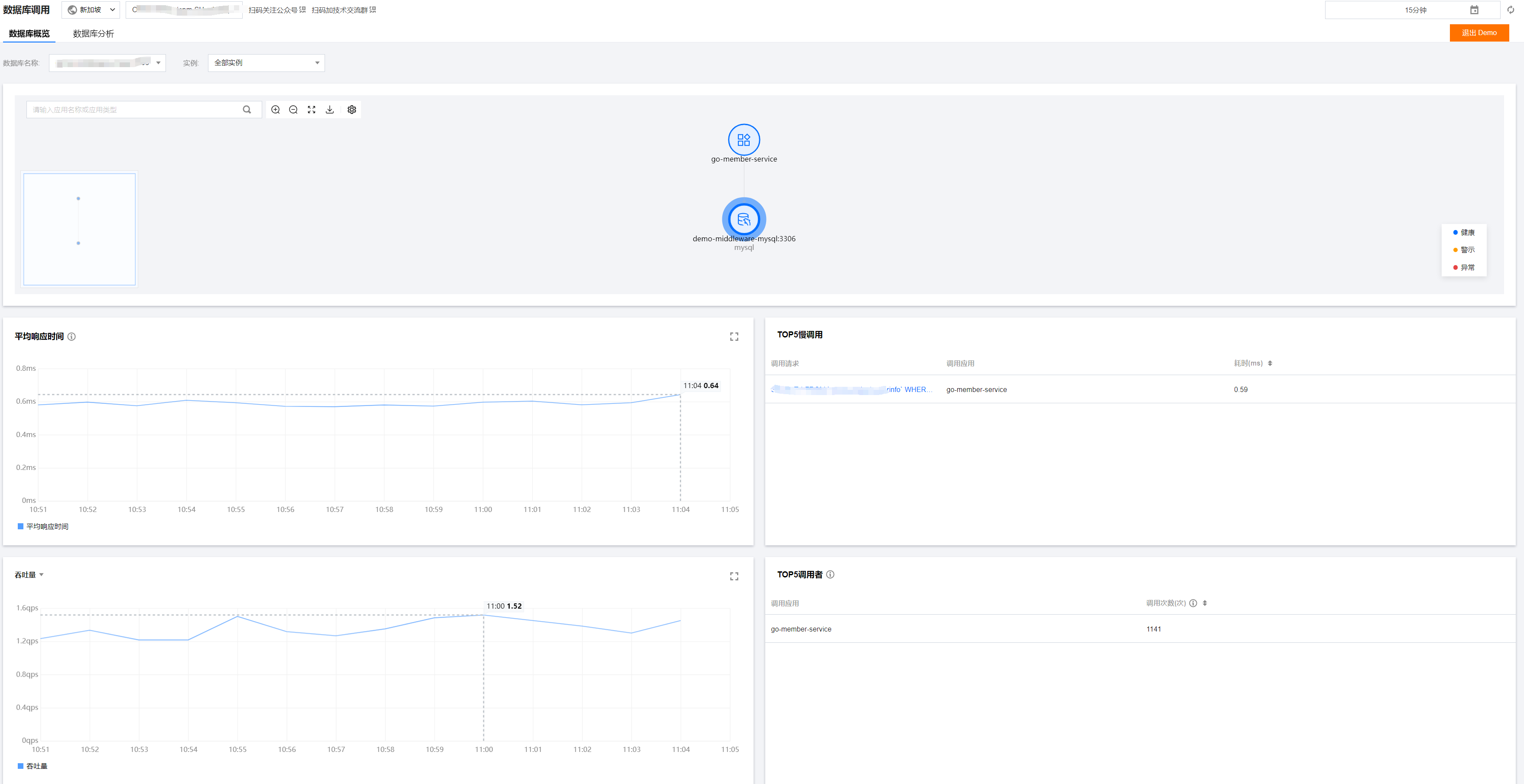
数据库概览页展示当前数据库调用总体情况,包括调用拓扑、数据库响应时间、吞吐量、TOP5 慢调用、TOP5 调用者和相关异常列表等。

操作前提

登录 应用性能监控,点击数据库调用 > 数据库概览

数据库调用拓扑

支持以拓扑形式展示数据库调用关系,方便您查看应用与数据库之间的调用情况。



健康情况:
健康:根据响应时间和错误率评估,您的应用处于健康状态 警示:您的应用当前平均响应时间超出满意阈值 ,但平均错误率未超出警戒阈值 异常:您的应用平均错误率超出警戒阈值
平均响应时间满意阈值默认 500ms
平均错误率警戒阈值默认 5%

异常统计

支持展示数据库相关异常列表信息,包括异常类型,调用者,异常次数,开始发生时间和最后发生时间;您可以单击查看详情数据库具体异常情况,或单击调用链路查看链路详情。

指标说明

指标名称
说明
吞吐量
当前数据库的平均吞吐量
平均响应时间
所选数据库及实例所有调用的平均响应时间,时间粒度1分钟
Top5 调用者
查看调用所选数据库频率最高的5个上游应用


帮助和支持

本页内容是否解决了您的问题?

填写满意度调查问卷,共创更好文档体验。

文档反馈