tencent cloud
最新优惠
产品
解决方案
价格中心
合作伙伴网络
云市场
探索更多
Prev
Next
腾讯云可观测平台
动态与公告
产品动态
产品简介
产品概述
产品优势
基本功能
基本概念
应用场景
使用限制
购买指南
云产品监控
应用性能监控
终端性能监控
前端性能监控
云拨测
Prometheus 监控服务
Grafana 服务
事件总线
云压测
快速入门
监控概览
实例分组
云产品监控
应用性能监控
云拨测
云压测
Prometheus 监控服务
Grafana 服务
创建 Dashboard
事件总线
告警服务
云产品监控
云产品监控指标
控制台操作指南
云服务器监控组件
云产品监控对接 Grafana
故障处理
实践教程
应用性能监控
应用性能监控简介
接入指南
控制台操作指南
实践教程
参考信息
常见问题
终端性能监控
终端性能监控概述
控制台操作指南
接入指南
实践教程
前端性能监控
前端性能监控简介
控制台操作指南
接入指南
常见问题
云拨测
产品简介
控制台操作指南
常见问题
云压测
云压测概述
控制台操作指南
实践教程
JavaScript API 列表
常见问题
Prometheus 监控
Prometheus 监控简介
接入指南
控制台操作指南
实践教程
Terraform
常见问题
Grafana 服务
产品简介
控制台操作指南
Grafana 平台常用功能指引
常见问题
Dashboard
什么是 Dashboard
控制台操作指南
告警管理
控制台操作指南
故障处理
常见问题
事件总线
事件总线简介
控制台操作指南
实践教程
常见问题
报表管理
常见问题
腾讯云可观测平台常见问题
告警服务相关
一般性问题
监控图表相关
云服务器监控组件相关
动态阈值告警相关
云监控对接 Grafana 相关
文档阅读指南
相关协议
应用性能监控服务等级协议
APM 隐私协议
APM 数据处理和安全协议
前端性能监控服务等级协议
RUM 隐私协议
RUM 数据处理和安全协议
终端性能监控服务等级协议
终端性能监控隐私协议
终端性能监控数据处理和安全协议
云拨测服务等级协议
Prometheus 监控服务服务等级协议
Grafana 服务服务等级协议
云压测服务等级协议
云压测使用限制
Cloud Monitor Service Level Agreement
API 文档
History
Introduction
API Category
Making API Requests
Monitoring Data Query APIs
Alarm APIs
Legacy Alert APIs
Notification Template APIs
TMP APIs
Grafana Service APIs
Event Center APIs
TencentCloud Managed Service for Prometheus APIs
Monitoring APIs
Data Types
Error Codes
词汇表
文档
腾讯云可观测平台
云压测
控制台操作指南
压测报告
下载报告
下载报告
Download
聚焦模式
字号
最后更新时间: 2025-03-10 22:14:23
本文将为您介绍如何下载一次已完成的压测任务的历史报告。
操作步骤
1.
登录
腾讯云可观测平台控制台
。
2.
在左侧菜单栏选择
云压测 > 测试场景
页面。
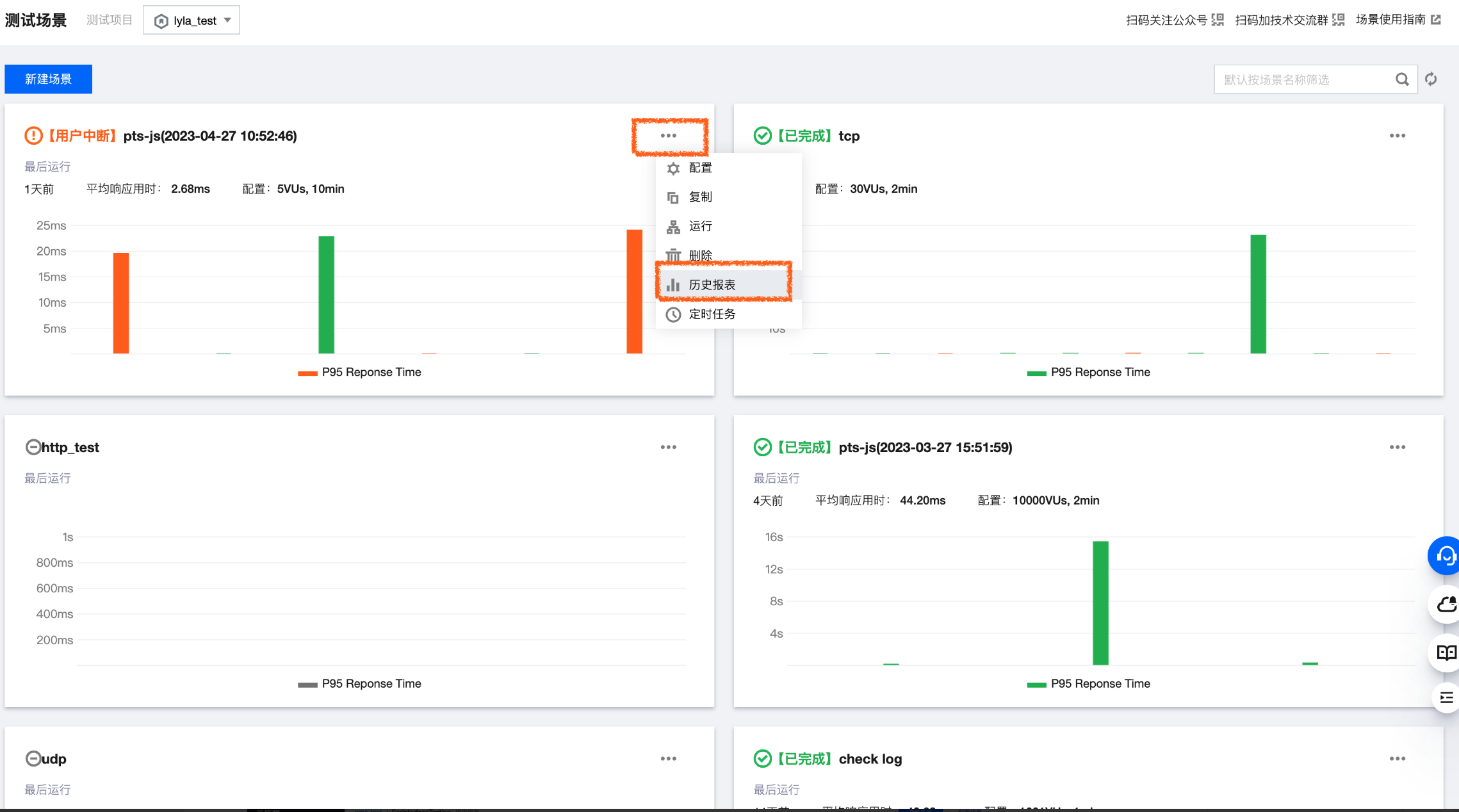
3.
在测试场景的右上角,单击
> 历史报表
,进入历史报表页面。
4.
在历史报表页面,单击想要下载的历史报表。
5.
在报表页点击右上角
>
下载压测报告
,您可下载一次已完成压测任务的历史报告。
上一篇: 解读报告
下一篇: 概述
帮助和支持
本页内容是否解决了您的问题?
是
否
您也可以
联系销售
或
提交工单
以寻求帮助。
填写满意度调查问卷,共创更好文档体验。
点击前往
文档反馈