产品概述
产品优势
应用场景
基本概念
相关限制
功能特性
开服地域


wget https://rig-intl-1258344699.cos.ap-singapore.myqcloud.com/prometheus-agent/node_exporter -O node_exporter
cd node_exporter-1.3.1.linux-amd64./node_exporter

curl 127.0.0.1:9100/metrics
job_name: example-job-namemetrics_path: /metricscvm_sd_configs:- region: ap-guangzhouports:- 9100filters:- name: tag:示例标签键values:- 示例标签值relabel_configs:- source_labels: [__meta_cvm_instance_state]regex: RUNNINGaction: keep- regex: __meta_cvm_tag_(.*)replacement: $1action: labelmap- source_labels: [__meta_cvm_region]target_label: regionaction: replace
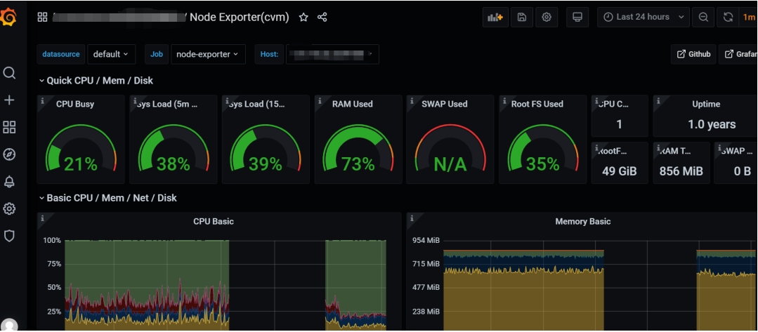
{job="cvm_node_exporter"} 查看是否有数据,若有数据,则表示上报成功。




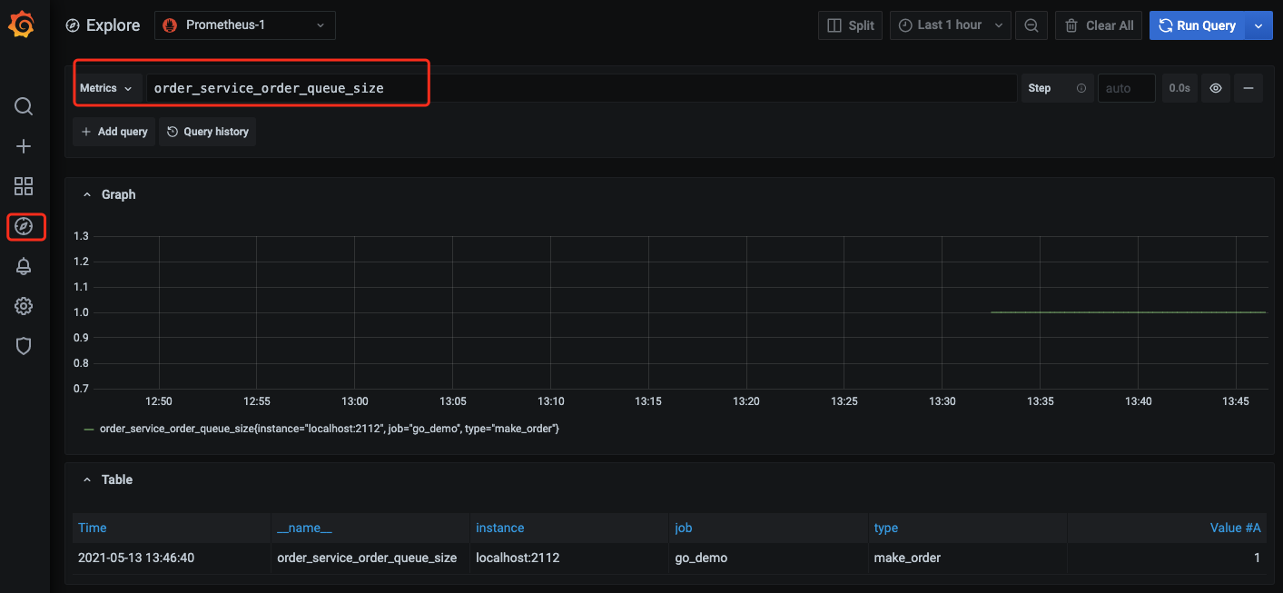
package orderimport ("github.com/prometheus/client_golang/prometheus""github.com/prometheus/client_golang/prometheus/promauto")// 定义需要监控 Counter 类型对象var (opsProcessed = promauto.NewCounterVec(prometheus.CounterOpts{Name: "order_service_processed_orders_total",Help: "The total number of processed orders",}, []string{"status"}) // 处理状态)// 订单处理func makeOrder() {opsProcessed.WithLabelValues("success").Inc() // 成功状态// opsProcessed.WithLabelValues("fail").Inc() // 失败状态// 下单的业务逻辑}
rate() 函数获取订单的增长率:rate(order_service_processed_orders_total[5m])
promhttp.Handler() 把监控埋点数据暴露到 HTTP 服务上。package mainimport ("net/http""github.com/prometheus/client_golang/prometheus/promhttp")func main() {// 业务代码// 把 Prometheus 指标暴露在 HTTP 服务上http.Handle("/metrics", promhttp.Handler())// 业务代码}

文档反馈