tencent cloud

腾讯云可观测平台

动态与公告
产品动态
产品简介
产品概述
产品优势
基本功能
基本概念
应用场景
使用限制
购买指南
云产品监控
应用性能监控
终端性能监控
前端性能监控
云拨测
Prometheus 监控服务
Grafana 服务
事件总线
云压测
快速入门
监控概览
实例分组
云产品监控
应用性能监控
云拨测
云压测
Prometheus 监控服务
Grafana 服务
创建 Dashboard
事件总线
告警服务
云产品监控
云产品监控指标
控制台操作指南
云服务器监控组件
云产品监控对接 Grafana
故障处理
实践教程
应用性能监控
应用性能监控简介
接入指南
控制台操作指南
实践教程
参考信息
常见问题
终端性能监控
终端性能监控概述
控制台操作指南
接入指南
实践教程
前端性能监控
前端性能监控简介
控制台操作指南
接入指南
常见问题
云拨测
产品简介
控制台操作指南
常见问题
云压测
云压测概述
控制台操作指南
实践教程
JavaScript API 列表
常见问题
Prometheus 监控
Prometheus 监控简介
接入指南
控制台操作指南
实践教程
Terraform
常见问题
Grafana 服务
产品简介
控制台操作指南
Grafana 平台常用功能指引
常见问题
Dashboard
什么是 Dashboard
控制台操作指南
告警管理
控制台操作指南
故障处理
常见问题
事件总线
事件总线简介
控制台操作指南
实践教程
常见问题
报表管理
常见问题
腾讯云可观测平台常见问题
告警服务相关
一般性问题
监控图表相关
云服务器监控组件相关
动态阈值告警相关
云监控对接 Grafana 相关
文档阅读指南
相关协议
应用性能监控服务等级协议
APM 隐私协议
APM 数据处理和安全协议
前端性能监控服务等级协议
终端性能监控服务等级协议
云拨测服务等级协议
Prometheus 监控服务服务等级协议
Grafana 服务服务等级协议
云压测服务等级协议
云压测使用限制
Cloud Monitor Service Level Agreement
词汇表

折线图

PDF
聚焦模式
字号
最后更新时间: 2024-01-27 17:51:36
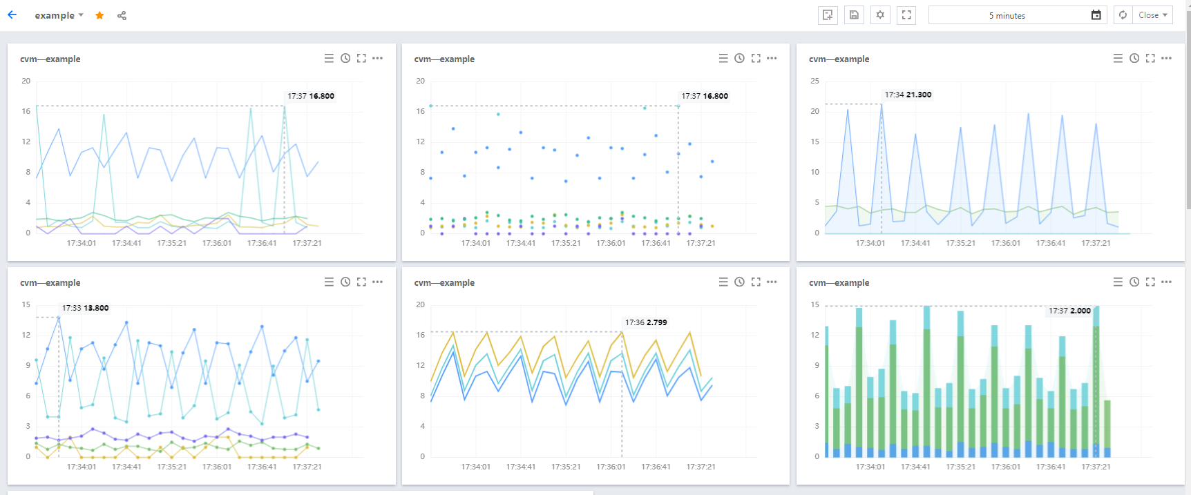
本文将为您介绍折线图的应用场景和操作步骤。

应用场景

折线图:用于查看指标的变化趋势或相同指标数据不同指标数据之间的对比。
多种折线图配置效果:




操作步骤

2. 单击【

】,进入编辑图表页。
3. 在图表配置中部分,选择表类型为折线图。

图表元素配置

:定义图表数据是否已点形式展示。
线:默认显示线,可自定义图表数据是否以线形式显示。
:自定义图表数据是否以柱状显示。
线性:自定义线性图表的显示类型,支持折线和平滑线
线宽:支持调整图表曲线宽度。
填充:支持自定义是否填充曲线与 X 轴、Y 轴形成的面积。0为不填充,1 - 10表示填充颜色深浅度,数字越大填充颜色越深。
堆积:支持自定义实例数据是否堆积,数据以求和方式计算。至少需要两个实例才能体现堆积效果。
空值:支持自定义监控图表出现空值时的处理方式。支持不填充、自动填充为0和连接空数据三种方式。

坐标轴配置

您可以自定义 Y 坐标轴显示内容,和 Y 轴显示位置,可在左边或右边、左右两边显示 Y 轴。说明如下:
是否显示:是否显示 Y 轴。
单位:定义 Y 轴显示单位。详情请查看 单位列表
最小值:定义 Y 轴起始值。
最大值:定义 Y轴结束值。
精度:定义 Y 轴值保留小数位数,0表示不保留小数,1表示保留一位小数。

图例配置

您可以定义图例显示位置
是否显示图例:定义图表是否显示实例。
表格类型:定义最大值、最小值、平均值和当前值表格类型。勾选后支持实例按最大值、最小值、平均值或当前值排序。
放在右边:定义实例、最大值、最小值、平均值和当前值是否放在图表右方,默认放在图表下方。
最大值、最小值、平均值和当前值:定义图表下方是否显示最大值、最小值、平均值和当前值。
精度:定义最大值、最小值、平均值和当前值所保留的小数位数,0表示不保留小数,1表示保留一位小数。

辅助线及标注

默认显示,可定义是否显示最大值的辅助线及标注。 4. 完成后单击右上角的【保存】即可。

帮助和支持

本页内容是否解决了您的问题?

填写满意度调查问卷,共创更好文档体验。

文档反馈