tencent cloud

腾讯云可观测平台

动态与公告
产品动态
产品简介
产品概述
产品优势
基本功能
基本概念
应用场景
使用限制
购买指南
云产品监控
应用性能监控
终端性能监控
前端性能监控
云拨测
Prometheus 监控服务
Grafana 服务
事件总线
云压测
快速入门
监控概览
实例分组
云产品监控
应用性能监控
云拨测
云压测
Prometheus 监控服务
Grafana 服务
创建 Dashboard
事件总线
告警服务
云产品监控
云产品监控指标
控制台操作指南
云服务器监控组件
云产品监控对接 Grafana
故障处理
实践教程
应用性能监控
应用性能监控简介
接入指南
控制台操作指南
实践教程
参考信息
常见问题
终端性能监控
终端性能监控概述
控制台操作指南
接入指南
实践教程
前端性能监控
前端性能监控简介
控制台操作指南
接入指南
常见问题
云拨测
产品简介
控制台操作指南
常见问题
云压测
云压测概述
控制台操作指南
实践教程
JavaScript API 列表
常见问题
Prometheus 监控
Prometheus 监控简介
接入指南
控制台操作指南
实践教程
Terraform
常见问题
Grafana 服务
产品简介
控制台操作指南
Grafana 平台常用功能指引
常见问题
Dashboard
什么是 Dashboard
控制台操作指南
告警管理
控制台操作指南
故障处理
常见问题
事件总线
事件总线简介
控制台操作指南
实践教程
常见问题
报表管理
常见问题
腾讯云可观测平台常见问题
告警服务相关
一般性问题
监控图表相关
云服务器监控组件相关
动态阈值告警相关
云监控对接 Grafana 相关
文档阅读指南
相关协议
应用性能监控服务等级协议
APM 隐私协议
APM 数据处理和安全协议
前端性能监控服务等级协议
终端性能监控服务等级协议
云拨测服务等级协议
Prometheus 监控服务服务等级协议
Grafana 服务服务等级协议
云压测服务等级协议
云压测使用限制
Cloud Monitor Service Level Agreement
词汇表

Memcached Exporter 接入

PDF
聚焦模式
字号
最后更新时间: 2024-08-07 22:00:09

操作场景

在使用 Memcached 过程中需要对 Memcached 运行状态进行监控,以便了解 Memcached 服务是否运行正常,排查 Memcached 故障等。 Prometheus 监控服务提供基于 Exporter 的方式来监控 Memcached 运行状态,并提供了开箱即用的 Grafana 监控大盘。本文为您介绍如何使用 Prometheus 监控服务 Memcached。

操作步骤

2. 在实例列表中,选择对应的 Prometheus 实例。
3. 进入实例详情页,单击集成中心
4. 在集成中心选择 Memcached 单击安装进行集成。

配置说明




名称
描述
名称
每个集成需要一个唯一名称
地址
要采集的 Memcached 实例的地址和端口
标签
增加具有业务含义的标签,会自动添加到 Prometheus 的 Label 中

查看监控

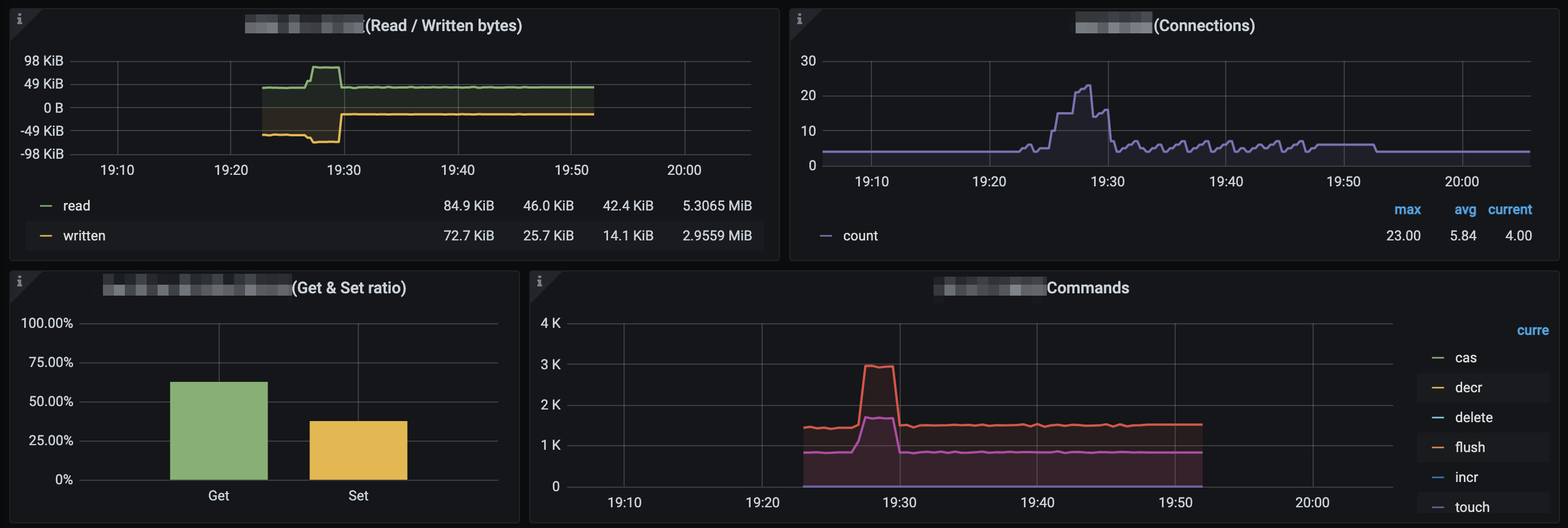
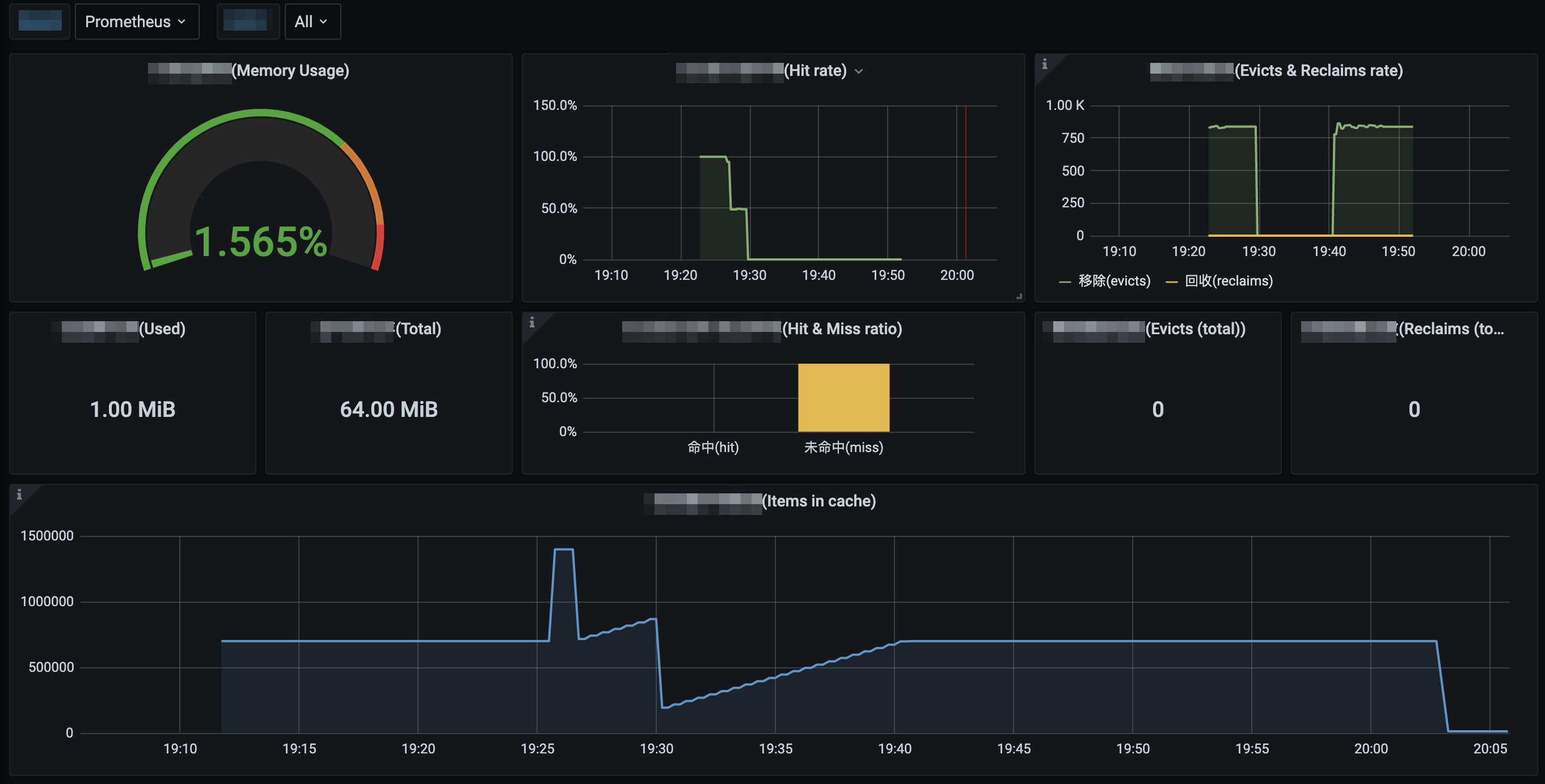
可以通过监控大盘清晰看到如下监控状态:
1. 内存使用率,同时显示已使用的内存和内存总量。
2. 当前的 Get 命令的命中率,同时显示服务运行期间 Get 命令命中和未命中的比例。
3. Memcached 移除旧数据和回收过期数据的速率,同时显示服务运行期间移除和回收的数据总数。
4. Memcached 存储的数据总量。
5. 从网络中读取和写入的字节数。
6. 当前打开的连接数。
7. 服务运行期间 Get 命令和 Set 命令的比例。
8. 当前各命令的产生速率。







帮助和支持

本页内容是否解决了您的问题?

填写满意度调查问卷,共创更好文档体验。

文档反馈