产品动态

参数 | 说明 |
名称 | 集成名称,命名规范如下: 名称具有唯一性。 名称需要符合下面的正则:'^[a-z0-9]([-a-z0-9]*[a-z0-9])?(\\.[a-z0-9]([-a-z0-9]*[a-z0-9])?)*$'。 |
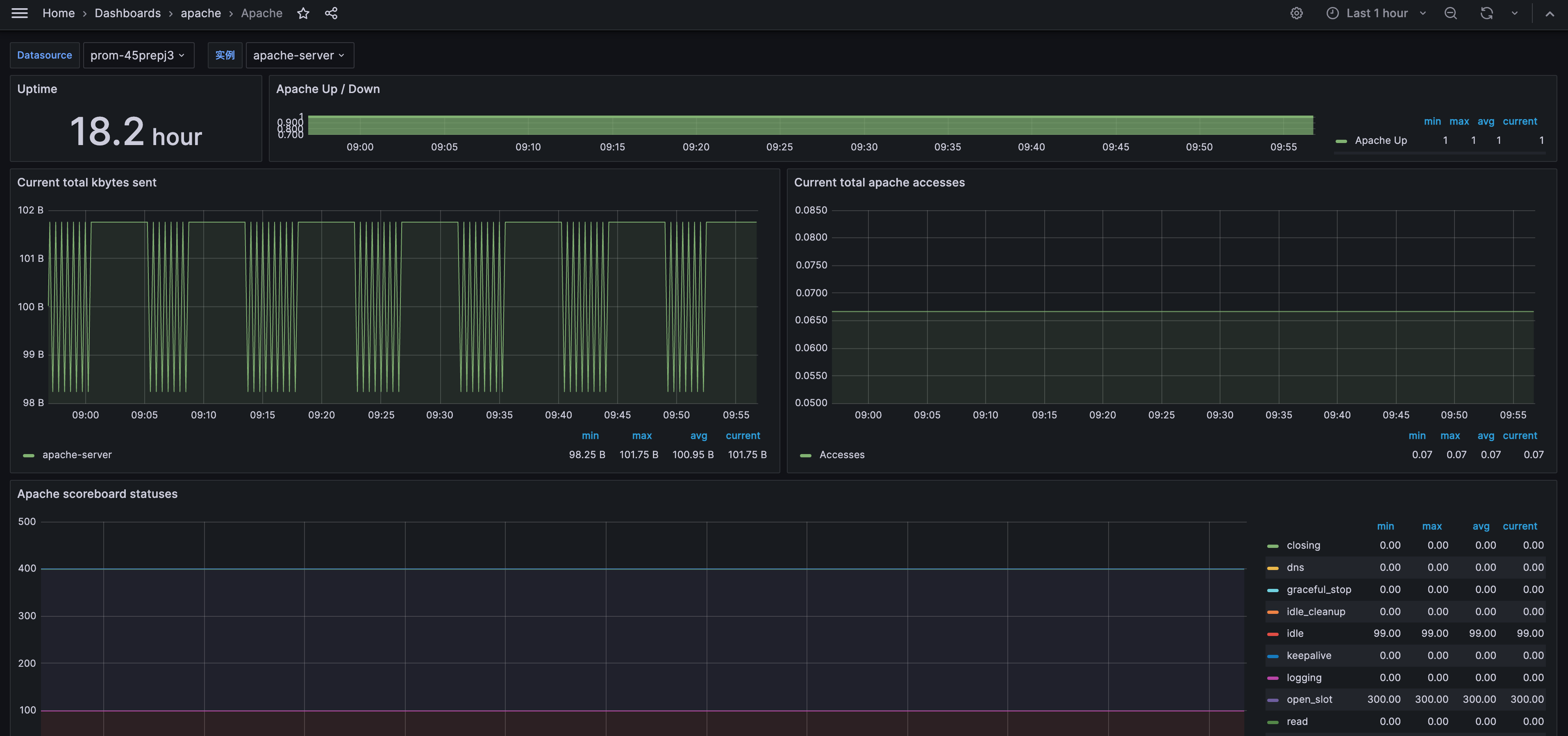
地址 | Apache HTTP 服务的连接地址。 |
路径 | Apache HTTP 服务的服务状态路径,默认为 /server-status |
用户名 | Apache HTTP 服务的用户名称。 |
密码 | Apache HTTP 服务的密码。 |
标签 | 给指标添加自定义 Label。 |



apiVersion: apps/v1kind: Deploymentmetadata:labels:k8s-app: apache-exporter # 根据业务需要调整成对应的名称,建议加上 Apache 实例的信息name: apache-exporter # 根据业务需要调整成对应的名称,建议加上 Apache 实例的信息namespace: apache-demo # 根据业务需要调整成对应的命名空间spec:replicas: 1selector:matchLabels:k8s-app: apache-exporter # 根据业务需要调整成对应的名称,建议加上 Apache 实例的信息template:metadata:labels:k8s-app: apache-exporter # 根据业务需要调整成对应的名称,建议加上 Apache 实例的信息spec:containers:- args:- --web.listen-address=:9117- --scrape_uri=http://192.1.1.2:8080/server-status?auto # 根据业务需要调整成 Apache 实例对应地址image: ccr.ccs.tencentyun.com/rig-agent/common-image:apache-exporter-v1.0.7name: apache-exporterports:- containerPort: 9117name: metric-portterminationMessagePath: /dev/termination-logterminationMessagePolicy: FilednsPolicy: ClusterFirstimagePullSecrets:- name: qcloudregistrykeyrestartPolicy: AlwaysschedulerName: default-schedulersecurityContext: {}terminationGracePeriodSeconds: 30

curl localhost:9117/metrics

PodMonitors 来定义 Prometheus 抓取任务,YAML 配置示例如下:apiVersion: monitoring.coreos.com/v1kind: PodMonitormetadata:name: apache-exporter # 填写一个唯一名称namespace: cm-prometheus # 按量实例: 集群的 namesapce; 包年包月实例(已停止售卖): namespace 固定,不要修改spec:podMetricsEndpoints:- interval: 30sport: metric-port # 填写pod yaml中Prometheus Exporter对应的Port的Namepath: /metrics # 填写Prometheus Exporter对应的Path的值,不填默认/metricsrelabelings:- action: replacesourceLabels:- instanceregex: (.*)targetLabel: instancereplacement: 'crs-xxxxxx' # 调整成对应的 Apache 实例信息namespaceSelector: # 选择要监控pod所在的namespacematchNames:- apache-demoselector: # 填写要监控pod的Label值,以定位目标podmatchLabels:k8s-app: apache-exporter

名称 | 描述 |
telemetry.endpoint | 指标暴露路径,默认 /metrics。 |
scrape_uri | apache 服务状态页面 url,默认 http://localhost/server-status/?auto。 |
host_override | 覆盖 HTTP 主机标头,空字符串为没有覆盖。 |
[no-]insecure | 如果使用 https,则忽略服务器证书。 |
custom_headers | 将自定义标头添加到 Exporter。 |
[no-]web.systemd-socket | 使用 systemd 套接字监听器代替端口监听器(仅限 Linux)。 |
web.listen-address | 监听地址,默认:9117。 |
web.config.file | 配置文件的路径,可以启用 TLS 或身份验证(实验性参数)。 |
log.level | 日志级别,默认 info。 |
log.format | 日志消息的输出格式,取值范围:[logfmt,json],默认 logfmt。 |
version | 打印版本信息。 |
文档反馈